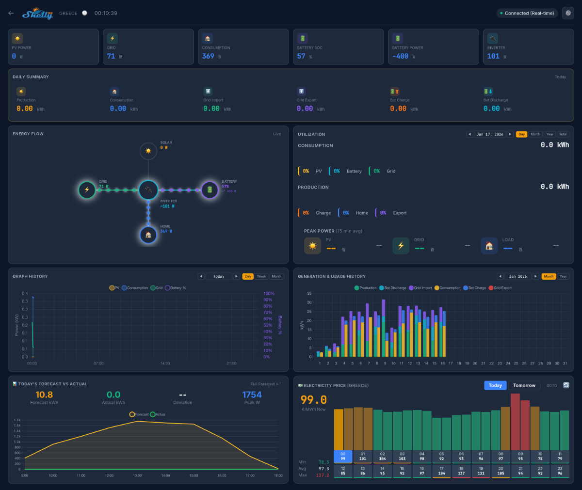
Shellyllä on haku 20 pilottikäyttäjälle uudelle Shelly Solar platformille
Tämänkin ehkä ole paras aika Suomessa tälle touhulle, mutta aina voi koettaa
Ilmoittautumiset Shelly communityssä https://community.shelly.cloud/topic/13170-looking-for-testers-for-shelly-solar-platform/
Vaatimukset:
Jos hakemuksesi hyväksytään, Shellyltä otetaan yhteyttä ja lähettää:
Teet seuraavaa:
Aurinkovoimalaitoksesi pysyy 100 % hallinnassasi, ja voit jatkaa nykyisen sovittimen ja alkuperäisen pilvialustan käyttöä.
palkkiona elinikäinen ilmainen tilaus Shelly Solar -platformille
Tekstit käännetty alkuperäisestä ilmoituksesta


Tämänkin ehkä ole paras aika Suomessa tälle touhulle, mutta aina voi koettaa
Ilmoittautumiset Shelly communityssä https://community.shelly.cloud/topic/13170-looking-for-testers-for-shelly-solar-platform/
Vaatimukset:
- Vähintään yksi aurinkovoimala, jossa on vähintään yksi invertteri
- Aurinkovoimalaitoksen vähimmäiskoko: 10 kW
- Invertterien enimmäismäärä voimalaa kohden: 10
- Tuotanto myydään kokonaan tai osittain energiantoimittajalle
- Akkupaketti on suositeltava
- Invertteri ModBus-tiedonsiirrolla
Jos hakemuksesi hyväksytään, Shellyltä otetaan yhteyttä ja lähettää:
- Shelly Pro 3EM
- Pro ModBus-addon
Teet seuraavaa:
- Liität ModBus-lisäosan invertteriin
- Asennat 3EM CT -pihdit verkon suuntaan vertailumittausta varten
Aurinkovoimalaitoksesi pysyy 100 % hallinnassasi, ja voit jatkaa nykyisen sovittimen ja alkuperäisen pilvialustan käyttöä.
palkkiona elinikäinen ilmainen tilaus Shelly Solar -platformille
Tekstit käännetty alkuperäisestä ilmoituksesta

