Follow along with the video below to see how to install our site as a web app on your home screen.
Huomio: This feature may not be available in some browsers.
Sateellakin on syötävä.Onko pakko kypsentää![]()
Pistetääs oikeaan ketjuun… mitäs kattoa on tuottanut lokakuussa? Täällä tuottoa tullut 237,3 kWh mistä myyntiin 95,16 kWh. Omakäyttöaste siis ~ 60%Ei haittaa enää miinushinnat, 100% omaan käyttöön
Jotain hyvää lokakuussakin
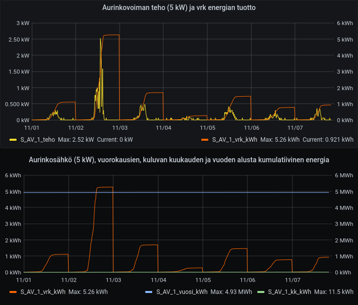
Täällä puuttuu 9 kWh 5 MWh:sta. Tavoite olisi 5040 kWh:ta jolloin sais 1 MWh / kWp. Eiköhän tuo tule täyteen5MWh meni sentään rikki, marraskuun 7. on vuosipäivä voimalalla.
se pitää olla igrid, grid tie malli, silloin se osaa temput, p18, pip ei niitä osaaTää Easun vertti on ainakin ihan paskevehje. Jos panelituotto ei riitä kulutukseen, niin se siirtyy ottaan verkosta, eikä saa oikeen mitään aikaiseksi. 500W tuottoa ja 700W kulutusta, niin se hukkaa johonkin 400W. 100W saa käyttöön...
Kyllä se 33kWh vielä tuleeEi se paljoa tuota mutta tuottaa5 MWh meni jo rikki, toiveissa olisi vielä tämän vuoden aikana 33 kWh, jotta saavuttaisi 1 MWh /kWp. Mutta on ollut huonompi aurinkovuosi vrt viime kesä/syksy.
katso liitettä 89480katso liitettä 89481
Hyvinkin, kun vaan paistaisi aurinko. Nyt sentään paistaa ja hätyyttelee vielä 3kW tehoaKyllä se 33kWh vielä tulee
Katkaisin tuulikaatoa tuossa muutamaviikko sitten. Runko oli varmaan 40 - 50 cm luokkaa halkasijaltaan. Sahasin puun poikki noin 4-5m päästä kannosta. No, tuo tukkiosa ponkaisi takaisin pystyyn. Hiukan yllätyin tuosta kyllä. No, siinä se nyt töröttää niin että se on laitettu poikki tuosta 4-5m korkeudelta. Saa nähdä vieläkö tuo jaksaa kasvattaa noita muutamia alaoksia vai kuoleeko se pystyyn.Kyllähän kuusi jatkaa elämäänsä vaikka pätkäisee paksuhkonkin rungon poikki latvapuolelta,noin teki appiukko kun vielä eli ja halusi kuusia matalammaksi,elossa ovat vieläkin,tyvestä jos pätkäisee niin loppuu elämä siihen.
Tulee tulee, enää tuohon tavoitteeseen vajaa 13 kWhKyllä se 33kWh vielä tulee
Oli siis kaatunut juuripaakun kanssa. Noissa voi olla tosi suuri jännitys. Noiden kanssa saa olla varuillaan, saattavat todella helposti aiheuttaa tuollaisen ”linko-efektin” ja siinä voi käydä tosi huonosti.No, tuo tukkiosa ponkaisi takaisin pystyyn. Hiukan yllätyin tuosta kyllä.
Vaarallisia tuollaiset.
Muutoin aivan pilvettömän päivän tuotto. Koko päivän tuotto kului omassa käytössä ( Alempi kuva). Saas nähdä ylittyykö tänä vuonna 5000 kWh tuoton raja? Vertailun vuoksi ostosähköä on ostettu tähän mennessä vähän yli 5000 kWh. 
No niin, vuoden tulos tähän asti 5040,2 kWh eli 5,04 kVp:n järjestelmästä 1 MWh /kWpTulee tulee, enää tuohon tavoitteeseen vajaa 13 kWh

Siis onko sulla 12 + 22 panelia sähköllä ja 2 aurinkokeräimiä + tuulimylly. On sen verta hankala saada selvää. Teho hetkellisesti on W ja tuotto energiana on Wh. Vai oliko alunperin 12 panelia ja lisätty 10, jolloin yhteismäärä on tuo 22 panelia?Moro
Joo ei voi rehvastella tällä kelillä aurinkosähkötuotoilla.
22 paneelia ja paras tuotto tänään 320 W ja yhteensä 0,64 kWh vielä nyt klo 14.35 tulee "rajulla" 17 W:n teholla.Tässä kuussa tullut 3,86 kWh.
12 paneelia ja paras tuotto tänään 50 W ja yhteensä on tullut 100 Wh,tämä järjestelmä on sammunut 13.15.Tässä kuussa tullut 912 Wh.
Vuoden alusta aurinkosähköä tullut yhteensä 10,41 MWh,en ole vielä laskenut paljonko on mennyt myyntiin ja paljonko omaan käyttöön,noi sähköyhtiöiden sivut kun eivät ole niitä selvälukuisempia ( Elenia/Vattenfall ).
Täällä 799 WhTänään 1,6kWh. Aurinko paistoi pitkästä aikaa.