Aquarea H-sukupolvi, 9kW T-CAP kokemuksia

Pretor

Aktiivinen jäsen
Mulla näkyy Heishamon WIFI verkossa ja koitin yhteyttä http://192.168.4.1 mutta ei onnistu,miksi.
Vai onko kiinni siitä, että se HeishaMon näkyy siellä listatuissa wifi-verkoissa, mutta et ole yhdistänyt siihen verkkoon? Eli sun pitää katkaista yhteys kotisi omaan wifi-verkkoon ja yhdistää tuohon HeishaMonin omaan wifi-verkkoon (nimi jotain HeishamonAP tms.). Sen jälkeen kirjoitat selaimeen ositteeksi tuon http://192.168.4.1/ ja säädät siellä HeishaMonin asetuksista wifi-verkoksi sen oman kotisi wifi-verkon ja sen salasanan.
Sen jälkeen Heisha käynnistyy uudelleen ja sinä katkaiset yhteyden sen luomaan wifi-verkkoon ja yhdistät takaisin kotisi omaan wifi-verkkoon.
Modeemisi asetuksista katsot sen jälkeen minkä kotiverkon osoitteen se antoi HeishaMonille (tyyliin esim. 192.168.10.32), jonka jälkeen kirjoitat sen osoitteen selaimeen ja pääset taas HeishaMonin asetuksiin, mutta tällä kertaa se on kotiverkossasi.
 

Jussi800

Jäsen
@Jussi800 suunnitelma kuulostaa mielestäni ihan järkevältä. Vilpin lämmittämä vesi saattaa olla järkevin johtaa juuri varaajan keskelle, jolloin yläosassa lämpötila ei seilaa yhtä paljon kuin jos vilpin kytkisi ihan ylös. Suosittelen kuitenkin kytkentää, jossa voisi käsiventtiilein valita, meneekö vesi vilpiltä keskelle, ylös, vai 2-putkikyntenä suoraan puskurin läpi. Varsinainen varaajan lataaminen voi olla vähän turhaa noin pienellä tilavuudella, jos panasonicin hystereesiasetukset mahdollistavat katkokäynnin hallinnan muutenkin. Tästä en ole kyllä varma, kun itsellä ei ole kokemusta ko. laitteesta.

AIO on tuohon kyllä ihan passeli, eikä se hukkaan mene. Ilman sitä käyttöveden teko ei sinulla onnistuisi loppulämpöön asti. Se on tietysti toinen asia, paljonko sillä saavuttaa vilpin tapauksessa, mutta ainakin kesällä varmasti hyödyttää.

Millä talo ja KV lämpeni aikaisemmin?
Talo lämpeni aiemmin öljyllä. Tuota varaajaa oli alunperin suunniteltu tuon öljylämmityksen kaveriksi, mutta sitä ei koskaan siihen kytketty.
 

Jussi800

Jäsen
Siis helpoimmalla selviät näin:
- tilaat täältä valmiin HeishaMonin sekä siihen kaapelin: https://www.tindie.com/products/thehognl/heishamon-communication-pcb/
- kytket kaapelin CN-CNT-liittimeen ja toisen pään HeishaMoniin
- nyt laite on tulilla ja näet WiFI-verkon, johon otat läppärillä tai puhelimella yhteyttä
- menet osoitteeseen http://192.168.4.1 selaimella
- täällä teet asetukset, eli valitset mihin verkkoon laite ottaa yhteyden, mihin pusketaan MQTT:llä mittaustulokset, käytetäänkö s0-pulssilaskuria ja 1-wire lämpömittaria (nämä ei pakollisia), jne.

Nyt laite buuttaa, ottaa yhteyden kotiverkkoosi ja alkaa toimittamaan mittausdataa. Sinulla tietenkin tarvitsisi olla joku kotiautomaatiojärjestelmä, johon MQTT:llä tuota dataa voi lähettää. Mikäli ei, sen näpertäminen pystyyn voi olla hieman työläämpää.

Heishamonia voi käyttää myös yksistään, mutta silloin jää kyllä datan keruu pois. Eli siinä on web-palvelin, johon pääset selaimella kotiverkostasi kiinni ja se näyttää kaikki nuo laitteen sielunelämästä kertovien parametrien arvot siinä (kts. kuva).

Siis helpoimmalla selviät näin:
- tilaat täältä valmiin HeishaMonin sekä siihen kaapelin: https://www.tindie.com/products/thehognl/heishamon-communication-pcb/
- kytket kaapelin CN-CNT-liittimeen ja toisen pään HeishaMoniin
- nyt laite on tulilla ja näet WiFI-verkon, johon otat läppärillä tai puhelimella yhteyttä
- menet osoitteeseen http://192.168.4.1 selaimella
- täällä teet asetukset, eli valitset mihin verkkoon laite ottaa yhteyden, mihin pusketaan MQTT:llä mittaustulokset, käytetäänkö s0-pulssilaskuria ja 1-wire lämpömittaria (nämä ei pakollisia), jne.

Nyt laite buuttaa, ottaa yhteyden kotiverkkoosi ja alkaa toimittamaan mittausdataa. Sinulla tietenkin tarvitsisi olla joku kotiautomaatiojärjestelmä, johon MQTT:llä tuota dataa voi lähettää. Mikäli ei, sen näpertäminen pystyyn voi olla hieman työläämpää.

Heishamonia voi käyttää myös yksistään, mutta silloin jää kyllä datan keruu pois. Eli siinä on web-palvelin, johon pääset selaimella kotiverkostasi kiinni ja se näyttää kaikki nuo laitteen sielunelämästä kertovien parametrien arvot siinä (kts. kuva).

katso liitettä 74087
Heishamonin saanee työntämään dataa QNAP-serverille, joka talossa jo pyörii?
 

Jussi800

Jäsen
Moro

Täältä https://zave.fi/lisatarvikkeet/panasonic-puskurivaraajan-anturi-paw-a2w-tsbu

Ei se yhteistyö HeishaMonin ja Panasonicin kanssa vaikea ole se on pelkkää johdon vetoa ja näitä anturijohtoja on yleensä jatkettava mutta minä en ole siitä päässyt eteenpäin Raspberry Pi:lle ja Home Assistantille,siinä on hyväksi nörttiys.
Tarvitsenko noita antureita yhden vai kaksi? Toisessa ketjussa lukemani perusteella ymmärsin että toinen anturi varaajaan ja toinen lähtevän veden putkeen, jotta saa laitteen toimimaan halutulla tavalla?
 

Jussi800

Jäsen
Lisäksi pihalle tulee 2300 litran ulkoporeamme, jota olisi mahdollista lämmittää talon lämmitysjärjestelmällä. Vesi siinä tulisi olla kylvettäessä +38c, mutta kannattaako sitä lämmittää Panasonicilla vai pelkästään sen omilla sähkövastuksilla?

Kiitoksia jo etukäteen vastauksista!

Tuota asennusohjetta olen tässä tavaillut, kun kahden viikon päästä olisi tarkoitus laite asentaa.

Manuaalin mukaan tuossa AIO yksikössä on lähdöt kahdelle lämmityspiirille. Lisäkortin avulla siihen saa termostaatin uima-altaalle.
Ilmeisesti jos haluan tuon ulkoaltaan kytkeä Vilppiin, kannattaa kytkennät minun tapauksessa tehdä siten, että 1. lämmityspiiri lämmittää varaajaa ja 2. lämmityspiiri ulkoporeammetta?

Miten Panasonic tämän hoitaa. Ilmeisesti 2. lämmityspiiri tarvitsee oman kiertovesipumpun? Onko 1. piirin kierto pois päältä silloin kun 2. piiriä eli allasta lämmitetään? Pystyn siis ilmeisesti asetuksista säätämään siten, että esim 1. piirin varaaja lämmitetään +30c ja 2. piirin ulkoallas vaikka +35c?

Liitteenä vielä altaan ulkoisen lämmityksen liitäntäohjeet. Altaassa luonnollisesti oma pumppu joka kierrättää vettä.
 

Liitteet

  • Screenshot_20211106-150518__01.jpg
    Screenshot_20211106-150518__01.jpg
    71,2 KB · Katsottu: 172
  • Screenshot_20211106-154300__01.jpg
    Screenshot_20211106-154300__01.jpg
    32,1 KB · Katsottu: 180
  • Screenshot_20211106-154016__01.jpg
    Screenshot_20211106-154016__01.jpg
    37 KB · Katsottu: 201
  • Screenshot_20211106-154003__01.jpg
    Screenshot_20211106-154003__01.jpg
    43,3 KB · Katsottu: 184
Viimeksi muokattu:

Pretor

Aktiivinen jäsen
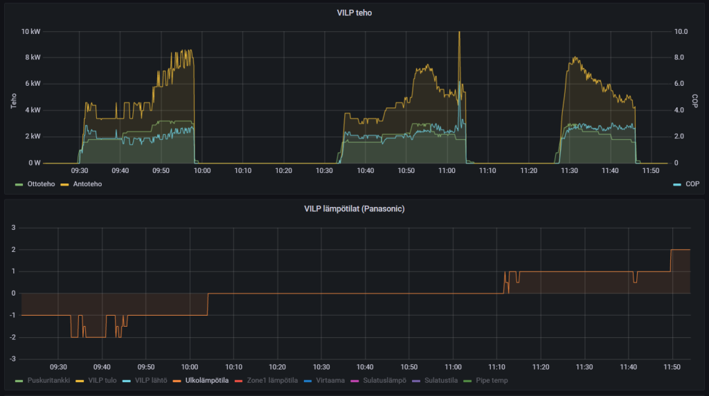
Ensimmäiset sulatuksetkin saatu käppyröihin. Meni tovi tuossa sulatuksien saamisessa grafanaan, mutta nyt näkee suoraan kellonajat ja sulatuksen pituuden. On muuten kellon tarkat sulatukset, 10min20s ja 2x 8min20s.
Sulatuksissa ottoteho näytti tippuvan 400-600W paikkeille ja kompuran taajuus tippuu 30Hz paikkeille. Mielenkiintoista, että sulatusten aikana COPissa näkyy hyppy.

vilpsulatus.jpg
 
Viimeksi muokattu:

kurre orava

´niin pienen hetken rakkaus on lumivalkoinen...´
Ensimmäiset sulatuksetkin saatu käppyröihin. Meni tovi tuossa sulatuksien saamisessa grafanaan, mutta nyt näkee suoraan kellonajat ja sulatuksen pituuden. On muuten kellon tarkat sulatukset, 10min20s ja 2x 8min20s.
Sulatuksissa ottoteho näytti tippuvan 400-600W paikkeille ja kompuran taajuus tippuu 30Hz paikkeille. Mielenkiintoista, että sulatusten aikana COPissa näkyy hyppy.
Ihan siistit käppyrät. Olettaisin et nuo cop ”hyppähdykset” juontavat juureensa sulatussyklin alusta ja lopusta. Alussa kompuran tehot on jo tiputettu mutta lämpöä tulee vielä eli cop kohoaa. Ja lopussa lämpimän höyrystimen ylimääräiset lämmöt imaistaan sisälle jolloin taas saadaan normia parempaa hyötysuhdetta. Sama ilmiö näkyy Nibessäkin, täytyy kaivaa kuva siitä. Yleensä niissä tuuppaa olemaan myös piikki alas mutta ei aina.
 

Ton1A

Vakionaama
Täällä on myös loggailtu sulatuksia, tässä tämänaamuinen esimerkki

1636287252469.png


Tähän pistepilveen alkaa myös pikkuhiljaa kertyä dataa
1636287297307.png
 

iqo

Vakionaama
Sammuttaako Panasonic kpmpuraa sulatuksen lopuksi? Vai kääntyykö 4-tieventtiili "lennosta" takaisin lämmitykselle, kuten ymmärtääkseni ainakin Nibe tekee?
 

Pretor

Aktiivinen jäsen
Sammuttaako Panasonic kpmpuraa sulatuksen lopuksi? Vai kääntyykö 4-tieventtiili "lennosta" takaisin lämmitykselle, kuten ymmärtääkseni ainakin Nibe tekee?
Tuossa sulatuksen aikainen kompurakäyrä.
sulatusHz.jpg
Täällä on myös loggailtu sulatuksia, tässä tämänaamuinen esimerkki

katso liitettä 74125
Tähän pistepilveen alkaa myös pikkuhiljaa kertyä dataa
Nyt ei jaksa vaivata päätään grafanan kanssa, joten milläs paneelilla tuon saa kätevästi tehtyä?
 

Ton1A

Vakionaama
Scatter-graafi, mulla on Grafana 8.1.5, 'Plotly - scatter plots and more'. Tuossa on joku merkillinen bugi InfluxDB:n kanssa. Kyselystä tulleita kenttiä en saanut millään toimimaan, mutta kun lisää Transform-välilehdelle operaation jossa luodaan uusi kenttä esim. lisäämällä lämpötilaan nolla, niin jo alkoi toimimaan.

Kantakyselystä saadaan siis 'Lämpötila', 'Tuotto' ja 'Kulutus', sitten transformilla tehdään 'Ulkolämpötila' ja 'COP', jotka Plotly sitten piirtää.

1636308729663.png

1636308753562.png

1636308778803.png
 

olli_tr

Jäsen
Ensimmäiset sulatuksetkin saatu käppyröihin. Meni tovi tuossa sulatuksien saamisessa grafanaan, mutta nyt näkee suoraan kellonajat ja sulatuksen pituuden. On muuten kellon tarkat sulatukset, 10min20s ja 2x 8min20s.
Ihan kiva sulatus käppyrä. Mites tuo tehdään Grafanassa?

Grafanan kanssa on vähän se ongelma, että sillä voi tehdä mitä vain. Jää helposti tekemättä. Tekijämiesten Grafana-dashboardit kyllä näyttävätkin sitten komeilta.
 

olli_tr

Jäsen
En kyllä Plotlyä saanut ihan toimimaan, vaikka yritin tunnollisesti kopioida. Tulos oli jotain tällaista:

1636318570114.png


Mistä haet tuoton ja kulutuksen? Mietin että silloin kun pumppu ei käy, on tuotto ja kulutus ulkoisista mittareista mitattuna jotain minimaalista, mutta COPin niilläkin arvoilla voi laskea...
 

Pretor

Aktiivinen jäsen
Ihan kiva sulatus käppyrä. Mites tuo tehdään Grafanassa?

Grafanan kanssa on vähän se ongelma, että sillä voi tehdä mitä vain. Jää helposti tekemättä. Tekijämiesten Grafana-dashboardit kyllä näyttävätkin sitten komeilta.
Joo kun pohjalla ei ole mitään tämän käyttämiseen, niin onhan tuo oma "osaaminen" enemmänkin "testataas tuota mitä tapahtuu" tyylistä. Ihan yritysten ja erehdysten kautta tuon sulatuksen sain näkymään, kun aikani kokeilin kaikenlaista :D
Lähinnä ton sulatuksen saaminen Grafanaan lähti siitä, että Home Assistant osaa näyttää saman tyylisesti tuon, mutta se ei kerää sitä dataa sen kummemmin talteen.
HAsulatus.jpg


Jospas tuosta on apua:
grafanasulatukset.jpg


Tuossa on nähtävästi se "vika", että graafi näyttää liian lyhyellä aikaikkunalla ettei dataa ole saatavilla, jos sulatuksesta on kulunut jo tovi. Kun aikaikkunaa kasvattaa, niin näkyy tuo OFF-state. En jaksanut enempää tuota testailla ja kokeilla sen jälkeen, kun sain nuo näkyviin.
Ylempi 6h ja alempi 24h aikaikkunalla. Edellinen sulatus ollut siis eilen aamulla noin 23h sitten.
sulatusnodata.jpg


Scatter-graafi, mulla on Grafana 8.1.5, 'Plotly - scatter plots and more'.

Mulla on Grafana Home Assistantissa add-onina, joten pitääpä yrittää perehtyä kuinka onnistuu lisäosien saaminen tuohon kylkeen.
 

Ton1A

Vakionaama
Koneen käytös näyttää eroavan pakkasella vs. suojakelit. Nollan yläpuolella lähdetään heti isolla teholla liikkeelle, pakkasella taas käynnistellään varovaisesti? Eilisillasta tähän aamupäivään oli pakkasta, tuo ilmiö näkyy hyvin selvästi käyntijaksoissa.

1636454273506.png
 

Ton1A

Vakionaama
No tuo 9kW monoblock WH‐MXC09H3E8, puskuritankkina Jäspin öljykattila. Ajan tuota konetta puskuritankkimoodissa, lämmityspiirejä mulla on kaksi:
  • ~31 astetta tasaista lämpöä pesutiloihin
  • Oumanin käyrän mukaan talon lattialämmitykseen
Kattilan lämpötila seilaa 30-35 asteen väliä. Alkaa kyllä näyttämään vähän siltä että kattila on vähän turhan pieni tankiksi, joku 500 litraa voisi olla kivampi. Tai sitten jos saisi tuon koneen oikeasti ajamaan invertterinä juuri sopivaa tehoa kuten mun vanha DIY-VILP teki.
 

iqo

Vakionaama
Tai sitten jos saisi tuon koneen oikeasti ajamaan invertterinä juuri sopivaa tehoa kuten mun vanha DIY-VILP teki.
Onhan tämä sinun nykyinen 9kW T-CAP niin julmetusti järeämpi laite edelliseen ILP-pohjaiseen laitteistoon nähden, että katkokäyttäytyminen on itsestään selvää. Minua kiinnostaisi puskuritankkimoodin ohella myös se, että eikö Panan hystereesisäädöillä tosiaan saa katkokäyntiä hallintaan vähintään yhtä tyydyttävästi, mitä sinulla tuo nyt käyttäytyy. Tästä muistaakseni keskusteltiin paljon viime syksynä, mutta lopullista selvyyttä Panasonicin sielunelämästä ei tainnut tulla. Ko. ketju löytyisi varmasti hakemalla, mutta ei ole nyt sitä tähän linkittää.
 

Sakarikk

Aktiivinen jäsen
Minulla tuo samainen mylly syöttää 940 litran pönttöä, josta oumannin toinen piiri syöttää pattereita ja toinen sauna/pesuhuoneen lattiaa. Nollakelillä lämmöt 27-33C, tekee 2-3 tunnin pätkiä sekä tauot että lämmityssyklit.
Ei tuota saa niin pienelle että voisi käydä tauotta tai täytyisi pitää ikkunat auki.
 

Mikki

Hyperaktiivi
Minusta tuntuu että täydellinen jatkuva käynti ei tarvitse olla edes tavoitteena. Järkevät käyntiajat lähinnäkin.... tuollainen invertteriohjaus kuitenkin vähentää jo niin paljon käynnistyksiä, että niiden vaikutus ainakin laitteen käyttöikään on vähäinen.

On-Off pumpuillakin on päästy pitkiin käyttöikiin vaikka käynnistyksiä tulee tuhottomasti.
 

Pretor

Aktiivinen jäsen
Mulla onkin mielenkiintoinen tapaus tämä oma laitos. Tuo kun tilttaili heti alkuun ja lisäpiirikortti ei toiminut. Lisäpiirikortti vaihdettiin toimivaan, mutta edelleen nähtävästi tilttailee, kun mennään pakkaselle. Eli kone päättää ihan itsekseen tiputtaa lämmityskäyrän asetuksista riippumatta vakiotasolle 20'c. Tarkoittaa sitä, että buffer ∆T5, niin kone tekee max. 23-25'c vettä.
Lämmityskäyrän minimilämpötila on kuitenkin säädetty 26'c, kun ulkona on 15'c. Silti tuo yhtäkkiä näyttää lämmityskäyrän tavoitelämpötilaksi 20'c.
Tällä hetkellä Zone2 aktivoitu ja säädetty siihen sama lämmityskäyrä, jotta ei pääse vahingossakaan kämppä viilenemään.
Tuo tiltti nähtävästi korjaantuu itsekseenkin x-ajan kuluttua, kun pääsin sen nyt toteamaan tuon Zone2 aktivoinnin takia.

Tuossa näkyy, kuinka oli tiltissä noin 13.5h (vihreä käyrä). Näkyy myös, että on yrittänyt korjaantua itsekseen tuossa välissä ja myös lopussa, kunnes korjaantunut taas oikealle käyrälle.
vilp20.jpg


Samoin edelleen ihmettelen tätä, että koskaan ei lämmitä varaajaa tavoitelämpötilaan:
varaaja.jpg




Nyt odotellaan mitä tälle seuraavaksi tehdään. Onkohan pääpiirikorttikin mahdollisesti viallinen.
Onneksi sentään saa toistaiseksi ongelman kierrettyä pitämällä tuota Zone2 varalla tuossa rinnalla, jotta ei pääse kämppä viilenemään vahingossakaan.


Koneen käytös näyttää eroavan pakkasella vs. suojakelit. Nollan yläpuolella lähdetään heti isolla teholla liikkeelle, pakkasella taas käynnistellään varovaisesti? Eilisillasta tähän aamupäivään oli pakkasta, tuo ilmiö näkyy hyvin selvästi käyntijaksoissa.

katso liitettä 74180
Joo näin näyttää tekevän. Aamulla oli etelässäkin ihan rapsakkaa pakkaskeliä. Näkyy myös tämän päiväiset sulatukset tuossa käyttäytymisessä samaisessa graafissa.

pakkaskäynti.jpg
 

Liitteet

  • pakkaskäynti.jpg
    pakkaskäynti.jpg
    37,5 KB · Katsottu: 159
Viimeksi muokattu:

eliel

Aktiivinen jäsen
Nyt odotellaan mitä tälle seuraavaksi tehdään. Onkohan pääpiirikorttikin mahdollisesti viallinen.
Onneksi sentään saa toistaiseksi ongelman kierrettyä pitämällä tuota Zone2 varalla tuossa rinnalla, jotta ei pääse kämppä viilenemään vahingossakaan.
Heishamonissa lisäkortin emulointi päällä?
 

Pretor

Aktiivinen jäsen
Heishamonissa lisäkortin emulointi päällä?
Ei ole ja miksi olisikaan, kun on tuo lisäpiirikortti asennettuna.
Tuota samaa se siis teki jo silloin alkuun, kun oli joku kylmä yö toukokuun alussa. Samoin nyt syksyn lämmityskelien alettua ennen kuin sain uuden lisäpiirikortin. Heishamon ei siis ollut edes asennettuna (koska se ei toiminut sen ensimmäisen lisäpiirikortin kanssa), kun tilttaili ensimmäisiä kertoja. Ajattelin tuon johtuneen alunperin viallisesta lisäpiirikortista, mutta nyt se on nähtävästi jatkunut. Toimii ilman ongelmia tasaisilla plussakeleillä, mutta nämä yksittäiset pakkaspäivät on saanut taas käyrän sooloilemaan omiaan.
 

eliel

Aktiivinen jäsen
Ei ole ja miksi olisikaan, kun on tuo lisäpiirikortti asennettuna.
Tuota samaa se siis teki jo silloin alkuun, kun oli joku kylmä yö toukokuun alussa. Samoin nyt syksyn lämmityskelien alettua ennen kuin sain uuden lisäpiirikortin. Heishamon ei siis ollut edes asennettuna (koska se ei toiminut sen ensimmäisen lisäpiirikortin kanssa), kun tilttaili ensimmäisiä kertoja. Ajattelin tuon johtuneen alunperin viallisesta lisäpiirikortista, mutta nyt se on nähtävästi jatkunut. Toimii ilman ongelmia tasaisilla plussakeleillä, mutta nämä yksittäiset pakkaspäivät on saanut taas käyrän sooloilemaan omiaan.
Ajattelin jos tuossa olisi syy. Olet varmaan jo kokeillut resetoida koko pumpun? Vaikea tohon on kyllä ideoita keksiä, erroreitakaan ei ilmeisesti anna.
 

Sakarikk

Aktiivinen jäsen
Screenshot_20211109-175802_Photos.jpg Ainakin näissä ulkolämmöissä näyttää toimivan aika hyvin. Odotellaan millä lämmöllä vois toimia
jatkuvalla käynnillä.
 

eliel

Aktiivinen jäsen
Screenshot_20211110-085135.jpg

Osaa se näköjään 16kw konekkin käydä nätisti. Veto on 5-25C. Ottotehot minimissään 1000w.

Ps. Ei kannata Panaa jättää off tilaan ilman, että on lisävastus kytkettynä. Oli yrittänyt lisävastusta käyttää ja siitä heittänyt errorin ja en saanut ilman virrattomaksi tekemistä konetta enää henkiin. Eli osana jäätymisen estoa alkaa jossain vaiheessa vastuksella lämmitellä, mikä sinänsä hyvä jos sattuisi vaikka vesipumppu hajoamaan.
 

Sakarikk

Aktiivinen jäsen
Nyt minulla latauspumppu sammuu samalla kuin kompressori, miten käyttäytyy pakkasella jos on vielä taukoa käyntien välillä.
Jäätymisen estossa varavastus ja kiertopumppu varmaan käynnistyy jossakin lämpötilassa. Noita koneen sisäisiä lämpöjä (jäähtymistä) voi yrittää seurata tulo- ja menoantureista. Näkyiskö niistä mahdollista vapaavirtausta, ulkoinen teho/virtausmittari ei ole mitään näyttänyt.
 

eliel

Aktiivinen jäsen
Nyt minulla latauspumppu sammuu samalla kuin kompressori, miten käyttäytyy pakkasella jos on vielä taukoa käyntien välillä.
Jäätymisen estossa varavastus ja kiertopumppu varmaan käynnistyy jossakin lämpötilassa. Noita koneen sisäisiä lämpöjä (jäähtymistä) voi yrittää seurata tulo- ja menoantureista. Näkyiskö niistä mahdollista vapaavirtausta, ulkoinen teho/virtausmittari ei ole mitään näyttänyt.
Välillä ainakin latauspumppu pyörähtää kun lämpötila laskee tarpeeksi alas. Tämä siis, kun kone on pois päältä, luulisi toimivan päällä ollessaan samalla tavalla. 0.13l/min näkyy itsellä heishamonin kautta virtaamana, mutta voi olla joku bugikin.
 

Pretor

Aktiivinen jäsen
Välillä ainakin latauspumppu pyörähtää kun lämpötila laskee tarpeeksi alas. Tämä siis, kun kone on pois päältä, luulisi toimivan päällä ollessaan samalla tavalla. 0.13l/min näkyy itsellä heishamonin kautta virtaamana, mutta voi olla joku bugikin.
Samaa 0.13l/min virtausta näyttää mullakin, mutta toisaalta pumpun RPM näyttää nollaa.
 

Pretor

Aktiivinen jäsen
Mitenköhän tämmöisellä tuo Demand controlin käskyttäminen:

Ulkolämpötilan saa suoraan joko Panan omasta ulkoanturista ja tuota voisi käskyttää ulkolämpötilan mukaan antamaan ulos jotain 0-10v väliltä. Voisi vähän rajoitella tehoja, kun tiputaan alle 4'c, koska siinä tulee selvä hyppy ottotehoihin ja kuitenkin pienemmälläkin teholla pärjättäisiin hiukan pidemmillä käyntijaksoilla.
 

Sakarikk

Aktiivinen jäsen
Oumannista saisi myös 0-10V ulkolämmön mukaan käyrällä säätäen, kun vain se demand control toimisi niin kuin se manuaalissa oleva kuva antaa ymmärtää. Mahtaisko se kylmemmällä vaikuttaa enemmän.
 

Hhartikainen

Aktiivinen jäsen
Huomioikaa se, että 0V = rajoittamaton teho. Eli pitäisi olla 1,x V - 10 V. Service manualissa on ne jännitearvot sekä hystereesit esitetty.
 

Pretor

Aktiivinen jäsen
Ensimmäiset pakkaspäivät (aamut) takana, kun pumpun lämmityskäyrä ei tilttaillut omiaan ollenkaan. Hyvä niin.

Tein pieniä säätöjä ja testaan @Sakarikk tapaan jaettua anturia varaajassa:
-Yksi anturi välilaipion yläpuolella on liian alhaalla. Pöntän yläosan saa tasalämpöiseksi, mutta purkuajat jää pieniksi, koska lämmitys käynnistyy liian aikaisin tuon yläsosan alemman osan lämmön mukaan, joka viilentyy nopeasti.
-Yksi anturi yläosassa on liian ylhäällä. Lämpötila kyykähtää purkuajan lopussa todella nopeasti ja pumppu ei kerkeä reagoida kovin nopeasti. Jos esim. lämmityskäyrä on noin 34'c, niin lähtevä vesi ehtii kyykähtää lopussa alle 30'c, kunnes aletaan lämmittää uudestaan. Suihkusessiot tuossa purkuajan loppuvaiheessa myös kulminoituu nopeasti ja ollaan useita asteita alle käyrän, kunnes pumppu alkaa lämmittämään.

Ei tuo sinänsä välttämättä haittaisi, mutta kun nuo patterit napsuu todella reilusti noissa äkillisissä lämpötilaheitoissa. Shuntti on yleensä jo aika lailla täysin auki purkuajan loppuvaiheessa, kun pumppu käynnistyessään alkaa puskea lämmintä, joten pitkään tulee lämpöpulssia suoraan kiertoon.

Nyt kokeillaan käyttäytymistä, kun anturi(t) on välilaipion yläpuolella ja varaajan katossa samaan aikaan.
Nopealla testillä näytti, että varaajan katossa olisi todellisuudessa noin 2'c enemmän, mitä tuo jaettu anturi näyttää ja toisaalta nyt tuon varaajan yläosan pitäisi olla myös tasalämmin.
Saas nähdä millä tavalla vaikuttaa lataus- ja purkuaikoihin.
 

Ton1A

Vakionaama
Laitetaanpa tähänkin kaksi HeishaMon-ohjauskomentoa joista voi olla hyötyä

Koodi:
curl http://heishamon.local/command?SetForceDefrost=1
curl http://heishamon.local/command?SetPowerfulMode=1

cUrl on siis komentoriviversio selaimesta, saman toiminnon saa kun syöttää tuon selaimeen linkiksi.

Sulatuskomento vaikuttaa vain jos kone on parhaillaan käynnissä, aloittaa sulatuksen heti. Minusta alkaa näyttämään siltä, että tämä kone antaa kennon huurtua liikaa ennen sulatusta.

PowerfulMode laittaa koneen tehokäyntitilaan, parametri '1' käskee sen olla tuossa tilassa 30 minuuttia, '2'=60 min tai '3'=90 min. Komento ei kuitenkaan käynnistä lämmitystä jos kone huilaa parhaillaan, mutta vaikuttaa silti seuraavan 30 minuutin ajan. Eikun odottelemaan seuraavia pakkasia, jos tuolla kikalla saisi kierrokset heti ylös. Nämä voisi automatisoida esim. Node-RED avulla.

Pistin 8 G RAM-muistilla varustetun Raspberry Pi 4:n tilaukseen, jospa sillä olisi riittävästi voimaa ajaa InfluxDB:tä ja muita kilkkeitä luotettavasti. Nykyinen Raspberry Pi 3 on vähän turhan tiukalla muistin suhteen.
 

Pretor

Aktiivinen jäsen
Löytyy suoraan Home Assistantista mm. tuo Powerful Mode ja saa valikosta valita keston (30/60/90). Quiet Moden valikoissa 1/2/3.
Lisäämällä Heishamon.yamlin loppuun seuraava koodi (loppuun sen takia, koska on "switch-koodin" alla, niin saa tuon ON/OFF-nappulan pakkosulatukselle (ilmestyy switch.aquarea_force_defrost). En ole itse näistä mitään kokeillut käytännössä.
Koodi:
#Force Defrost (test)  
  - platform: mqtt
    name: Aquarea Force Defrost
    command_topic: "panasonic_heat_pump/commands/SetForceDefrost"
    state_topic: "panasonic_heat_pump/main/SetForceDefrost"
    qos: 0
    payload_on: "1"
    payload_off: "0"
    retain: false
aquarea.jpg


Edellisen 24h sulatukset. Ulkolämpötila ka. -1.3'c:
sulatukset24h.jpg
 
Viimeksi muokattu:

Sakarikk

Aktiivinen jäsen
Eipä tuo vajaa kuution pönttökään pysty patterimenoa tasaisena pitämään tässä nollan kahtapuolen keleissä.
Riittävän lämpimässä se pitì patterilähdön taukoajan ylälämmössä mutta jo nollassa tippuu myös yläosan lämpö
aika nopeasti. Meillä ei patterit napsu eikä talossa juuri ehdi lämpö muuttua joten varsinaista ongelmaa ei ole.
Jos ajelis reilua ylilämpöä pönttöön COPin kustannuksella niin patterit olis tasalämpöisiä.
Ilmojen kylmetessä päästään jatkuvaan käyntiin ja sitten ehkä ihmetellään jotain muuta, ainakin ulkokäyrän saanti kohdalleen
vaatii huomiota.
 
Back
Ylös Bottom