Ei kyllä paljoa lämpötila heiluttele kulutuksia autotallilla 8deg ylläpitotossulta, joka pitää tallin noin 9 asteisena ulko-oven karmin vieressä olevalla elohopeamittarilla. Jopa ripaus pienempää suhteellista kasvua kuin laskennallinen lämmitystarpeen kasvu, eli autotallin sisälämpötila laskee todnäk kovalla pakkasella hieman. "Laskennallinen + arvioitu" lämmitystarve ois -5 kelillä 18kwh/pvä ja 36,2kwh/pvä -18 kelillä eli tallin lämmitystarve noin 58W/C(/tunti).
Toissapävältä -5 pakkaselta kulutus ~6kwh/pvä
Taannoinen noin -18 pakkasen päivä, kulutus ~10,5kwh
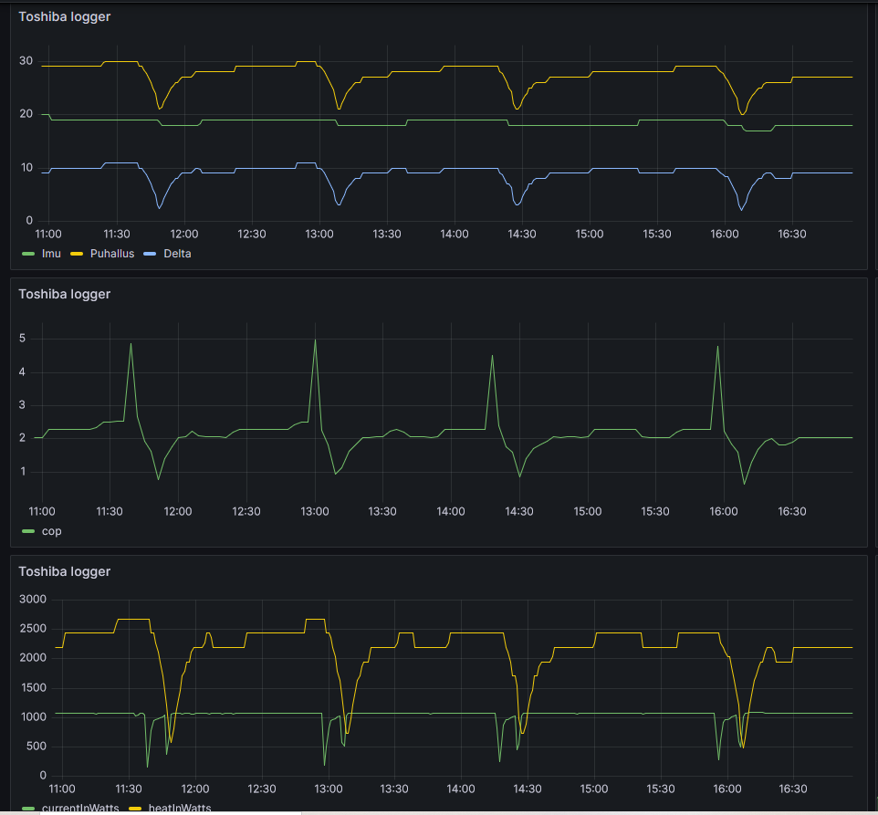
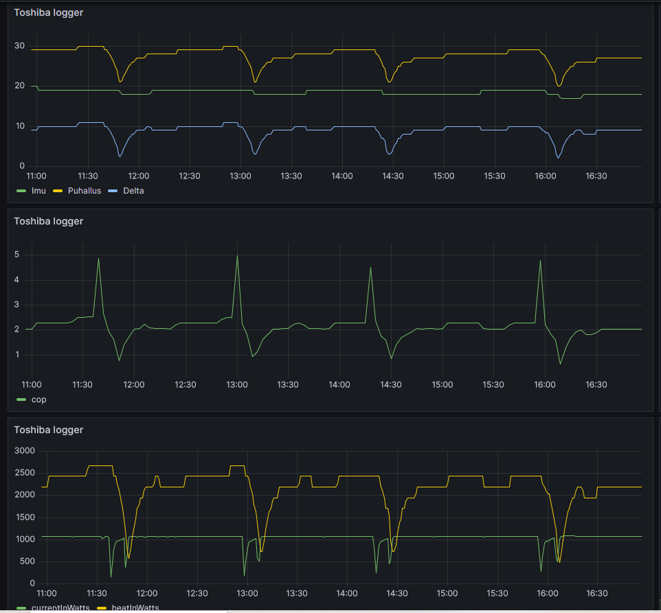
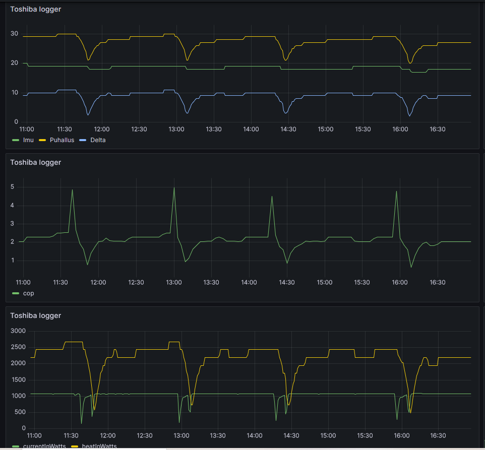
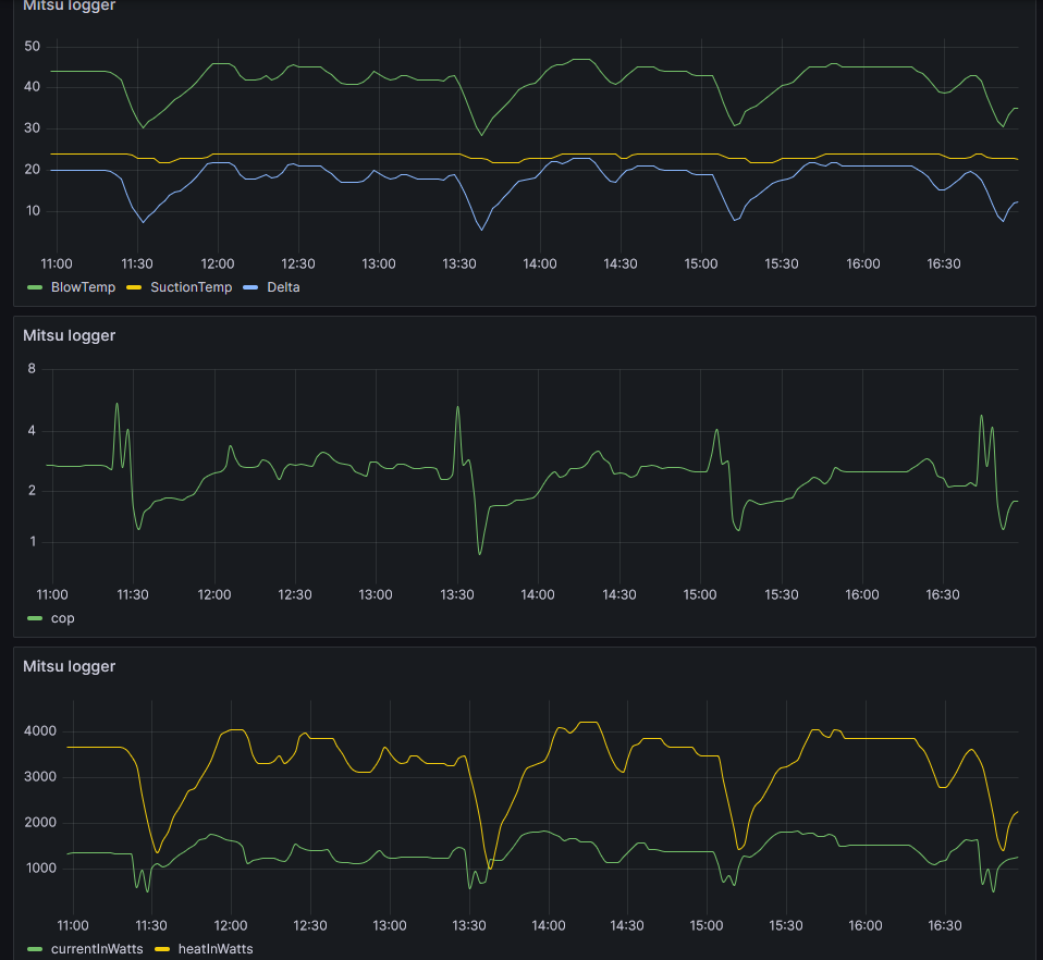
Tänään on -8 pakkasta pauttiarallaa ja pumppu on puolivälissä päivää klo 12 kohdilla noin 7kwh päiväkulutusvauhdissa.
Toissapävältä -5 pakkaselta kulutus ~6kwh/pvä
Taannoinen noin -18 pakkasen päivä, kulutus ~10,5kwh
Tänään on -8 pakkasta pauttiarallaa ja pumppu on puolivälissä päivää klo 12 kohdilla noin 7kwh päiväkulutusvauhdissa.
