Vallox 110 mv sulattaa jatkuvasti

Lahikauppias

Tulokas
Hep.

Nämä -30 pakkaset meinaa olla omalle 110 MV laitteelle haastavia. Sulattelee kennoa aivan jatkuvasti. Ei vaikutusta vaikka puhallusnopeutta säätää. Onko tämä ominaisuus kun 20 asteinen sisäilma ja -30 asteinen ulkoilma kohtaavat LTO-kennossa? Poisto 64% ja tulo 63%. Säädetty reipas parivuotta sitten uuteen taloon. Käppyrän perusteella sulattelu tapahtuu pari kolme kertaa tunnissa.

Tämä ei sinänsä haittaa, mutta tulokanavista kuuluu todella rasittava terävä napsuminen (5 sekunnin välein) kun kone sulattaa itseään. Olen pohtinut että kuuluuko tämä ääni kennon lämpöelämisestä, tulopuhaltimen sammumisesta vai ohituksen aktivoitumisesta. Eilen sulatin kennon täysin, mutta ei vaikutusta. Täytyy tänään tutkia onko puhaltimet hyvin paikoillaan kiinni.

Ääni on erityisen voimakas lähimmässä makuuhuoneessa ja siihen tuppaa yöllä aina havahtumaan.
Vinkkejä mitä kannattaisi kokeilla säätää ettei sulattelua tapahtuisi noin paljoa ja ajatusta mistä napsuminen voisi johtua?
 

Liitteet

  • 20240103_072726.jpg
    20240103_072726.jpg
    98,5 KB · Katsottu: 213

puuteknikko

Vakionaama
Hep.

Nämä -30 pakkaset meinaa olla omalle 110 MV laitteelle haastavia. Sulattelee kennoa aivan jatkuvasti. Ei vaikutusta vaikka puhallusnopeutta säätää. Onko tämä ominaisuus kun 20 asteinen sisäilma ja -30 asteinen ulkoilma kohtaavat LTO-kennossa? Poisto 64% ja tulo 63%. Säädetty reipas parivuotta sitten uuteen taloon. Käppyrän perusteella sulattelu tapahtuu pari kolme kertaa tunnissa.

Tämä ei sinänsä haittaa, mutta tulokanavista kuuluu todella rasittava terävä napsuminen (5 sekunnin välein) kun kone sulattaa itseään. Olen pohtinut että kuuluuko tämä ääni kennon lämpöelämisestä, tulopuhaltimen sammumisesta vai ohituksen aktivoitumisesta. Eilen sulatin kennon täysin, mutta ei vaikutusta. Täytyy tänään tutkia onko puhaltimet hyvin paikoillaan kiinni.

Ääni on erityisen voimakas lähimmässä makuuhuoneessa ja siihen tuppaa yöllä aina havahtumaan.
Vinkkejä mitä kannattaisi kokeilla säätää ettei sulattelua tapahtuisi noin paljoa ja ajatusta mistä napsuminen voisi johtua?
Ei näillä pakkasilla oikein pysty vaikuttamaan tuohon sulatustiheyteen, jäteilmahan on reippaasti pakkasen puolella niin poistoilman kosteutta kyllä kertyy jäänä kennoon hyvin nopeasti. Itse pudotan puhaltimien nopeutta erillisen CO2-anturoinnin mukaan alemmas, vakioasetus on 40% ja pääosin 25-30% riittää pitämään pitoisuuden alle 800 ppm:ssä. Sulatusväli piteni kymmenisen minuuttia.
 

Lahikauppias

Tulokas
Ei näillä pakkasilla oikein pysty vaikuttamaan tuohon sulatustiheyteen, jäteilmahan on reippaasti pakkasen puolella niin poistoilman kosteutta kyllä kertyy jäänä kennoon hyvin nopeasti. Itse pudotan puhaltimien nopeutta erillisen CO2-anturoinnin mukaan alemmas, vakioasetus on 40% ja pääosin 25-30% riittää pitämään pitoisuuden alle 800 ppm:ssä. Sulatusväli piteni kymmenisen minuuttia.
Pitää kokeilla vielä tiputtaa puhallusnopeutta. 45% taisi olla nyt viimeyönä ja tiputan tuonne 30%
Nyt ensimmäistä kertaa koneessa kiinni tarvike suodattimet. Kokeilen vielä tilata Valloxin omat suodattimet onko niillä mitään vaikutusta. Vertailin tarvikesuodattimia ja alkuperäisiä hienolla imurikikalla ja ainakin siinä erot oli aika pienet...

Kiitos viestistä.
 

Jompe

Tulokas
Vallox 145MV koneen jatkuvaan sulatukseen näyttäisi löytyneen ainakin osittainen ratkaisu. Ongelma siis erittäin tiheä sulatussykli -10 ja sitä kylmemmissä keleissä vaikka kone ei ole jäässä. Juurisyynä lienee se, että kone taitaa pohjimmiltaan päätellä jäätymisen väärin. Siitä seuraa tiheän sulatuksen ja uskomattoman energiankulutuksen lisäksi muitakin ongelmia, kuten äärimmäinen poiston tehostus silloin kun kone luulee olevansa umpijäässä.

Testiratkaisuna eristin koneen sisällä kaksi peltiseinää jotka erottavat tuloilman ja poistoilman. 145MV koneessa siis hienosuodattimen yläpuolelta takaseinä ja sivuseinä. Sivuseinistä riittää se joka on lähempänä koneen kylkeä. Oikeakätisissä koneissa oikea seinä ja vasemmassa luonnollisesti vasen. Molempiin seiniin mahtuu sellainen 10cm korkea ja noin 30cm leveä eristekaistale ja itse käytin 3mm paksua solumuoviteippiä. Korjaus käytännössä:
  1. luukku auki
  2. hienosuodattimen ylälaidan kohta muistiin
  3. suodatin pois
  4. kaksi kaistaletta eristettä seiniin siten että ovat suodattimen ylälaidasta kattoon (sen 10cm). Toinen takaseinään (poistopuhaltimen seinä) ja toinen sivuseinään (poistokanavan seinä)
Tämä estää sen, että poistoilmapuhaltimen kohdalla poistoilma ei kohtaa 5-8 astetta kylmempää peltiseinää joka potentiaalisesti nostaa poistoilman suhteellista kosteutta tai vähintäänkin kondensoi. Sulatusautomatiikan logiikka eikä sen asetusten vaikutus selvinnyt mutta tuo näyttäisi tepsineen. Suodattimen alapuolelta en eristänyt, vaan tosiaan tuo ihan ensimmäinen pätkä ulkoilmasta koneen sisälle näyttäisi riittävän.

Tätä on nyt testattu kahdessa koneessa ja molemmissa sulatusväli muuttui 0,5h -> useita tunteja. Eli normaaliksi. Vähän niinkuin tuolla raipan viestissä raipan koneesta naapurin koneeksi. Ennen eristystä omassa koneessa oli sellaiset 30 sulatusta vuorokaudessa. Nyt on 6 ja kone on sula.

Haluaako joku muukin testata ja raportoida tänne?
Itellä samat ongelmat. Oletko tässä välissä keksinyt lisää kikkoja millä asiaa voisi parantaa?

Taidan nuo samat eristykset tehdä itsekkin mutta mietin myös, että kannattaisiko eristää väliseinä sinne tuloilman puolelle? Nyt jos pellin toisella puolen on 20-30 astetta pakkasta niin hohkaako jo sen verran, että tuloilman lämpötilaanturi häiriintyy ja laukaisee sitä myöten sulatuksen tarpeen aikaisin ja myöskin vastuksen lämmitystarpeen.

Lisäksi tuo 145 MV koneen suodattimien alapuolinen pystypelti kondenssoi jäteilmapuolelta reippaasti. Mietin senkin eristystä. Eikös tällöin höyryt mene pihalle saakka eikä kondenssoi koneeseen. Toki siinä haittapuolena voi olla sitten poistoilma putken jäätyminen, jos sieltä heikko eristyskohta löytyy.. Toisaalta, tuo myös jäähdyttänee poistoilmaa, joka lisää jäätymisen riskiä.
Onko tuota kukaan testaillu?

Onko suosituksia millä ootte noita eristyksiä tehneet?
 
Viimeksi muokattu:

Jompe

Tulokas
Näyttäisi että tuloilman sulkupellin tiiviste on sieltä takapäästä hieman huonosti asennettu tai se on lähtenyt ajansaatossa osin irti. Pellin ollessa kiinni tuosta tulee sellainen 2mm x5 cm ilmakanava, josta pääsee ilmaa sulatuksen aikana.

Onko tuolla sitten merkitystä? Teoriassa heikentää sulatusta, kun kennon läpi pääsee kylmää ilmaa.
 
Viimeksi muokattu:

JakuS

Jäsen
Samaa jatkuvaa sulattelua täälläkin n. -15c asti toimii hyvin mutta sen jälkeen alkaa pari kertaa tunnissa sulattelu. En ole mistään löytänyt mihin sulatusasetuksissa kosteus ja ulkoilma % vaikuttaa? Arvoja muuttamalla jotain tapahtuu mutta osaako joku selventää mihin suuntaan niitä voisi säätää?
Katsoin kennoa kun alkoi sulattaa ja ei näkynyt kuin ihan vähän jäätä alareunassa.

Kennon katsomisreissulla tapahtui semmonen että en sammuttanut konetta erikseen vaan avasin luukun jolloin kone sammuu. Nyt tietokoneen kautta katsottaessa lämpötilat ja anturit käyrät on jämähtäneet tuohon sammutus ajankohtaan. Saako tuon jotenkin päivitettyä että näen käyrät? Kaikki muu tieto kulkee netin kautta kyllä ja koneen ohjauspaneelin kautta näkyy käyrätkin tuosta katkaisusta eteenpäin
 

puuteknikko

Vakionaama
Kosteusprosenttia pienentämällä viivästyy sulatuksen aloittaminen. Itsellä on nyt kotilämpökoneessa ollut -15% ja tuntuu osuvan hyvin kohdalleen.
 

puuteknikko

Vakionaama
Onko tietoa tuosta ulkoilma kohdasta? Kuinka usein sinulla sulattaa jossain -20 pakkasessa?
Ulkoilman säädöstä en tiedä, ei ole tullut sitä ikinä kokeiltua. Hassusti Vallox sanoo, että siihen voisi koskea erittäin kylmissä olosuhteissa, mikä heidän mukaansa tarkoittaa alle -20C alumiinikennolla. Ei tosin mitään, että mihin suuntaan missäkin tilanteessa.

Katselin tuossa mittaroinneista, että 40-45 minuuttia on ollut sulatusväli parinkympin pakkasilla. Riippuu kyllä todella paljon kosteuskuormasta ja ilmanvaihdon voimakkuudesta. Taisin tuon jälkeen pudottaa ilmanvaihdon nopeutta jäteilman painuessa pakkaselle kun hiilidioksidipitoisuuden kanssa ei ole ollut mitään ongelmia.
 

Pasimir

Jäsen
Samaa jatkuvaa sulattelua täälläkin n. -15c asti toimii hyvin mutta sen jälkeen alkaa pari kertaa tunnissa sulattelu. En ole mistään löytänyt mihin sulatusasetuksissa kosteus ja ulkoilma % vaikuttaa? Arvoja muuttamalla jotain tapahtuu mutta osaako joku selventää mihin suuntaan niitä voisi säätää?
Katsoin kennoa kun alkoi sulattaa ja ei näkynyt kuin ihan vähän jäätä alareunassa.

Kennon katsomisreissulla tapahtui semmonen että en sammuttanut konetta erikseen vaan avasin luukun jolloin kone sammuu. Nyt tietokoneen kautta katsottaessa lämpötilat ja anturit käyrät on jämähtäneet tuohon sammutus ajankohtaan. Saako tuon jotenkin päivitettyä että näen käyrät? Kaikki muu tieto kulkee netin kautta kyllä ja koneen ohjauspaneelin kautta näkyy käyrätkin tuosta katkaisusta eteenpäin
Aivan identtinen sulattelusekoilu täälläkin kun lämpötila laskee alle -15C. Koneena 145MV L.
Tein 8.1.24 3mm solumuoviteippaukset suodattimen takaseinään ja vasemmalle puolelle, mutta tällä ei näköjään ollut vaikutusta sulatuksiin.
Semmoinen "ominaisuus" on näköjään tullut teippauksen jälkeen, että nyt ulkolämpötilan näyttämä nousee samalla kun jäteilma lämpenee...
1705570811249.png

Ennen teippausta näytti tältä:
1705570850383.png



16.1 n.klo 20 nostin poistopuhaltimen prosentit 54%->56% (Nyt tulo 61% ja poisto 56%), niin muutaman tunnin viiveellä sulatusväli piteni, vaikka oltiin alle -15C lämpötilassa...keli oli kyllä lämpenemässä, että en tiedä oliko sillä vaikutusta asiaan...
1705571603427.png
 

Jompe

Tulokas
Onko sulla sulatustapana ohitus vai tulopuhaltimen pysäytys? Jos pysäytys niin silloinhan voi kennosta lämpö nousta tuohon tuloima anturiin sulatuksen aikana. Ennen teippausta pakkasen puolella oleva pelti on pitänyt lämpötilan tasaisempana...

Jos päällä on ohitus niin sitte on kyllä outoa.
 

JakuS

Jäsen
Onko tuosta lämpötila käyrien jämähtämisestä mitään tietoa? Viimeisin tieto näkyy 16 päivältä jolloin käytin koneen auki. Täytyykö koneen käydä useampi päivä että näyttää tiedot vai mikä tuota vaivaa? Vaikea seurata miten mikäkin vaikuttaa pelkästä ohjauspaneelista
 

Pasimir

Jäsen
Onko sulla sulatustapana ohitus vai tulopuhaltimen pysäytys? Jos pysäytys niin silloinhan voi kennosta lämpö nousta tuohon tuloima anturiin sulatuksen aikana. Ennen teippausta pakkasen puolella oleva pelti on pitänyt lämpötilan tasaisempana...

Jos päällä on ohitus niin sitte on kyllä outoa.
Aivan, eipä tullut mieleen, kiitos Jompe vinkistä.
Pysäytys mulla tosiaan oli testikäytössä 8.1 - 16.1. Sen jälkeen taas palasin käyttämään ohitusta. Parinkympin pakkasilla Valloxin kulutus ohituksella n.11-13kWh/d, pysäytyksellä 7-8kWh/d. Koneen vauhti ollut 25-40%.
 

JakuS

Jäsen
IMG_20240120_103613.jpg
Ohjauspaneeli näyttää tuolta kun katsoo viikon käyrät. Joku bitti tuossa on solmuun mennyt mutta miten sen saa korjattua?
 
Viimeksi muokannut ylläpidon jäsen:

Jompe

Tulokas
No onpa menny juntturaan. Jos ei koneessa ole viimisintä softaa niin resetoituisiko päivittämällä uusin ohjelmisto? Onhan kello varmasti oikeassa. Ettei vain sammutuksessa ole menny bitti poikittain ja resetoinu asetukset.. tms... spekulaatiota nämä tietty.... olisko jollain oikeeta tietooki?
 
Viimeksi muokattu:

Jompe

Tulokas
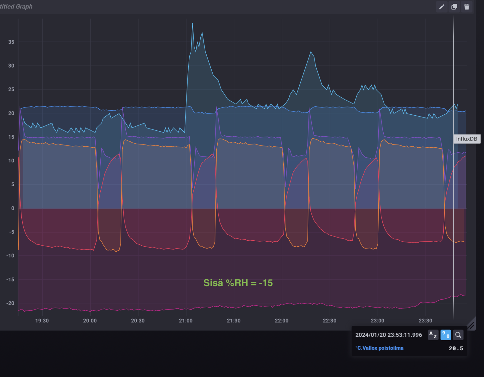
Logittelin noita lämmöntalteeen otto aikoja. ja muuttelin sulatusasetuksista sisä %RH arvoa seuraavasti:
Sisä %RH = 0, lämmön talteenotto aika noin 27 min
Sisä %RH = -5, lämmön talteenotto aika noin 29 min
Sisä %RH = -15, lämmön talteenotto aika noin 40 -47 min. Tähän käyrään mahtuu myös parit suikussa käynnit, joten näkee miten toipuu kosteudesta vai kalahtaako jäähän. Selvästi poistoilman kosteus ainakin lyhensi sulatusväliä vaikka Sisä %RH = -15.

ulkona pakkasta kaikissa testeissä noin -20 astetta
Kone on täysin modaamaton. ei ole tehty eristyksiä tms.

Oranssi= tuloilma kennon jälkeen
Vaalean sininen = kosteus
punainen = jäteilma
pinkki = ulkoilma
sininen= poistoilma

Näyttökuva 2024-1-21 kello 0.09.49.png


sisaRH-5.png

sisaRH 0.png
 

JakuS

Jäsen
Onko sulla ulkoilma C se vakio 20%? Laitoin eilen illalla kosteuden -30% ja ulkoilma C 10%. Heti kun ulkoilma lukema laski -13 alkoi sulattelu 40min välein. Tuossa se tuntuu sen tiheän sulattelun aloittavan vaikka miten arvoja muuttelee. Nyt taas kun ulkoilma ollut -8 ja -12 välillä ei ole sulatuksia tullut 3 tuntiin yhtään. Taitaa ohjelmassa olla joku mikä tuon tekee juurikin tuon lämpötilan alapuolella.
Kannattaako ohjelmiston päivitys uudempaan? Kone on 7 vuotta vanha eikä kertaakaan päivitetty
 

Jompe

Tulokas
Mulla on käytössä tehdasasetus Ulkoilma C = 20
Ite kyllä päivittäisin viimeisimmän softan. Cloudihan päivittää sen automaattisesti, jos siihen kytkee.


yöllä oli viimeisin sulatus noin -17 ja sen alapuolella ei ole sulattanut enää kun keli lauhtui reippaasti.

Näyttökuva 2024-1-21 kello 10.25.42.png


Tuossa kuvaajassa ihmetyttää tuo kosteus piikki klo 7 ja sen jälkeen kuin hyppäyksellä kosteus taso asettui portaan korkeammalle. Talossa ei tuohon aikaan ollut mitään kosteutta tuottavaa.

Tuolla kosteus arvolla sen sijaan näyttäisi olevan merkitystä sulatusten käynnistämiseen. Heti kun kosteusarvo on tasainen niin sulatusväli pitenee. Jäteilman lämpö nousee heti plussan puolelle melkein identtisesti kuin sisäRH=0 asetuksellakin, joten kenno ei liene silloin jäässä.

Olisiko oikein tulkita, että mikäli jäteilman lämpökäyrä nousee hitaasti plussan puolelle niin kenno on kerännyt voimakkaasti jäätä.

Hyötysuhteen kannalta tässä pitemmässä Sisä &RH= -15 sulatusvälissä kennolta tuleva ilma on ehkä hitusen kylmenpää ennen kuin sulatus alkaa verrattuna Sisä %RH=0 arvoon. mutta toisaalta sulatusväli on reippaasti pitempi.
 
Viimeksi muokattu:

puuteknikko

Vakionaama
Itse seurailen Valloxin kanssa "lämpenemää", eli minkä verran poisto jäähtyy kennossa vs. raitisilma lämpenee kennon läpi. Kennon kerätessä kuuraa, alkaa tuo raitisilman lämpenemä laskemaan vähitellen. Usein sulatus käynnistyy jonkun aikaa sen jälkeen kun ko. arvo on pienempi kuin poistoilman jäähtymä.

Sitten kun sää lauhtuu niin kenno saattaa ollakin aika tukossa, mutta logiikka ei liipaise sulatusta kovin herkästi. Eilen oli vielä toistakymmentä astetta pakkasta, mutta nyt aamupäivän aikana lauhtui nopeasti ja lämpötila nyt -5C. Lukemista näkee, miten jäteilma on plussalla, mutta jäätä kertyy koko ajan lisää kun tulo jäähtyy hiljalleen. Sulatus ei vaan lähde käyntiin. Jotenkin sitä olettaisi, että kenno sulaisi hiljalleen mutta ilmeisesti tuo raitisilma on vielä tarpeeksi kylmää.
 

JakuS

Jäsen
Senverran hyvä näiden tietokoneiden kanssa että en saa tuota cloudia asennettua. Millä ohjelmalla tuota bin tiedostoa pitäisi availla?
 

puuteknikko

Vakionaama
Senverran hyvä näiden tietokoneiden kanssa että en saa tuota cloudia asennettua. Millä ohjelmalla tuota bin tiedostoa pitäisi availla?
Ei sitä Cloudia tarvi asentaa, iv-kone täytyy olla verkossa ja yhdistää se pilveen ja sen jälkeen osoitteessa cloud.vallox.com pääsee tietoihin kiinni. Lisäksi ainakin kotilämpökone toimii myös suoraan lähiverkon ip-osoitteella, ehkä jopa ilman pilvikytkentääkin.

 

JakuS

Jäsen
Kiitoksia! Nyt sain tuon tehtyä mutta jostain syystä ilmoittaa että en ole yhteydessä palvelimeen. Mikähän homma tuo on?
 

gnarlie

Jäsen
Mikähän kätketty ominaisuus tässä on kyseessä: ajattelin kovilla pakkasilla pistää koneen pienemmällä ja laitoin poissa-tilan päälle. Huomasin hetken päästä, että kone piirtää tssaista 20C tuloilman osalta eli vastuksilla lämmittää.
 

Lappanen

Hyperaktiivi
Mikähän kätketty ominaisuus tässä on kyseessä: ajattelin kovilla pakkasilla pistää koneen pienemmällä ja laitoin poissa-tilan päälle. Huomasin hetken päästä, että kone piirtää tssaista 20C tuloilman osalta eli vastuksilla lämmittää.

Eikös kaikille tiloille (Poissa, Kotona, Tehostus, yms) saa asetettua erikseen tuloilman tavoitearvon? Poissa-tilassa sulla sitten tuo 20C asetettuna?
 
Vanha keskustelu, mutta ajankohtainen yhä. Kuvassa viime talvena asennettu uusi Vallox 145 lämpöeristettynä. Koitin eristää kaikki lämpökameralla kylmimmiksi todetut pinnat, toivottavasti auttaa ensi talven pakasilla.
 

Liitteet

  • IMG_0524.jpeg
    IMG_0524.jpeg
    153,4 KB · Katsottu: 189

econisti

Jäsen
Mulla on melkein viikon menny vallox 110 vikatilaan: poistoilma hälytys vakava ja tuloilma hälytys vakava. Eilen katsoin suodattimet, totesin että pitää vaihtaa. Samalla otin nämä kuvat. Siellähän on jääsikiö kohdussa kasvamassa ja pohja täynnä vettä. Kävin rautakaupassa ostamassa uudet suodattimet ja totesin että tänään tilanne oli jopa vielä pahempi pohjan jäätymisen osalta. Lämpimällä vedellä sulatin pohjan sekä eilen että tänään. Mitä kannattaisi tehdä? Meisselillä sörkkimällä saan vain kennon mutkalle.
 

Liitteet

  • Screenshot2026-01-23T18:28:08.png
    Screenshot2026-01-23T18:28:08.png
    732,5 KB · Katsottu: 91
  • Screenshot2026-01-23T18:28:18.png
    Screenshot2026-01-23T18:28:18.png
    708,3 KB · Katsottu: 91

Teme79

Tulokas
Otitko kennon irti ja sulatit? Onko talossa ollut kovasti kosteuskuormaa? Oma 110 oli muutama viikko sitten aika jäinen ja tiputti tuloilman lämmönkin normaalia alhaisemmaksi. Otin kennon irti ja suihkuttelin lämpimällä vedellä jäät ja ravistin ylimääräiset vedet pois. Sen jälkeen toiminut taas normaalisti. Ilmeisesti kova pakkanen ja reipas saunominen oli liikaa kennolle. Itselläni ei tosin koneen pohja ollut jäässä.
 

puuteknikko

Vakionaama
Ehkä kohteessa olisi syytä muuttaa sulatusasetuksia hieman, jotta kone sulattaa aiemmin eikä pääse vetämään liikaa jäähän.
Tuota arvoa kun kasvattaa niin sulatuksen pitäisi aikaistua. Kymmenen pykälää ylöspäin ja katsoo miten toimii.

1769242291014.png
 

puuteknikko

Vakionaama
Mulla on melkein viikon menny vallox 110 vikatilaan: poistoilma hälytys vakava ja tuloilma hälytys vakava. Eilen katsoin suodattimet, totesin että pitää vaihtaa. Samalla otin nämä kuvat. Siellähän on jääsikiö kohdussa kasvamassa ja pohja täynnä vettä. Kävin rautakaupassa ostamassa uudet suodattimet ja totesin että tänään tilanne oli jopa vielä pahempi pohjan jäätymisen osalta. Lämpimällä vedellä sulatin pohjan sekä eilen että tänään. Mitä kannattaisi tehdä? Meisselillä sörkkimällä saan vain kennon mutkalle.
Missähän mallissa kohteen ilmanvaihdon säädöt on? Valloxin sulatukset toimii ainakin omien kokemusten pohjalta vähän miten sattuu, jos ilmanvaihto ei ole lähellä tasapainoa.
Pitäisi saada nähdä niitä lämpötiloja sen jälkeen kun kenno on sula ja kone käy normaalisti.
 

Sakari

Jäsen
Mistä voisi johtua, että Vallox 110 mv iv-kone sulattaa muutaman asteen pakkasella useita kertoja tunnissa?
Kenno tarkistettu ja suodattimet vaihdettu uusiin, en huomannut mitään poikkeavaa noissa.
Kondessivettä koneen pohjalla oli todella vähän ja poistoletku on kytkettynä.
Jäteilma sahaa +19 ja -1 asteen välillä liitteenä olevan kuvan mukaan, onko normaalia?
No onhan tässä kommentteja. Tuo jäteilma sensorin näyttö ”säkkärä” ei olekyllä normaal.
No kerron esimerkin. Ilmavesilämpöpumpun ulkolämpösensori oli sähkärin toimesta kytketty kulkemaan vahvavirtajohdon (220vac)vieressä. Anturilinjaa indusoitui häiriötä, siis samanäköistä säkkärää.
Vaihdoin anturiin suojatun johdon> ok.
Ensimmäisenä selvittäisin tuon jäteilmaanturin, liitin kunnolla kiinni piirilevyssä ym
Ohessa kuva ennen ja jälkeen korjauksen.
 

Liitteet

  • 5B007100-61BD-4E55-9A56-B75D73A4394D.png
    5B007100-61BD-4E55-9A56-B75D73A4394D.png
    423,3 KB · Katsottu: 24
Viimeksi muokattu:

Hulkki

Jäsen
Mihin teillä on säädetty tuo sulatuksen aikainen tuloilman lämpötilan asetus? Itsellä se oli 19 astetta mutta laskin sen 17 asteeseen minkä olen asettanut myös kotona/poissa tilan tulolämpötilaksi. Vai tulisiko tämän sulatuksen aikaisen tuloilman olla jostain syystä korkeampi?

1769958937479.png
 

econisti

Jäsen
Olin poissa kotoa 7 vrk ja muutaman tunnin. Vallox 110 MV käytti sillä välin 122 kWh energiaa "poissa"-tilassa. Keskimäärin se on 0.73kW. Kytkin vain energiankäyttömittarin pistorasian ja valloxin väliin. Sisäilman aukko oli huurteessa, harjasin lumet ja jäät pois.

Tarkistin ettei ole jäätä kennossa. Ei ollut. Aamulla 8-9 välissä kytkin vehkeen takaisin poissa-tilaan ja tältä näyttää. Ulkona on ollut -11. Nyt on tänään kuluttanut 0.3kW 6 tunnin ajan.
 

Liitteet

  • 1770037210345.png
    1770037210345.png
    1 015,7 KB · Katsottu: 39
  • 1770037236400.png
    1770037236400.png
    694,9 KB · Katsottu: 36
Back
Ylös Bottom