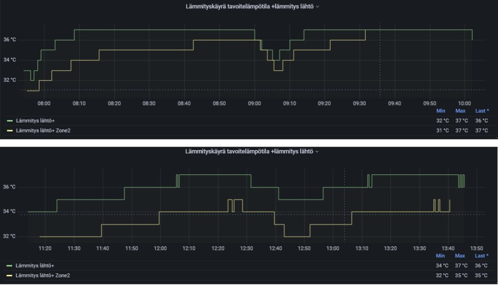
Eka steppi huijausalgoritmista näyttäisi toimivan. Pumppu siirtyy kohti minimitehoa jos lähtevän veden lämpötila (keltainen) ylittää tavoitelämpötilan (vaaleansininen) ja pysähtyy kokonaan jos ylitys on 2 astetta vähintään 3 minuutin ajan.
Tuossa siis säädän aktiivisesti tavoitelämpötilaa niin että nostetaan sitä yhdellä (HeishaMon topic SetZ1HeatRequestTemperature) jos ollaan vähintään kaksi minuuttia kahdella asteella yli tavoitteen. Vastaavasti lasketaan yhdellä jos lähtevä vesi ja tavoite on sama, minimi on kuitenkin 32 astetta tai 3 astetta yli lattialämmityksen tavoitteen.
Tavoitteena on siis mieluummin käydä vähän liian lämpimänä minimiteholla kuin pysähtyä kokonaan. Pysähdyksiäkin toki tulee, mutta vasta kun ammutaan viidellä asteella yli.
Seuraavaksi pitäisi sitten päästä sen huonon pakkasstartin kimppuun jos tämä ei yksinään ratkaise sitä. Tarvitaan vain sopivaa testikeliä, esim. auringonpaistetta pikkupakkasella.
Tuossa siis säädän aktiivisesti tavoitelämpötilaa niin että nostetaan sitä yhdellä (HeishaMon topic SetZ1HeatRequestTemperature) jos ollaan vähintään kaksi minuuttia kahdella asteella yli tavoitteen. Vastaavasti lasketaan yhdellä jos lähtevä vesi ja tavoite on sama, minimi on kuitenkin 32 astetta tai 3 astetta yli lattialämmityksen tavoitteen.
Tavoitteena on siis mieluummin käydä vähän liian lämpimänä minimiteholla kuin pysähtyä kokonaan. Pysähdyksiäkin toki tulee, mutta vasta kun ammutaan viidellä asteella yli.
Seuraavaksi pitäisi sitten päästä sen huonon pakkasstartin kimppuun jos tämä ei yksinään ratkaise sitä. Tarvitaan vain sopivaa testikeliä, esim. auringonpaistetta pikkupakkasella.





