Vesiilmatimppa
Aktiivinen jäsen
- Keskustelun aloittaja
- #401
Siis näillä keleillä saa olla ulkoyksikön vieres et kuulee onko päällä
Follow along with the video below to see how to install our site as a web app on your home screen.
Huomio: This feature may not be available in some browsers.
Jos kuvan ulkoyksikön kääntäisi 90 astetta eli puhaltamaan kuvan oikeaan reunaan päin ja tekisi ulkoyksikön taakse 4 m pitkän seinän, niin saisi aikaan samanlaisen sisäkulman kuin meillä. Se kulma suuntautuu osittain naapuria kohden. Kiitos rohkaisusta, puhallusäänestä ei tarvinne siis meidän tapauksessa olla huolissaan. Ja kompressoria ei tosta kuvan laitoksesta tosiaan kuule? Sitä mietin, että tuollainen sisäkulma olisi omiaan vahvistamaan matalia jyrinöitä, jos sellaisia olisi merkittävässä määrin. Kaveri rakensi taannoin tee-se-itse -kaiuttimet ja sijoitti ne huoneen nurkkiin. Siis todella nurkkiin, katonrajaan. "Nurkissa bassot korostuu", hän perusteli, mutta ääni oli kyllä yhtä kumisevaa puuroa...Tuo kuvan Mitsun VILP on naapurissa.
Kävin aamulla tuossa kuvan lasiterassilla, avasin lasin ja mittasin kännykällä 47-50 desibeliä, mielestäni tuo ei käynyt edes suurimmalla puhallusnopeudella. Keittiössä vastaavan äänitason sai vedenkeittimestä, noin 5 metrin päästä mitattuna lämmityksen loppuvaiheessa.Tuo kuvan Mitsun VILP on naapurissa.
Tiedätkö @Vilhonen tai onko jollain muulla tietoa, että mistä saisi ulos ohjaussignaalin käyttöveden lämmityksen aikana? Eli info siitä, kun 3-tieventtiili osoittaa lämminvesivaraajan suuntaan. Sisäyksikkö EHST20D-YM9D.Kellokytkintä ohjaa lähtö out12, joka on päällä sulatuksen ajan ja kellokytkimestä säädetään viive.
Täällä sama juttu. Anturitaskusta vuoti meillä veden ja putken liitoksesta kylmäaineet... Ei ole kuulemma kellään muulla ikinä vuotanut.. kumpikaan...Ihmettelin kun lattia oli sisä yksikön alta märkä. Avasin koneen etupaneelin ja koneen alaosassa noin 1cm vettä. Syy paineen laskuun ilmeisesti löyty. Asentaja tulee maanantaina katsomaan. Ei ole kuulemma vielä koskaan tehtaan liitokset alkaneet vuotamaan. Lämmitysverkon paine siis pikkuhiljaa laskenut.

Putken liitos.No justiinsa. Saattaa se tietty olla asennusfirmalla ensimmäinen tapaus, jos eivät ole suuria määriä asentaneet. Maahantuoja on tietty hiljaa kuin kusi sukassa.
Tuliko tuo putkiliitoksen kylmäainevuoto kahden putken liitoksesta (=asennusmoka) vai siitä kohtaa, missä yhde on juotettu koneeseen, eli juotos huono (=tehtaan moka)?
Kuin asentajat tekivät koeponnistuksen valmiiksi asennetulle järjestelmälle niin esiintyi vesivuoto sisäyksikössä yhdessä juotoksessa. Asentaja oli kokenut ja korjasi tehtaalla tehdyn juotusvirheen.
Kellokytkintä ohjaa lähtö out12, joka on päällä sulatuksen ajan ja kellokytkimestä säädetään viive.
Halusivat vielä kuitenkin tulla itse murjomaan perjantaina ja koko päivän sitä tekivätkin. Arvatenkin sanomista tulis jos maahantuojan kaveri löytäisi jonkun hölmön asennusvirheen tms. Epäilivät että nyt olikin liikaa kylmäainetta... että tyhjiöinnissä ei tulisikaan kaikki ulos, vaan osa jäisi magneettiventtiilin taakse? Lopulta kai (mikäli oikein ymmärsin) purkivat kaikki kylmäainelinjat ja rakensivat uudelleen. Nyt saisi varmasti oikean määrän kylmäainetta, mutta eipä sitä enää siihen hätään löytynyt. Omaa kylmäainettaan epäilivät jotenkin vialliseksi? (Miten? En tiedä. Luulisi, että sitten kaikilla heidän asiakkailla olisi näitä tiiliskiviä pumppujen tilalla? Eikai samaan säiliöön tyhjennetä käytettyjä aineita, kun mistä ajetaan uudet aineet koneisiin?) Nyt on taas viikonloppu menty vikatilassa ja maanantaiksi taas lupailtu toimimaan. Eikä kuulemma maahantuojan kaveria tarvitakkaan.Eilen saatiin sitten uusi anturitasku sekä kylmäainevuoto korjattua. Laite kyykkäsi samantien seuraavaan koodiin U1 eikä noussut enää. Nyt on lämmitys pausella ja lämmitetään vain käyttövettä sähkövastuksilla.. Ensi viikolla saadaan kuulemma turvautua johonkin maahantuojan erikoismestariin, elleivät siiheksi saa tätä elvytettyä.
Luojan kiitos oli toimitusvaikeuksia ja tää härdelli on nyt eikä sydäntalvella.

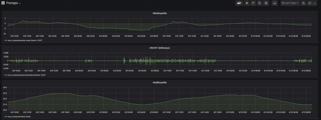
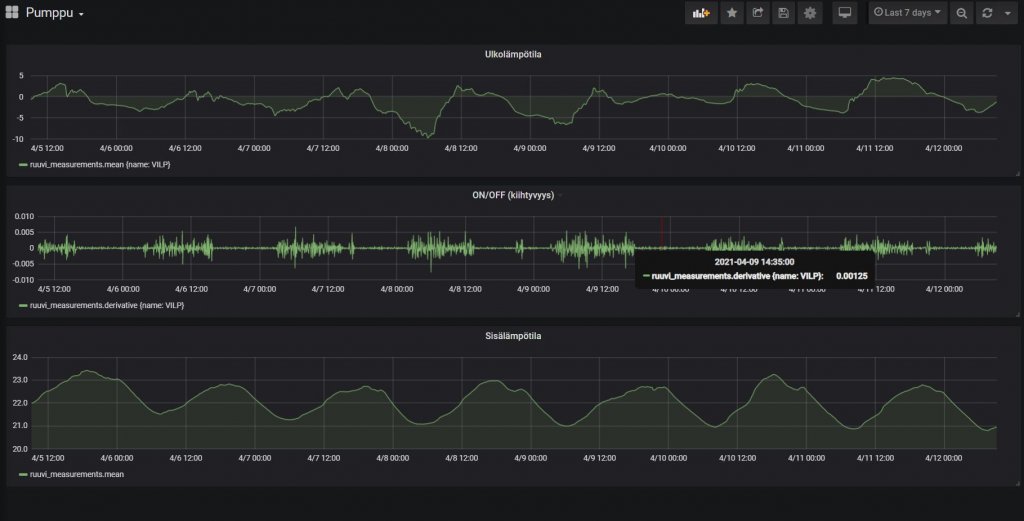
Todennäköisesti sulatuksia juu, ne ainakin vanhemmalla ulkoyksiköllä on juuri tuota luokkaa pituudeltaan. Hyvät on tosiaan käyntiajat sisämittauksella, joskin melkoisen suurta tuo lämpötilaheittely vielä mielestäni on, kenties vielä opettelee.Aika pitkiä pätkiähän tuon puksuttelee paikoin ja huilaa. Toki tuolla seassa saattaa olla 5min taukoja, sulatuksia? Lisäksi sisällä myös ruuvitag mittaamassa lämpötilaa.
Tämä on se ongelma mikä Mitsun suunnittelussa on unohdettu täysin. Ei auta nuo ulkoiset anturitkaan normaalisti kytkettynä vaan armottomalle pätkäkäynnillehän tuo päätyy, kesällä arvaisin että 3-4 kertaa tuntiin, ellei nyt jotain ole muuttunut tosiaan tässä uudemmassa sisäyksikössä, testaa ihmeessä ja kerro mitenkä käy.Toistaiseksi kohtuullisen tyytyväinen eikä ongelmia ole ilmennyt. Kesäksi ajattelin sulkea muut paitsi kosteiden tilojen kierrot ja ajaa virtauslämpötilaohjauksella esim. 26 astetta tms. Tulisikohan ankaraa pätkäkäyntiä? Öljylämmityksen kanssa olen noin tehnyt kesäisin.
Paketissa tuli tosiaan 100l puskuri, mutta ei ylimääräisiä ulkoisia antureita (THW6/THW7), liekö ne pakollisia tai hyödyllisiä? Ihan hyvin on toiminut toistaiseksi ilmankin...
Halusivat vielä kuitenkin tulla itse murjomaan perjantaina ja koko päivän sitä tekivätkin. Arvatenkin sanomista tulis jos maahantuojan kaveri löytäisi jonkun hölmön asennusvirheen tms.
Hyvät on tosiaan käyntiajat sisämittauksella, joskin melkoisen suurta tuo lämpötilaheittely vielä mielestäni on, kenties vielä opettelee.
Tarkoitin tosiaan tuota mipan yllä olevaa graafia, eli jonkin verran tuossa tuntuisi vielä hakevan tasaisuutta kone. Ilmeisesti tuo "Automaattinen sopeutuminen" on kuitenkin se Mitsun oikeasti älykäs osa softaa ja ilman sitä softa jääkin sitten valitettavan keskeneräiseksi.Jotkut ovat kehuneet säädön tarkkuutta. Mutta ei se sitten taida aina ihan täydellinen olla. Paljonko heitot on? Kauanko kone on nyt opetellut?
Itse itseäni lainaten... Tää oli just mitä olivat tehny. Imeneet omaan kylmäainepulloonsa ne mitä koneessa vielä oli kaikkine ilmoineen. Saivat ilmaa mukaan ja tätä sit takas koneeseen. Oikeella määrällä näytti nollakelissä nelinkertaista painetta ja tästä tietysti vikakoodi."Omaa kylmäainettaan epäilivät jotenkin vialliseksi? (Miten? En tiedä. Luulisi, että sitten kaikilla heidän asiakkailla olisi näitä tiiliskiviä pumppujen tilalla? Eikai samaan säiliöön tyhjennetä käytettyjä aineita, kun mistä ajetaan uudet aineet koneisiin?)"

Mistähän sinne sekaan on ilmaa saatu imettyä, jos missään ei vuotoa ole? No, kai sen talteenoton voi jotenkin ryssiä. En tiedä pitääkö letkut ja säiliöt olla tyhjiöityjä, ennen kuin sinne päästetään koneesta kylmäainetta.Imeneet omaan kylmäainepulloonsa ne mitä koneessa vielä oli kaikkine ilmoineen.
Olihan siellä vuoto mistä ensimmäiset 2 satsia kylmäainetta vuoti huoneilmaan. Jämät imivät säiliöönsä korjauksen yhteydessä ja sieltähän ne ilmat sitten.Mistähän sinne sekaan on ilmaa saatu imettyä, jos missään ei vuotoa ole?
Käyttöveden lämpötila anturin tiivisteestä vuoti. Tyhjennys ja uusi tiiviste.Entä miten sinulla @Tero1981 selvisi tuo vesivuoto, mistä tuli ja miten korjattiin?