Aquarea H-sukupolvi, 9kW T-CAP kokemuksia

Sammypiru

Vakionaama
Sopivasti VILP on nyt sammuksissa, laitoin DeltaT:n 15 asteeseen. Seuraan milloin käynnistyy.
Vaikka DeltaT on säädetty 15 asteeseen, niin VILP käynnistyy kun Inlet veden lämpötila on noin 5 astetta alle menoveden tavoitelämpötilan kuten @Ton1A kertoi.

Tuo asetus ei tunnu vaikuttavan mihinkään koneen toimintaan ainakaan minun kokoonpanossa.
 

Juha1964

Aktiivinen jäsen
Olisko sillä vaikutusta onko Vilp kytketty suoraan patteriverkkoon jossa jäähtyminen on sitte oikeastikin mahdollista reilusti kun veden kiertoa hidastetaan. Tällöin sitten mukavuuskin vähenee jos arvo on iso ja patterit alhaalta viileät. Varaaja kun on välissä niin tähän ei sitten todellisuudessa päästä. Pumppu ei pysty säätämään menon ja tulon väliä noin suureksi?
 

lmfmis

Vakionaama
Eikös se nyt pitäisi käynnistyä 15 astetta alle tavoitteen...

Säätää käydessään lämpötilaa aina 15 astetta pyyntiä korkeammaksi jos muut jarrut ei estä.

Epätoivottu ominaisuus suuri dektaT jos kytketty suoraan patteriverkkoon, jolloin matalampi säätö estää patterien napsumisen…
 

eliel

Aktiivinen jäsen
DeltaT säätää vesipumpun nopeutta, että haluttu deltaT saavutetaan. Asetuksena tuo on enemmän viitteellinen ja en ole ainakaan itse ole löytänyt tuolle käyttöä.

Pidemmät käyntijaksot olen itse toteuttanut Heishamonin avulla, kun pumppu käynnistyy nostetaan pyyntilämpötilaa ja kun sammuu, niin lasketaan. Asteittaista pyyntilämpötilan nostoa, minimitehoilla ajeluun, en saanut toimimaan omalla 16kw monoblock koneella.
 

Pretor

Aktiivinen jäsen
Tuo on lämmityspiiri (tai työsäiliö) eikä vaihdin. Tämäkin puoltaa sitä että tuolla DeltaT:llä ei säädetä lämpötilaeroa vaihtimen yli. Eli jos lisäät DeltaT:tä, lämmitys käynnistyy uudelleen myöhemmin, mutta aiheuttaa epämukaavuutta koska talo saattaa jäähtyä, mutta säästää energiaa koska todennäköisesti seuraava käyntijakso on pidempi. Jos vähennät DeltaT:tä, lämmitys käynnistyy uudelleen aikaisemmin eikä aiheuta epämukavuutta, mutta on huono energiansäästölle, koska "katkokäynti".
Pakko nyt tähän sen verran tarttua, että ei tuo deltaT-kikkailu ole mitään "energiansäästöä". Talo tarvitsee määrän X energiaa ja se sama X-määrä tehdään siitä huolimatta, että käykö kone koko ajan, vai käykö se kone pätkäkäyntiä. Lopputulos on ihan sama käykö se 1kW teholla 24h, vai käykö se joka toisen tunnin 2kW tehoilla.
Loppu on saivartelua sen osalta, että onko pakkasella vähän "hidas" käynnistyminen ja huono COP, sillä hyvin todennäköisesti myöskään pienillä tehoilla COP ei ole optimaalinen, koska kompressori ei käy optimaalisella käyntialueellaan pienen lämmöntarpeen takia.
DeltaT säädöillä lähinnä on vaikutusta vain siihen pätkäkäynnin torppaamiseen, jos halutaan mieluummin pidempää käyntijaksoa.
Toki omien kokemusten perusteella tuota jatkuvampaa käyntiä puoltavia asioita on _omassa_käytössä enemmän, kuten esim. se, että vajaassa tunnin huilissa tulee äkkiä vajetta varaajaan pakkasilla ja se_saattaa_kertautua esim. juuri samoihin kohtiin tulleiden suihkussakäyntien suhteen, kun varaaja jäähtyy sitä myötä entistä enemmän. Vaikutus ei ole niin iso, jos vilp on käynnissä pienemmillä tehoilla ja se ehtii myös reagoida samaan aikaan viileneväön veteen. Lisäksi meillä on patterit herkkiä napsumaan, joten huilitauolta palaamiset laittaa myös pattereita napsumaan.
 

Pot

Jäsen
Syksyllä asennettu tcap split 12 kWei mene katkolle millään. Viikonloppuna oli plussakelit niin hyvin minimitehoilla pumppasi ja sama meno jatkunut nyt pakkasilla.Onkohan softassa eroa vanhempiin pumppuihin tai 9kW-malliin. Kiertovesipumppujen virtaamaa pienensin niin alkoi kulutus mennä sinne minne pitääkin. Pieni säiliö, virtaamat pieneksi siis.
 

Pelus

Aktiivinen jäsen
Olisko sillä vaikutusta onko Vilp kytketty suoraan patteriverkkoon jossa jäähtyminen on sitte oikeastikin mahdollista reilusti kun veden kiertoa hidastetaan. Tällöin sitten mukavuuskin vähenee jos arvo on iso ja patterit alhaalta viileät. Varaaja kun on välissä niin tähän ei sitten todellisuudessa päästä. Pumppu ei pysty säätämään menon ja tulon väliä noin suureksi?
Vaikka tälle ketjulle vieraan merkin käyttäjä olenkin, voisin kuvitella tuossa olevän järkeä. Tuossa omassa myllyssä voi myös säätää tuota △t:tä. Siinä tuo säätö sovittelee pumpun sisäisen kiertovesipumpun vauhtia. Boschilla kuvittelevat että sisäyksiköltä mennään suoraan lämmönjakoon ja kierto tehdään suoraan sisäyksikön pumpulla. Tällöin tuo △t asettaisi suoraan lämmityksen paluuvirtauksen lämpötilan suhteessa menolämpöön säätämällä tuota kiertovesipumppua. Nyt kun järjestelmässä on puskurivaraaja ja varaajasta syötetään vesi lämmitykseen ulkoisella kiertovesipumpulla niin tuo säätö ei varmaan toimi kuten ovat viisaudessaan kuvitelleet. Mutta ei se merkityksetön ole minunkaan käytössäni. Kun itselläni patteriverkoston virtaus on rivakka, niin verkostoon lähtevän ja sieltä palaavan veden △t on pieni. 100 L puskurivesi kiertää ympäri melkoista haipakkaa. Pumppu kun mittaa kiertoon lähtevän veden ja pumpulle työvaraajasta tulevan veden lämpötilaa, niin eihän se siihen kummostakaan lämpötilaeroa saa vaikkka tavoite olisi mikä. Jos △t on säädetty suureksi, tahtoo pumppu ylilämmittää menoveden jostakin kumman syystä. Nyt kun pistän tuon pumpun säädettävän △t:n niin pieneksi kuin mahdollista, nostaa se työvaraajan ja pumpun välistä virtausta suuremmaksi pitäen pumpulta työvaraajaan lähtevän veden lämmön lähellä verkostoon lähtevää lämpötilaa. Optimi olisi saada tuo lämpöpumpun ja työvaraajan välinen virtaus saman kokoiseksi kuin verkostoon menevä virtaus. No lämpöpumpun kiertovesipumppu ei aivan siihen taivu, mutta hyvinpä se nykysäädöillä toimii.
 

Ton1A

Vakionaama
Loppu on saivartelua sen osalta, että onko pakkasella vähän "hidas" käynnistyminen ja huono COP, sillä hyvin todennäköisesti myöskään pienillä tehoilla COP ei ole optimaalinen, koska kompressori ei käy optimaalisella käyntialueellaan pienen lämmöntarpeen takia.
Omien mittausten mukaan pätkäkäynnissä ei ole mitään ongelmaa niin kauan kun ulkolämpötila on suojan puolella. Ongelmat alkavat heti kun lämmitystarve ei ole kovin suuri, mutta on kuitenkin pakkasta, esim. kevätaurinko. Näillä harmailla keleillä mun taloni vie juuri sen verran tehoa että pikkupakkasella mennään koko ajan minimiteholla.

Mulla on myös vähän turhan kömpelö varajärjestelmä, eli mekaaninen kytkin shunttimoottorissa + viiverele. Jos shuntti on melkein selällään noin tunnin ajan, niin silloin 6 kW vastus lähtee apuun. Tuohon kun yhdistää tuon huonon startin pikkupakkasesta, niin herkästi ollaan tilanteessa jossa apuvastus lähtee ihan turhaan päälle.
 

Juha1964

Aktiivinen jäsen
Onkohan softassa eroa vanhempiin pumppuihin tai 9kW-malliin.
Tuota minäkin mietin kun asentaja tuohon viittasi lokakuulla kun laitetta laitettiin., että on jotain päivitetty. Epäselväksi jäi mitä. Ja kukaan ei palstallakaan ole asiaa kommentoinut kuulleensa.

Mulla pakostakin on ollut taukoa käynnissä vuoden viimeisenä ja lämpimänä päivänä. Tuon päivän kulutus ollut noin 13 kWh, normaalilla vuorokauden minimillähän ilman katkoja olis ollu 24-25kWh.

Screenshot_20230102_114138_Chrome.jpg

Hyvää alkanutta vuotta kaikille :)
 
Viimeksi muokattu:
  • Tykkää
Reactions: Pot

Pot

Jäsen
Miten muuten kylmäainevuoto/vajaus oireilee?

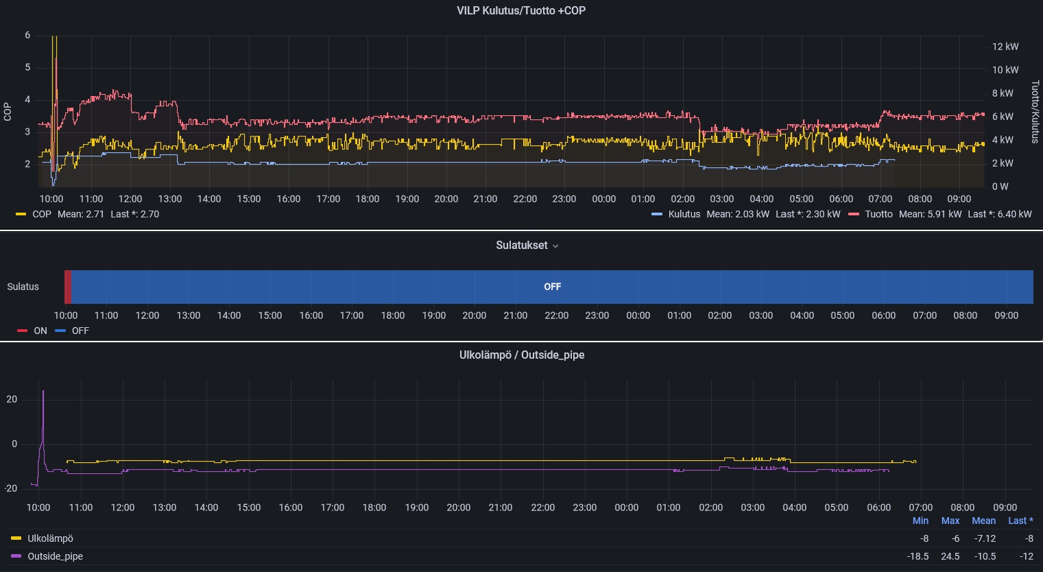
Kenno jäässä, sulatus 2 h sitten. Kulutus päälle 2.2 kwh melkein jatkuvasti 38 asteen pyynti, cop ollut jatkuvasti huono..Pakkasta -10..
 

Evreka

Jäsen
Tuli nyt tuo heishamon ja sain toimimaan ja dataa näkymään jopa home assistantissa. Yritin googletella, että voinko käyttää tuota 1wire-anturia buffer tank anturina siten että tuo panasonic tajuaisi sen. Se näkyy heishamonilla kyllä ja päivittyy.
 

MarkkuJ

Aktiivinen jäsen
Moro

Mulla just toisinpäin eli Heishamon ollut jo pitkään mutta tänään vasta sain Homeassistantin asennuksen onnistumaan,no nyt olisi sen aika että mitenkä löydän ja saan Heishamonin ja sen lähettämän tiedon näkymään HA:ssa,yritin löytää ohjeita mutta tuloksetta.
 

Pretor

Aktiivinen jäsen
Taas on näitä kivoja tasaisen ajon kuivia pakkaskelejä. 10h sulatusväli yöllä/aamulla ja nytkin 4h edellisestä sulatuksesta.

panasulatuk.jpg
 

ekomies

Pakkastalvea odotellessa...
Taas on näitä kivoja tasaisen ajon kuivia pakkaskelejä. 10h sulatusväli yöllä/aamulla ja nytkin 4h edellisestä sulatuksesta.

katso liitettä 83751
Hyvin näyttää tekniikka kehittyvän edelleen, minulla 11 v. Fujitsun Vilp pääsee kuivilla keleillä reiluun kolmeen tuntiin sulatusväleissä, mitä aikoinaan pidettiin jo hyvänä. Omien havaintojen mukaan kevättä kohden kelit vielä kuivaa entisestään, varsinkin hankalat 0-kelit.
Ehkäpä tämä malli on seuraava kone, kun nykyinen hajoaa joskus... mielenkiinnolla seuraan kokemuksianne.
 

Sammypiru

Vakionaama
Täällä on sulattunut reilun kahden tunnin välein. Liekö syynä se että yöllä oli DemandControl 3 ja se ei riittänyt nostamaan lämpöä varaajassa ja laite päätti sulatella. Ei voi tietää.
1673007696818.png
 

ekomies

Pakkastalvea odotellessa...
Sulatuksiin liittyen, seuraatteko miten ulkoilman kosteutta esim. lähellä olevan sääaseman tiedoista? Parhaillaan Lahdessa 65 % ilmatieteen laitoksen mukaan, eli kuivaa on.
 

Pretor

Aktiivinen jäsen
Tuohon tietenkin vaikuttaa kuiva pakkasilma ja esim. tällä hetkellä kastepiste on -11'c ulkolämpötilan ollessa -8'c.
Outside-pipe -lämpötila on sulatuksen käynnistävä tekijä ja sen lämpötila keikkuu kastepisteen alapuolella = kennokaan ei huurru = ei tarvetta sulatella.

Esim. nyt on 5h edellisestä sulatuksesta ja kenno on edelleen täysin puhdas.

IMG_20230106_145542.jpg
 
Viimeksi muokattu:

Sami68

Aktiivinen jäsen
UJELTAA ja isosti nyt pakkasella!
Kyselin aiemmin tuosta äänestä saamatta kommenttia. Nyt asiakas laittoi videon ja ääni on todellakin iso. Sulatusten aikaan tuo tulee.
Putkimatka on jotain 7m. Voisikohan olla vajaa tuo kone?
 

Veksi

Jäsen
Nyt päästiin asiaan. Minkälaisesta ujelluksesta kyse? Itselläni oli heti ensimmäisellä viikolla aivan perkeleenmoinen ulina mutta käyttövettä tehdessä. Tilanteesta huolestuneena keskeytin käyttöveden lämmityksen, ulina hävisi ja laite siirtyi lämmitysveden tekoon täysin normaaleilla äänimaailmoilla.

Tänään iski toisen kerran mutta hieman hillitymmin. Taajuus kun laski, myös ujellus loppui. Lämmitysveden tekoon palattua ja taajuuden noustessa 60-80 Hz:iin, ei edelleenkään kuulunut mitään poikkeavaa, joten en tiedä mitä tästä oikein ajatella.

Jälkimmäisellä kerralla ymmärsin napata äänet talteen:

Sisältä kylmäaineputkilta kuunneltuna: https://voca.ro/1jfrVA0cUMK2
Ulkoyksiköltä: https://voca.ro/1nwUea6JaUYA
 

MarkkuJ

Aktiivinen jäsen
Moro

Samantapainen ääni tuli meilläkin kun tässä jokin aika sitten asetukset olivat muuttuneen ja pyysi turhan isoa lämpötilaa varaajaan,ääni loppui kun korjasin käyrän asetukset,on täysi mysteeri mikä oli asetuksia muuttanut.
 

Sakarikk

Aktiivinen jäsen
Panassa ollut sopivat asetukset tähän keliin. Käynyt yli 10 tuntia sulattamatta ja kenno aivan puhdas. Ottoteho 970W
ja anto 2,5kW, tämä on riittänyt pitämään talon lämpimänä takan avustuksella. Coppi ei ole kovin ihmeellinen, näytti
vähän parantuneen kun suihkukäynnin jälkeen tehot nousi 1,17/3,4 kW. Minimiteholla näyttää olevan coppi huonompi
mutta kenno pysyy puhtaana, viekö isommalla teholla sulatukset hyödyn paremmasta pumppauscopista.
Siilinkarilla lämpö - 8,4, kastepiste -11,2 ja kosteus 80%.
 

Liitteet

  • 20230107_093338.jpg
    20230107_093338.jpg
    296,3 KB · Katsottu: 121

Pretor

Aktiivinen jäsen
Alkaa olemaan 24h täynnä ilman sulatuksia. Kenno on edelleen aivan täysin puhdas!
Mielenkiinnolla odotan, kuinka pitkään mennään ilman sulatusta.
Tällä hetkellä ilmankosteus 59% ja kastepiste -13'c. Ulkolämpötila -8'c ja ulkolämpötila pysytellyt aika tasaisesti ~samana.
Kuten näkyy, niin sulatuksen käynnistävä outside_pipe -lämpötila on pystellyt koko ajan juuri ja juuri kastepisteen alapuolella.
Näillä pakkasilla QM2 käytössä, eli ei mennä täysillä tehoilla.
panasulatuk2.jpg


panakenno24.jpg


Panassa ollut sopivat asetukset tähän keliin. Käynyt yli 10 tuntia sulattamatta ja kenno aivan puhdas. Ottoteho 970W
ja anto 2,5kW, tämä on riittänyt pitämään talon lämpimänä takan avustuksella. Coppi ei ole kovin ihmeellinen, näytti
vähän parantuneen kun suihkukäynnin jälkeen tehot nousi 1,17/3,4 kW. Minimiteholla näyttää olevan coppi huonompi
mutta kenno pysyy puhtaana, viekö isommalla teholla sulatukset hyödyn paremmasta pumppauscopista.
Siilinkarilla lämpö - 8,4, kastepiste -11,2 ja kosteus 80%.
Tätä COP-asiaa vähän toisaalla sivusinkin. Pienillä tehoilla jatkuvalla käynnillä ei ehkä olla ihan optimaalisella alueella, mutta takkiin tulee myös niissä pakkaskelien ON/OFF-käynnistelyissä ja kovemmalla ajolla. Ei toi sun COP ihan hirveästi eroa tuosta mun pitkästä ajosta. Huomannut myös saman, että pieni pomppu tulee COPpiin, jos on suihkussa käyntiä välissä ja tehdään hetken vähän isommalla teholla vajeen paikkaamiseksi. Ja voi myös hyvinkin olla mahdollista, että isommilla tehoilla kennokin alkaisi huurtumaan enemmän.
 
Viimeksi muokattu:

Veksi

Jäsen
Jotenkin lohduttavaa, että muutkin kuulevat ääniä! Nappasin tällä jälkimmäisellä kerralla suurimmaksi osaksi laitteen speksit talteen, kun se oli Heishamonin avulla mahdollista. Itselleni ei kuitenkaan mitään erikoista pistä tuossa silmään. Typerästi käyttöveden otto ja antoteho on juuri jäänyt pois ja siinä ehkä suurin epäkohta COP 0,5.

Screenshot_20230106-140229_Chrome.jpg
Screenshot_20230106-140247_Chrome.jpg
Screenshot_20230106-140312_Chrome.jpg
Screenshot_20230106-140331_Chrome.jpg

20230106_140906.jpg
 

Mikey

Aktiivinen jäsen
Tulevalla viikolla pitäisi pärähtää käyntiin 9kW All-in-one splitti, jossa siis täyskokoinen sisäyksikkö. Siinä on vesitilavuutta 185 l, mihin liittyen helppo (?) kysymys:

- onko säiliö yksi- vai kaksikammioinen?

Siis miten lämmin käyttövesi lämmitetään sinne 50C hujakoille (pumpulla vai vastuksilla)? Lattialämmitys talossa.

Ja itsekin haluan kehua Panan manuaalia, josta saa vain arvailla mitä mikäkin säätö tarkoittaa...
 

Pretor

Aktiivinen jäsen
No nyt se sitten tapahtui... nimittäin sulatus.
Aika tarkkaan 35h jaksoi painaa ilman sulatuksia. Aika kova suoritus ja optimiolosuhteet sattunut kohdalle.
 

Veksi

Jäsen
Säiliön olen ymmärtänyt olevan puhtaasti säiliö ja pumppu lämmittää sen ongelmitta ainakin 52 asteen paikkeille reilussa kymmenen asteen pakkasella ja mielestäni hieman pienemmällä pakkasella jopa 55 asteeseen. Itse pidän lähtökohtaisesti vastukset pois päältä mutta taloautomaatio käskee pumpun kerta viikkoon nostamaan lämmöt 65 asteeseen vastuksia apuna käyttäen.

Lämmitysvesi tehdään siis, taas ymmärrykseni mukaan, suoraan kiertoon tai työsäiliöön.

Ohjekirja on kyllä täysin turha ja jopa välillä mielestäni harhaanjohtava. Onneksi on tämänkaltaisia keskustelupalstoja, mistä saa huomattavasti paremman selvyyden mitä laitteen eri toiminnot tarkoittavat ja miten ne mihinkin vaikuttavat.
 

Mikey

Aktiivinen jäsen
^Pumppuvalmistajat kuitenkin ilmoittavat COP -lukuja 35C vedelle?

Jos koko pytty olisi tuossa lämpötilassa, niin suihkusta tulisi ehkä 30C vettä!
 

Veksi

Jäsen
Pääsääntöisestihän VILP tuottaa lämmitysvettä ja siirtyy käyttöveden lämmittämiseen vasta kun säiliön lämpötila on laskenut asetuksissa määriteltyyn lämpötilaan. Omassa tapauksesani lämmitysvesi lämmitetään noin 1-2 vuorokauden välein kun säiliön lämpötila on laskenut 55 asteesta 45 asteeseen. Loput ajasta näillä noin -10 asteen pakkasilla pumppu tekee tasaisesti 40 asteista vettä työsäiliöön, mistä se kiertää edelleen patteriverkostoon.
 

Mikey

Aktiivinen jäsen
^Korostan sitä että lattialämmityksestä on kyse, jolloin siellä kiertävän veden LTA on vuoden mittaan jotain 22...36C.
 

Veksi

Jäsen
Ymmärrän tämän mutta lämmitysveden lämpötiloilla ei lähtökohtaisesti ole merkitystä käyttöveden lämmityksen suhteen vaan kyseessä on saman laitteen kaksi eri toimintoa.
 

Mikey

Aktiivinen jäsen
^Tätä juuri kysyn.

Jos koko pytyn veden LTA on sama kuin lattiaan menevän veden, niin silloin se kaiketi pakko nostaa suihkulämpöön sähkövastuksilla?
 
Back
Ylös Bottom