MSZ-LN sulatushuijaus

iro

Vakionaama
Moi,
Sain vihdoin aikaiseksi pari vuotta pyörineen mitsurunnerin päivityksen, jotta pääsisi ressuista eroon.
Laitoin tuon Mitsu0125.zipin sisään. Nyt vuorokauden pelannut OK.
Asennusalustana: Win10, python3.13.1 ja ephome2024.12.2 ja kohteena D1mini & Guru.
Ainoa mitä jouduin muuttamaan oli Gurussa muutama nimi (olikohan errorit ja tila), eli loin niille
uudet nimet, jos ne vaikka pysyy seuraavissa versioissa samana :). Ja se logitus selaimelle on/off on hyvä
fiitseri sekä conffaus helpottunut, kaikin puolin hyvää duunia olette taas tehneet, kiitos siitä.
Joko näet oliko päivityksellä vaikutusta resetoitumisiin?
 

Raspi

Jäsen
Moi,
Ei ole resetoitunut, mutta aikahan on vielä lyhyt. Koitan saada tehtyä upgreidin myös mökille viikonloppuna. Koitan muistaa
vaikka viikon päästä kertoa ressu tilanteen.
 

wannabe

Aktiivinen jäsen
Mitsun puhallusnopeus ei ole iha asetuksen mukainen aina. Kone antaa kyllä väylällä ulos vakionopeuden. Niitä on noin viisi kappaletta.

Saako arvon näkyviin HA:ssa? Mulla Attributes-sarakkeessa näkyy kyllä mikä fan mode on päällä, mutta state-sarakkeessa ei sille ei ole arvoa.

Sori kun menee vähän off topiciksi nää HA-kysymykset, mutta kun tota lainattua oon ihmetelly mahtaisko onnistua.
 
Saako arvon näkyviin HA:ssa? Mulla Attributes-sarakkeessa näkyy kyllä mikä fan mode on päällä, mutta state-sarakkeessa ei sille ei ole arvoa.

Sori kun menee vähän off topiciksi nää HA-kysymykset, mutta kun tota lainattua oon ihmetelly mahtaisko onnistua.
Joo meneehän nämä mutta toisaalta liittyy vahvasti siihen että saadaan mitattua tämän modauksen hyödyt. :)

Siellä on tällä uudella
github://echavet/MitsubishiCN105ESPHome

integraatiolla näkyvissä sellainen kun stage, joka kertoo varmasti sen oikean puhallinnopeuden. Ja submode kertoo tilan. Kyllähän tuo hullunkierrossa ollut ihan järjetöntä kun iso osa ajasta on sulatusta ja preheattia. Sen preheatin aikana näyttäisi että puhallinnopeus nousee siihen asetettuun ainakin yhden väliportaan kautta joka tuossa näkyy. Sitä pienintä väliporrasta ei ole listattuna mistään ilmamäärän osalta joten siina saa käyttää mielikuvitusta.
 

Keikhaus

Jäsen
1000021698.png

Mitsurunner pyörinyt pumpussa kohta vuorokauden. Ilmeisesti tästä IotGurun kaaviosta näkyy sulatusväli? Näyttää olleen n. 3h, eli säälisulatus-väli. Pakkasta yöllä n. - 3 astetta.

Lämpötila-anturit antaneet rapia 200 error/vrk, lienee normaalia suojaamattomilla kaapeleilla?
Errors - heat exchanger temperature230.0
Errors - outdoor temperature212.0

Muuten näyttää toistaiseksi pelittävän hienosti, kiitokset tekijöille, mahti fiksaus ilppikselle!
 

puu

Aktiivinen jäsen
En ole kauheasti viime aikoina seuralllut mitsurunnerin toimintaa (on toiminut niin hyvin), mutta vilkaisinpa miltä näyttää viikon ajalta.

Itsellänihän on tuolla algoritmi joka laskee sulatusjaksojen pituuksia. Näyttäisi että sulatusjaksojen pituus on ollut 300-600 sekunnin (5-10min) välissä. Oma ajatukseni on, että mitä pidempi parempi, koska se indikoi että sulatus ei ole ollut turha. Sulatusten määrä on ollut viikossa 51kpl, eli keskimääräinen sulatusväli on ollut yli 3 tuntia. Ulkolämpötila on seilannut -16°C ja +3°C välillä.

Näyttäsi siltä, että varsin optimaaliset säädöt ovat löytyneet järjestelmään (onhan tätä jo kohta 4 vuotta säädetty). Tänä talvena ei ole jäätäkään näyttänyt kerääntyvän kennon reunaan kuten välillä aikaisemmin. Toki talvet ovat aina erilaisia ja vielä on talvea jäljellä.

Kuvaajassa vihreä on ulkolämpötila (vasen y-akseli) ja sininen edellisen sulatusjakson pituus (oikea y-akseli).
1737105142596.png
 
Viimeksi muokannut ylläpidon jäsen:

puu

Aktiivinen jäsen
Lämpötila-anturit antaneet rapia 200 error/vrk, lienee normaalia suojaamattomilla kaapeleilla?
Errors - heat exchanger temperature230.0
Errors - outdoor temperature212.0
Itselläni uptime nyt n. 46h ja anturien lukuvirheitä tullut toiseen 0 ja toiseen 9. Eli sulla on selvästi enemmän, mutta ei toiminnan kannalta mitenkään ongelmallinen määrä. Näyteiteä luetaan (jos oikein muistan) antureilta 10s välein, eli 8640 vuorokaudessa, joten tapauksessasi n. 2,5% näytteistä on epäonnistuneita. Ilmeisesti myös huonot kiinakopio-anturit voivat aiheuttaa noita lukuvirheitä. Mutta en tosiaan olisi huolestunut jos virheitä on alle 1000 vuorokaudessa / anturi.
 

Keikhaus

Jäsen
Jep, tilasin sonoffin ja anturit muistaakseni Kyprokselta. Eli sulovilenit...

Tuli turhan pitkät kaapelitkin, tinasin metrin anturi kaapeleihin (turhaan) puolen metrin jatkon vanhasta modeemikaapelista, lisää varmaan virheitä.

Mutta jos pelaa noinkin, saapi olla ainakin kesään. Ja kuten väliaikaisilla asennuksilla on tapana, siitä pakkaa tulemaan pysyvä...
 
  • Tykkää
Reactions: juu

haraldh

Vakionaama
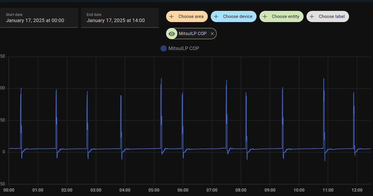
Tuo COP-laskennan seuraaminen Home Assistantissa on vähän vaikeaa kun piikit saattaa olla yli 100 paikkeilla kun laite vaihtaa sulatukseen;

Screenshot at 2025-01-17 12-29-01.png


Sen takia olen tehnyt filter helperin "Mitsu Realistic COP" jossa leikataan suurimmat piikit pois;
Koodi:
sensor:
  - platform: filter
    name: "Realistic COP MitsuILP"
    unique_id: 663009cfea21a133d11e2bd748034e56
    entity_id: sensor.mitsuilp_cop
    filters:
    - filter: range
      lower_bound: -10
      upper_bound: 10
    - filter: time_simple_moving_average
      window_size: "00:05"
      precision: 1
Jolloin saadaan vähän järkevämpia käppyröitä;
Screenshot at 2025-01-17 12-31-14.png


Lisätään nyt tähän vielä oma RW-25 pumpun COP-laskurin koodi joka katsoo laitteen state-attriibuuteista että mikä on tuulettimen nopeus, ja katsoo taulukosta ilmamäärän.

Koodi:
{# auto, low, medium, high, middle, diffuse  from HA #}
{# auto, dif, low, med, mid, hig,  from from HA, right order? #}
{#       306, 468, 570, 702, 846  m³/h from Mitsubishi RW-25 Service Manual #}
{% set fanspeed = ({"diffuse":"306", "low":"468", "medium":"570", "middle":"702", "high":"846"}) %}
{% set airdensity = 1.17 %}
{# {state_attr('climate.mitsubishi_rw_25_aircon', 'fan_mode')} #}
 
{{
  (
    ( ( fanspeed[state_attr('climate.mitsubishi_rw_25_aircon', 'fan_mode')]|float * airdensity * ( states('sensor.temperature_out') | float - states('sensor.temperature_in') | float ) ) * (1000/3600) ) /
    ( states('sensor.shellyplug_s_4022d8836d01_power') | float )
  )
}}

Tuota set fanspeed-kohtaa pitää muokata oman pumpun mukaan. Tuossa on LN-25/LN-35;

Koodi:
{% set fanspeed = ({"diffuse":"270", "low":"396", "medium":"450", "middle":"660", "high":"834"}) %}

Ja tuossa Gree Pular;
Koodi:
{% set fanspeed = ({"low":"270", "medium low":"320", "medium":"390", "medium high":"430", "high":"470"}) %}

Muokkaus, minulla on nuo mitsut siis sillä esphome palikalla. Jos noita fan-speedejä saa ulos melcloudista pitää tarkistaa niitten nimet. Voi olla että ne on vain 1,2,3,4,5 siellä.

edit²: pitäisi varmaan puukottaa tuota koodia niin ettei se antaisi COP-arvoa jos P<20 W tjms.
 
Viimeksi muokattu:

janti

Moderaattori
Ylläpidon jäsen
Tuo COP-laskennan seuraaminen Home Assistantissa on vähän vaikeaa kun piikit saattaa olla yli 100 paikkeilla kun laite vaihtaa sulatukseen;
Itse käytän graaffeissani 5 minuutin liukuvaa keskiarvoa, hetkellinen COP on hyvin herkkä "virheille". ;)
Eipä tuota COPia kannata laskea/näyttää jos kompressori on jo OFF.
 

wannabe

Aktiivinen jäsen
Näyttäisi että sulatusjaksojen pituus on ollut 300-600 sekunnin (5-10min) välissä. Oma ajatukseni on, että mitä pidempi parempi, koska se indikoi että sulatus ei ole ollut turha. Sulatusten määrä on ollut viikossa 51kpl, eli keskimääräinen sulatusväli on ollut yli 3 tuntia.

Näyttäsi siltä, että varsin optimaaliset säädöt ovat löytyneet järjestelmään (onhan tätä jo kohta 4 vuotta säädetty).

Mulla myös HA kellottaa sulatusjaksoja ja sulatukset tosiaan vaihtelee ton 5 - 10 min välissä. 10min taitaa olla max. pituus, kun en muista, että pidempää olis ollu. Mitsurunnerin sallimat sulatukset ei taida olla turhia, vaikka jäisivät tuohon 5 minuuttiin (hämärä muistikuva, että ois ollu jokunen jopa 4:xx min. sulatuskin). Liene muistakin olosuhteista kuin vain ilman lämpötilasta kiinni kuinka kenno tukkeutuu ja vastaavasti kuinka nopeasti sulaa. Oisko jääkiteiden muodolla jotain tekemistä tuon kanssa?? "Hötösti" tukossa oleva sulaa hetkessä.

Optimointia harrasteltu täälläkin. Mulla sisäyksikkö on olohoneessa ja sohvamukavuus pisti hakemaan runnerille lupa sulattaa delta-arvoa, jolla sulatus tuota mukavuutta haittais mahdollisimman vähän. Nyt delta on 3,2 astetta, jolla sulatukset tekee sohvaperuunalle saman kuin eräät faxit teki aikoinaan pääministerille, tulee yllätyksenä. Puhalluslämpötila näyttää laskevan hiljalleen kennon mennessä niin tukkoon, että ollaan lähellä sulatusta ja kun laskee riittävästi, niin tuonhan sohvaperuna huomaa vedontunteena. Pienempi delta aikaistaa sulatusta joillakin minuuteilla, ei vedontunnetta --> sohvaperuna happy :). Lämmitysjakson lopun ottotehon nousukin pieneni.

Sulatukseenhan liittyy luukkujen ylösnosto, puhallus seis, varsinainen sulatus, kennon kuivatus, luukut puhallusasentoon ja puhallus käyntiin. Tuohon 5 - 10 min. sulatusjaksoon ei sisälly noita juuri mainittuja vaiheita.

Vilkasin random 7 päivän sulatuskerrat ja 55 sulatusta, eli ka. himpan yli 3h. Mitsurunner rules :cool:

edit. Luukut ylös -- puhallus seis -- 600sek. sulatusjakso -- luukut puhallusasentoon -- puhallus alkaa ottaa aikaa 14,5 min.
353sek. sulatusjaksolla toi yhteisaika on 10min. Pumppu on LN25.
 
Viimeksi muokattu:

haraldh

Vakionaama
edit²: pitäisi varmaan puukottaa tuota koodia niin ettei se antaisi COP-arvoa jos P<20 W tjms.
Eli noin;
Koodi:
{# auto, low, medium, high, middle, diffuse  from HA #}
{# auto, dif, low, med, mid, hig,  from from HA, right order? #}
{#       306, 468, 570, 702, 846  m³/h from Mitsubishi RW-25 Service Manual #}
{% set fanspeed = ({"diffuse":"306", "low":"468", "medium":"570", "middle":"702", "high":"846"}) %}
{% set airdensity = 1.17 %}
{# {state_attr('climate.mitsubishi_rw_25_aircon', 'fan_mode')} #}
{% if (states('sensor.shellyplug_s_4022d8836d01_power') |float) > 20 %}
{{
  (
    ( ( fanspeed[state_attr('climate.mitsubishi_rw_25_aircon', 'fan_mode')]|float * airdensity * ( states('sensor.temperature_out') | float - states('sensor.temperature_in') | float ) ) * (1000/3600) ) /
    ( states('sensor.shellyplug_s_4022d8836d01_power') | float )
  )
}}
{% else %}
  0
{% endif %}
 
Viimeksi muokattu:

iro

Vakionaama
Mulla myös HA kellottaa sulatusjaksoja ja sulatukset tosiaan vaihtelee ton 5 - 10 min välissä. 10min taitaa olla max. pituus, kun en muista, että pidempää olis ollu. Mitsurunnerin sallimat sulatukset ei taida olla turhia, vaikka jäisivät tuohon 5 minuuttiin (hämärä muistikuva, että ois ollu jokunen jopa 4:xx min. sulatuskin). Liene muistakin olosuhteista kuin vain ilman lämpötilasta kiinni kuinka kenno tukkeutuu ja vastaavasti kuinka nopeasti sulaa. Oisko jääkiteiden muodolla jotain tekemistä tuon kanssa?? "Hötösti" tukossa oleva sulaa hetkessä.

Optimointia harrasteltu täälläkin. Mulla sisäyksikkö on olohoneessa ja sohvamukavuus pisti hakemaan runnerille lupa sulattaa delta-arvoa, jolla sulatus tuota mukavuutta haittais mahdollisimman vähän. Nyt delta on 3,2 astetta, jolla sulatukset tekee sohvaperuunalle saman kuin eräät faxit teki aikoinaan pääministerille, tulee yllätyksenä. Puhalluslämpötila näyttää laskevan hiljalleen kennon mennessä niin tukkoon, että ollaan lähellä sulatusta ja kun laskee riittävästi, niin tuonhan sohvaperuna huomaa vedontunteena. Pienempi delta aikaistaa sulatusta joillakin minuuteilla, ei vedontunnetta --> sohvaperuna happy :). Lämmitysjakson lopun ottotehon nousukin pieneni.

Sulatukseenhan liittyy luukkujen ylösnosto, puhallus seis, varsinainen sulatus, kennon kuivatus, luukut puhallusasentoon ja puhallus käyntiin. Tuohon 5 - 10 min. sulatusjaksoon ei sisälly noita juuri mainittuja vaiheita.

Vilkasin random 7 päivän sulatuskerrat ja 55 sulatusta, eli ka. himpan yli 3h. Mitsurunner rules :cool:

edit. Luukut ylös -- puhallus seis -- 600sek. sulatusjakso -- luukut puhallusasentoon -- puhallus alkaa ottaa aikaa 14,5 min.
353sek. sulatusjakso 10min.
Pumppu LN25
Soffaperunoille vihje:sormet:
Viesti keskustelussa 'HZxxZKE' https://lampopumput.info/foorumi/threads/hzxxzke.36041/post-696212
 
  • Tykkää
Reactions: juu

wannabe

Aktiivinen jäsen

Juu, hokasin ton tuonnoin. Mulla puhallusvoimakkuus ei ole haitaksi, Fan mode on 2 eli low. Lämmön levittämisestä torppaan huolehtii SY:n edessä 3 metrin päässä oleva kattotuuletin. Harmina oli ennen sulatusta hiljalleen liikaa laskeva puhalluslämpötila, johon löytyi ratkaisu tuolla delta-arvon laskulla. Tuosta oli sekin ilo, että sulatuksen aikana ne kerrat väheni, että SY:stä valuu miinusmerkkistä ilmaa ja mutu on, että pitkien sulatusten määrä väheni. Usko on luja, että nuo ovat eduksi COPillekin :tonttu: Pitäs vissiin kopioida tontille samanlainen talo samanlaisella pumpulla eri asetuksilla, että vähenis toi mutufactor, mutta jääköön ny sattuneesta syystä rakentamatta.
 

puu

Aktiivinen jäsen
Mulla myös HA kellottaa sulatusjaksoja ja sulatukset tosiaan vaihtelee ton 5 - 10 min välissä. 10min taitaa olla max. pituus, kun en muista, että pidempää olis ollu. Mitsurunnerin sallimat sulatukset ei taida olla turhia, vaikka jäisivät tuohon 5 minuuttiin (hämärä muistikuva, että ois ollu jokunen jopa 4:xx min. sulatuskin).
Hauskaahan tässä on se, että LN-pumpun oman firmiksen mielestä 5 minuuttiakin on jo reilusti ylipitkä sulatus. Sehän alkaa lyhentää lämmitysaikaa jo jos sulatusaika on n. 3 minuuttia tai enemmän.
Sulatukseenhan liittyy luukkujen ylösnosto, puhallus seis, varsinainen sulatus, kennon kuivatus, luukut puhallusasentoon ja puhallus käyntiin. Tuohon 5 - 10 min. sulatusjaksoon ei sisälly noita juuri mainittuja vaiheita.
@Velsku aikanaan määritteli aikanaan "standardin" tuolle sulatuksen keston mittaamisella. Tämän "standardin" mukaan sulatus alkaa siitä kun kompura alkaa nostaa kierroksia alkaaksen sulattaa ja päättyy siihen kun taas nostetaan kierroksia lämmitykseen. Noin mitattuna maksimi mitä itse olen saanut, taisi olla n. 10,5 minuuttia.

Tehokuvaajasta nuo on helppo nähdä punaisten nuolten osoittamista kohdista:
1737126376428.png


Nuo nousut on myös ohjelmallisesti helppo tunnistaa. Omassa Mitsurunnerissani on tällainen tilakone päättelemässä missä kohtaa sulatusta ollaan menossa:
C++:
switch (id(G_defrost_state)) {
    case DF_HEATING:
        if ((id(G_state) == ST_START_DEFROSTING) && (power < POWER_LIMIT_DEFROST_STATE_LOW)) {
            id(G_defrost_state) = DF_PRE_DEFROST;
            defrost_duration = 0.0;
        }
        break;
    case DF_PRE_DEFROST:
        if ((id(G_state) == ST_START_DEFROSTING) && (power > POWER_LIMIT_DEFROST_STATE_HIGH)) {
            id(G_defrost_state) = DF_DEFROST;
            defrost_duration = 0.0;
        }
        break;
    case DF_DEFROST:
        defrost_duration += 5.0; /* Same value as interval */
        if (((id(G_state) == ST_DEFROSTING_STARTED) || (id(G_state) == ST_LONG_DEFROSTING_STARTED)) &&
            (power < POWER_LIMIT_DEFROST_STATE_LOW)) {
            id(G_defrost_state) = DF_POST_DEFROST;
        }
      else if ((defrost_duration > 659.9)) {
            id(G_defrost_state) = DF_HEATING;
        }
        break;
    case DF_POST_DEFROST:
        defrost_duration += 5.0; /* Same value as interval */
        if ((((id(G_state) == ST_DEFROSTING_STARTED) || (id(G_state) == ST_LONG_DEFROSTING_STARTED)) &&
            (power > POWER_LIMIT_DEFROST_STATE_HIGH)) ||
          (defrost_duration > 659.9)) {
            id(G_defrost_state) = DF_INDOOR_FAN_OFF;
        }
        break;
    case DF_INDOOR_FAN_OFF:
        fan_off_time +=5;
        if (fan_off_time >= 180) {
            id(G_defrost_state) = DF_HEATING;
            fan_off_time = 0;
        }
        break;
  }
 

wannabe

Aktiivinen jäsen
Mulla toi koodin vääntäminen on vielä etäältä varovasti seuraamisen tasolla niin oon HA:ssa käyttäny visual editoria. Taistelin sillä sulatuksen kellottamiseen tollaset ehdot. Pikaisesti vilkasin, niin 10:09 on pisimmät sulatukset noilla ehdoilla mitaten. Close enough ku halu oli vaan saada osimoilleen oikea aika eroteltua varsinainen sulatusprosessi tuosta luukut kiinni - luukut auki aikajaksosta. Onkohan noi ottotehon dippaukset sitä kun UY vetää henkeä vaihtaakseen nelitieventtiilin asentoa?
 

iro

Vakionaama
Jos joku on rakentamassa Mitsurunneria Mitsu FD:lle ilman @puu :n adapteria niin ainakin minulla Mitsu FD:ssä on toiminut hieman yksinkertaisempikin huijausvastuskytkentä.

 

markok

Aktiivinen jäsen
Jos joku on rakentamassa Mitsurunneria Mitsu FD:lle ilman @puu :n adapteria niin ainakin minulla Mitsu FD:ssä on toiminut hieman yksinkertaisempikin huijausvastuskytkentä.

Onko LN:n sulatus logiikka niin erilainen, että tämä ei toimi siinä? Onko Mitsurunner kuitenkin parempi, kun mennään -20 asteen alapuolelle jolloin huijausvastuksenkin kanssa ollaan pakkasella? Minulla on sellainen käsitys, että ongelmat alkavat jo silloin.
 

iro

Vakionaama
Onko LN:n sulatus logiikka niin erilainen, että tämä ei toimi siinä? Onko Mitsurunner kuitenkin parempi, kun mennään -20 asteen alapuolelle jolloin huijausvastuksenkin kanssa ollaan pakkasella? Minulla on sellainen käsitys, että ongelmat alkavat jo silloin.
FD:ssä pohjan sulatusvastus on päällä aina kun ulkolämpö on pakkasella, LN:ssä vain sulatusvaiheen aikana. Minulla on hämärä muistikuva että pidettiin mahdollisena että huijaus jollakin tavion häiritstsi pohjavastuksen toimintaa. En muista testattiinko/havaittiinko käytännössä. Minulla ei ole LN:ää joten omakohtaiseta kokemukset ovat vain FD:stä ja Panasta.

@puu, muistatko sinä miten nykyiseen ratkaisuun päädyttiin ?
 
Viimeksi muokattu:

Koelli

Aktiivinen jäsen
Onko täällä mahdollisesti ketään, jolla olisi ylimääräisenä rauta MitsuRunnerille? Tai onko jollain antaa linkkeinä osaluettelon mukaiset komponentit?
 

iro

Vakionaama
:mad:Jossakin aiemmassa viestissäni ehdotin käyttämään liukuvaa keskiarvoa vrk-COPin laskemisessa. Nyt tuli mieleen että noin saadaan virheellinen arvo.o_O

Joten otetaanpa alusta: Hetkellinen COP = antoteho[W] / ottoteho[W] ja vrk-COP = vrk-antoenergia[kWh] / vrk-ottoenergia[kWh].
Esimerkki:
Lammittäessään pumppu ottaa sähköä 1000W ja tuottaa lämpöä 3000W, tällöin hetkellinen COP = 3. Vuorokaudeen aikana pumppu lämmittää 12h ja on katkolla 12h.
a) mitä on pumpuin vrk ottoenergia ja mikä on vrk tuotettu energia ?
b) mitä on vrk-COP ?
c) mitä on COPista laskettu liukuva keskiarvo ko. vuorokaudelle?
d) pumpun tehokkuutta arvioidessa onko b) vai c) oikeampi arvo ?

Jotta en taas toimi harhaanjohtajan mieti itse hetken vastauksia edellä oleviin kysymyksiin ja vasta sitten katso onko tulkintani sinun mielestäsi oikein. Koska tämä on off-topic, vastaa vain jos päättelyssäni on jotakin pahasti pelessä
https://lampopumput.info/foorumi/threads/msz-ln-sulatushuijaus.31223/page-49#post-698589

Meniskö nyt oiken jos sanon että edellisen 24h COPin voi laskea
24h COP = antotehon 24h liukuva keskiarvo / ottotehon 24h liukuva keskiarvo
 

RauskiH

Vakionaama
Meniskö nyt oiken jos sanon että edellisen 24h COPin voi laskea
24h COP = antotehon 24h liukuva keskiarvo / ottotehon 24h liukuva keskiarvo
Äkkiseltään mietittynä pitäisi toimia noin. Vaihtoehtoisesti voisi toki laskea jakamalla tehojen summat 24h tai muun aikajakson yli
 

puu

Aktiivinen jäsen
Hi, our German speaking people! I found out that there is some discussion about Mitsurunner on some German forum. If you are interested, please contribute there. I have written some messages there to give some basic information, but my German is not so good, so I have to use google translate.

BTW if someone wants to add Deutsch instructions to the mitsurunner.com wiki page, I can add the language there.
 

markok

Aktiivinen jäsen
Minulla on ollut Mitsurunner asennettuna FD:ssä kaksi talvea ja se on toiminut hyvin, kun sulatuksen käynnistyksen dT on asetettu 2,5 asteeseen. Nyt laitettiin vastaava asennus LN:ään ja arvo pitää olla selkeästi isompi. Oletus arvo taisi olla 5 astetta. Onko tuo todettu parhaaksi arvoksi?
 

wannabe

Aktiivinen jäsen
Minulla on ollut Mitsurunner asennettuna FD:ssä kaksi talvea ja se on toiminut hyvin, kun sulatuksen käynnistyksen dT on asetettu 2,5 asteeseen. Nyt laitettiin vastaava asennus LN:ään ja arvo pitää olla selkeästi isompi. Oletus arvo taisi olla 5 astetta. Onko tuo todettu parhaaksi arvoksi?

Mulla LN25 ja dT 3,2 astetta. Tuolla olevinaan hyvät perustelut :rolleyes:. Kokeilemalla varmaan löysit tolle FD:lle hyvän arvon ja oisko niin, että yhtä tiettyä parasta arvoa ei ole, koska pumpun käyttö ei ole samanlaista kaikilla ja asennuspaikka eri. Vaatinee omat hifistelynsä.
 

Keikhaus

Jäsen
Nyt on mitsurunner pyörinyt reilun viikon oletusasetuksilla, ja pakkastakin on nyt - 27. Tasaisesti sulattelee 3 tunnin välein! . Ennen sulatusväli oli tämmösillä pakkasilla 31 minuuttia...
1000021849.png


Eli tosi hieno homma!
 
Viimeksi muokannut ylläpidon jäsen:

grendy

Vakionaama
Nyt on mitsurunner pyörinyt reilun viikon oletusasetuksilla, ja pakkastakin on nyt - 27. Tasaisesti sulattelee 3 tunnin välein! . Ennen sulatusväli oli tämmösillä pakkasilla 31 minuuttia...
katso liitettä 104136

Eli tosi hieno homma!
Mites kennon kuuratilanne? Sehän vaihtelee pakostakin tosi paljon ilmankosteuden mukaan, niin kosteilla keleillä onko 3h sopiva aika vai liian pitkä jopa?
 

Keikhaus

Jäsen
Mites kennon kuuratilanne? Sehän vaihtelee pakostakin tosi paljon ilmankosteuden mukaan, niin kosteilla keleillä onko 3h sopiva aika vai liian pitkä jopa?
Tässä on viikon aikana ollut lämpötila ulkona +3 - —27, en ole kennossa havainnut erikoisempaa huurtumista. Jäätä kertyy reilusti kuten tällä pumpulla on aina tullut.
Näyttää minusta että on sopiva aika.
 
Viimeksi muokattu:

grendy

Vakionaama
Tässä on viikon aikana ollut lämpötila ulkona +3 - —27, en ole kennossa havainnut erikoisempaa huurtumista. Jäätä kertyy reilusti kuten tällä pumpulla on aina tullut, ainoa lämmitys leivinuunin ja kylpyhuoneen lattialämmityksen lisäksi.
Ok kuulostaa hyvältä! Sit kun vielä sais jonkun osaavan tekeen noi modaukset mökin LN:ään niin ehdottomasti ottaisin käyttöön ton :D
 

wannabe

Aktiivinen jäsen
Onko tuossa kuinka harva näytteenottoväli kun sulatuksen jälkeisiä kiukkuja ei näy?

Näyttää olevan Mitsurunnerin state-käppyrä. °C-merkki hämää y-akselilla ja on ylimääräinen.

ST_LONG_DEFROSTING_STARTED = -5,
ST_RESET = -4,
ST_OFF = -3,
ST_DEFROSTING_STARTED = -2,
ST_HEATING_MIN_TIME = -1,
ST_IDLE = 0,
ST_TEMP_EXCEEDED = 1,
ST_TEMP_EXCEEDED_TEMP_DECREASING = 2,
ST_START_DEFROSTING = 3,
 

Keikhaus

Jäsen
Näyttää olevan Mitsurunnerin state-käppyrä. °C-merkki hämää y-akselilla ja on ylimääräinen.

ST_LONG_DEFROSTING_STARTED = -5,
ST_RESET = -4,
ST_OFF = -3,
ST_DEFROSTING_STARTED = -2,
ST_HEATING_MIN_TIME = -1,
ST_IDLE = 0,
ST_TEMP_EXCEEDED = 1,
ST_TEMP_EXCEEDED_TEMP_DECREASING = 2,
ST_START_DEFROSTING = 3,
On juuri tämä käppyrä. Ei ole sähkönkulutusta mittaavia laitteita pumpussa muuta kuin melcloudista saa.
 

Keikhaus

Jäsen
Mitsu teki sääli sulatuksen kaksi tuntia sitten ja otin äsken ohimennessäni pari kuvaa kennosta. Havaittavaa huurretta tuon verran. Pakkasta -25 ja ilman kosteus 78% ilmatieteen lähimmän havaintoaseman mukaan.

IMG_20250121_142333.jpg
 
Viimeksi muokannut ylläpidon jäsen:

RauskiH

Vakionaama
Mitsu teki sääli sulatuksen kaksi tuntia sitten ja otin äsken ohimennessäni pari kuvaa kennosta. Havaittavaa huurretta tuon verran. Pakkasta -25 ja ilman kosteus 78% ilmatieteen lähimmän havaintoaseman mukaan.katso liitettä 104152
Kennon puolesta ei olisi ollut mitään sulatustarvetta. Itse ajoin joskus aikoinaan testimielessä FH:lla sulatus estettynä vuorokauden ympäri noissa keleissä
 
Viimeksi muokattu:

Keikhaus

Jäsen
Kennon puolesta ei olisi ollut mitään sulatustarvetta. Itse ajoin joskus aikoinaan testimielessä FH:lla sulatus estettynä vuorokauden ympäri noissa keleissä
Jep, eipä tuossa ollut juurikaan huurretta ja puhalsi sen verran railakkaasti kennon läpi ettei meinannut mielensäpahoittajan päähine pysyä päässä... .

Tällä kelillä näillä asetuksilla pumppa olis sulatellut 41 tai 31 minuutin välein ellei olisi mitsurunneria.
 
Back
Ylös Bottom