Nibe split box, AMS 10-12 + Haato split box + VVM S320 säädöt

TimoTei

Aktiivinen jäsen
Päivitellääs tänne taas tapahtumia muutaman viikon ajalta:

Mulle siis vaihdettu uusi ulkoyksikkö maaliskuun alussa tuon sulatusongelman takia. No siinäpä ei mennyt kun vuorokausi ja sama ruletti jatkui. Tässä vaiheessa yhteys huolto/myyjä firmaan ja raportointi asiasta. Laittoivat Nibelle viestiä että laite tultava kuntoon, tai vaadin että vievät romunsa pois tältä tontilta.

30min tästä viestistä Nibe ilmoitti alkuperäiselle yritykselle, etteivät he jatka asian hoitamista ja delegoivat asian toiseen paikalliseen huoltoliikkeeseen.
Sama homma siis alusta: Asentaja paikalle selailemaan asetuksia ja toteamaan että ei tiedä missä vika.

Enää vastauksia ei saada Niben teknisentuen kautta, vaan tapaus siirretty eteenpäin. Tehtaalle ilmeisesti laitettu tiedustelua kun vastaavaa ei ole kuulemma ennen tullut vastaan.

Hieman epäilyttää että niinköhän tuota kuntoon saadaan kun 5kk mennyt ja tilanne edelleen samassa jamassa.

Liekköhän vaikuttaa takuu hommiinkin jo tuo firman syöksy pörssissä?

No summa summaarum, viimeyönä sammuillut randomisti kesken käyntijakson 8 kertaa, ja ennen jokaista sulatusta 1-4 kertaa.

Melko pelonsekaisin tuntein tässä odotellaan kun edes takuunaikana ei osata masiinaa korjata.
 

TimoTei

Aktiivinen jäsen
Jos takuun aikana on virhe/vika havaittu ja ilmoitettu, niin ei ole merkitystä vaikka takuu menisi seuraavana päivänä umpeen.
Takuun aikana havaitut viat/virheet on korjattava takuuseen.
Tätä tosiaan toivon, ja odotan että tulis kuntoon. Ei taida ruoho olla sen vihreämpää aidan toisellakaan puolella jos uudet erimerkkiset vehkeet hommaa kun tarpeeksi alkaa vtuttmaan.

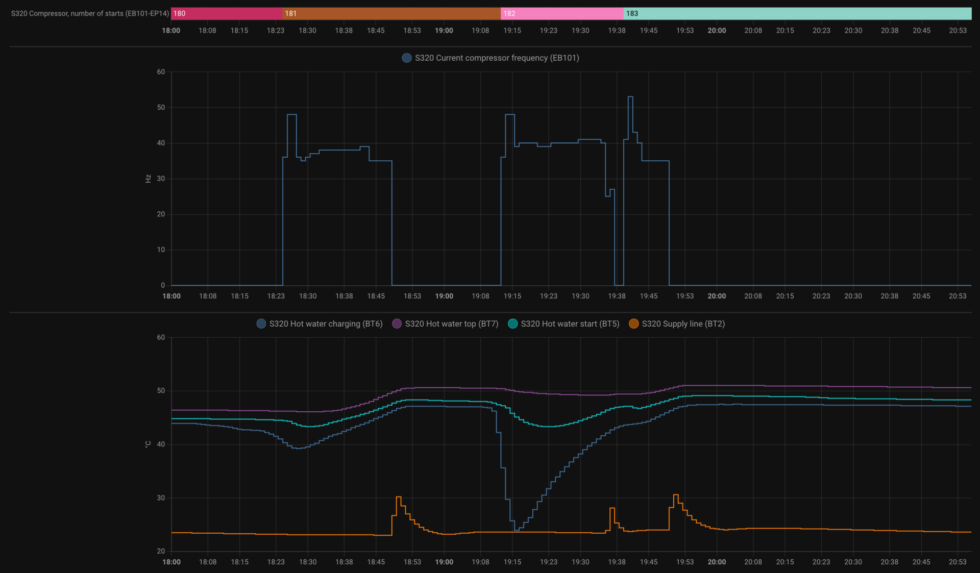
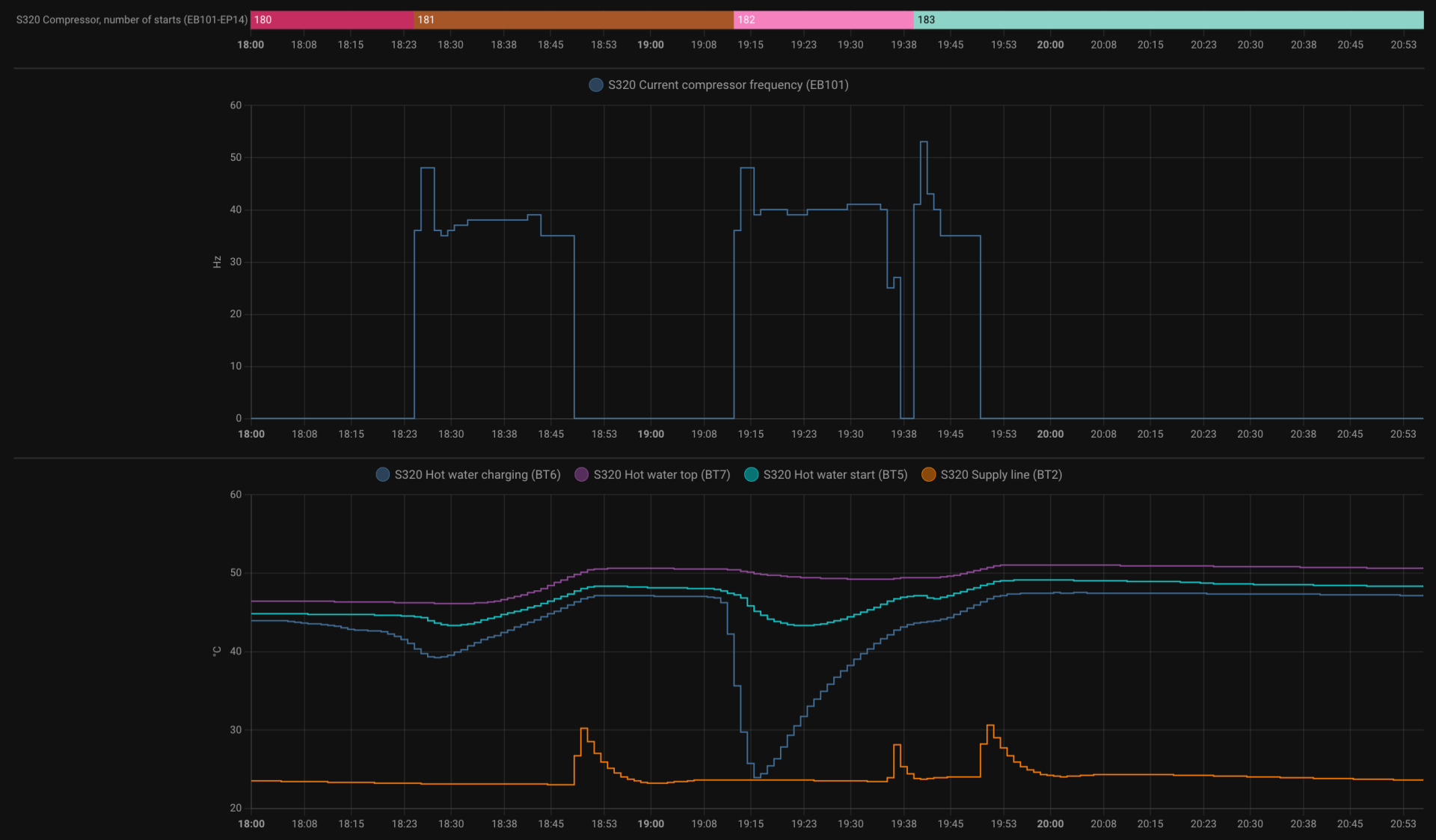
Laitanpa lauantain ratoksi ihmeteltävää pumpun käynnistä.
 

Liitteet

  • IMG_0598.png
    IMG_0598.png
    141,5 KB · Katsottu: 157

TimoTei

Aktiivinen jäsen
Päivitystä tännekkin: reilu 3 viikkoa sitten vaihdettiin sisäyksikköön mcb kortti ja kaikki vaikutti toimivan. No nyt tuli sitten kunnon lumimyräkkä ja pakkaset yöllä niin sekoilu alkoi, mutta erilailla.

Kytkee ”sulatuksen” päälle hetkeksi muttei kuitenkaan sitä aloita, ja jatkaa noin 10s päästä normaalia työskentelyä. Tämän huomaa hyvin kun kompuran taajuus tippuu 25hz -> 21hz ja takaisin ylös.

Täytyy kyllä sanoa että ovat henkimaailman vehkeen onnistuneet tekemään, kun ei tehtaan insinööritkään ( lue thaimaalaiset) tiedä missä ongelma.

Ilmeisesti seuraavana to do listalla olisi sisäyksikön vaihto, mutta kieltämättä mielessä pyörii jo vakavasti ajatus siitä että purattaa tämän vehkeen tontilta pois ja kokeilee jotain muuta.

Täytyy koputtaa puuta että tapahtui takuuaikana, olisi ollut aika edullista arpoa ja ”korjata” vikaa omaan pussiin. Toistakymmentä asentajan käyntiä alla ja osia vaihdeltu ensin ulkoyksikköön, sitten koko ulkoyksikkö ja nyt ollaan jo sisäyksikön kimpussa.

Jos joku harkitsee tämmösen ostoa niin suosittelen vakavasti harkitsemaan päätöstä..

Ei muuta, jatketaan ja katotaan mitä seuraavaks tehää..
 

Juxu2

Jäsen
Voisikohan TimoTei:n vika olla hydroboxin piirikortissa, mulle vaihdettiin se, kun toista outoa vikaa etsittiin (ongelma oli ulkoyksikössä). Oma vekotin on alkukankeuksien jälkeen nyt alkanut toimimaan kohtuullisesti.
 

TimoTei

Aktiivinen jäsen
Voisikohan TimoTei:n vika olla hydroboxin piirikortissa, mulle vaihdettiin se, kun toista outoa vikaa etsittiin (ongelma oli ulkoyksikössä). Oma vekotin on alkukankeuksien jälkeen nyt alkanut toimimaan kohtuullisesti.
Soitin tuosta ”nypytyksestä” jota tuo sulatuksen päälle ja pois kytkeytyminen aiheuttaa, sanoivat että raportoitu useampia tapauksia.
Suomen tuotepäällikkö ilmeisesti mennyt ruotsiin tehtaalle selvittämään asiaa, ja tekeevät testiä labrassa kuulemma vian selvittämiseksi. Heidän mukaan softassa saattaa olla joku bugi. Tiiä sitten oliko taas vaan puheita..
Yks bugi taitaa olla koko vekotin.
 
Nää on toimineet kuin junan vessa. Mikäli piirikortit on vaihdettu, sisäinen johdotus tarkastettu sekä yksiköiden väliset kommunikaatiopiuhat myös niin mieleen tulee että onko sähkön laatuun kiinnitetty huomiota?

Jännitteen aleneminen edes hetkeksi saa elektroniikan käyttäytymään melko kummallisesti.

Mieleen tulee vaan tilanne kun meidän saarelta oli osa syöttävistä sähkölinjoista meressä ja jännite hieman alhaalla niin vikoja alkoi kaikenlaista lämpöpumpuista ja jopa verkkovirtaan liitetty automaattihana alkoi toimia epävakaasti. Kaikki näistä johtuivat sähkön laadusta (tässä tapauksessa heikko jännite).
 
Onko muut huomannu tälläistä, että pumppu usein, mutta ei aina, käynnistyy ja lämmittää käyttövettä jonkun aikaa, sitten menee pois päältä hyvin lyhyeksi aikaa ja käynnistyy taas uudestaan lyhyeksi aikaa? Ei vaikuta kovin järkevältä.

SCR-20240618-rwji.png
 

TimoTei

Aktiivinen jäsen
Onko muut huomannu tälläistä, että pumppu usein, mutta ei aina, käynnistyy ja lämmittää käyttövettä jonkun aikaa, sitten menee pois päältä hyvin lyhyeksi aikaa ja käynnistyy taas uudestaan lyhyeksi aikaa? Ei vaikuta kovin järkevältä.

katso liitettä 98227
Ettei vaan tekis ”sulatusta”?

Sen verran tyhmästi softattuja vehkeitä että ajastettu 3h työaikaa ja sulatus, vaikka olisi +30 astetta lämmintä.

Naapurustossa useammalla samanlaiset laitteet ja heilläkin kuuluu aina sulatteluja kesäaikaan. Toki noita ei montaa kertaa viikossa tule kun vain kv valmistusta kesällä.

Naapurilla meni kanssa masiina sekaisin. Sisäyksikön mukaan ulkoyksikkö pyöri, mutta todellisuudessa oli täysin mykkä. Asentaja kävi paikalla ja ilmeisesti sai laitteet toimimaan.

Tuohon sähkönlaatuun edellä;
Asutaan uudella isohkolla asuinalueella kaupungin laitamalla, jos sähkönlaadussa olisi vikaa niin tod. Näk esim. Samalla kadulla olevissa 8 muussakin laitteessa olisi ongelmia.

Kohtapa lämmityskausi alkaa, jännä nähä onko laite kondiksessa.
Btw, tyhmä kysymys: eikös tuota vvms320 sisäyksikköä voi periaatteessa käyttää sähkökattilana jos estää ulkoyksikön käytön?
Meinaan jos tarpeeksi käyrä nousee tuohon ulkoyksikön huutamiseen niin sen teen seuraavaksi. Eipähän tarvitsisi ostaa uutta sähkökattilaa. Vilppejä ei enää tälle tontille tule..
 

TimoTei

Aktiivinen jäsen
Talvi uhkaavasti lähestyy, ja edeltävän talven uhkakuvat hiipivät väistämättä mieleeni laitteen toiminnan osalta.

•Aiemmin täällä kirjoittamani ongelma, jossa ulkoyksikkö sammui useita kertoja ennen kun sulatus saatiin tehtyä, korjaantui keväällä sisäyksikön MCB-kortin vaihdolla. Tämän jälkeen kone ei ole enää sammunut sulatusta ennen.

Päivittelinkin tuossa aiemmin, että laite tekee ”pakko sulatuksen” 180min kompuran käynnissäolon välein. Tämö tarkoittaa että kesäisinkin sulatuksia tulee muutamia per viikko. Loppu kesästä huomasin, että sulatuksen ajaksi ulkoyksikön puhallin ei sammu.

Tästä yhteys NIBElle ja he ihmettelivät asiaa. Nyt syksyn koittaessa, ja muutaman pakkasyön jälkeen havaittu että laite alkaa ”nypyttää” ennen sulatusta.

Seurasin että mistä moinen johtuu kun kompuran taajuudet tippuvat muutamia kertoja ennen sulatusta 21-23hz väliin jonka jälkeen takaisin ylös. Lopputulema: uplinkik datan mukaan laite yrittää käskeä ulkoyksikköä sulattamaan, mutta mitään muuta ei tapahdu kuin se, että sulatus tulee näkymään aktiivisena, ja kompressorin tehot tippuvat hetkeksi alemmas. Myös kv pumppu on valmiina sulatusta varten, koska nostaa sen nopeuden sulatuksen vaatimalle tasolle (70%).

•Vaihdettiin ulkoyksikön piirikortti Niben suosituksen mukaisesti, mutta mikään ei muuttunut.

Tuli NIBEN kanssa puheeksi myös ulkoyksiköstä kylmäainelinjaan kantautuva poreilun ääni. Asentajan mukaan tuo oli normaalia, Niben mukaan ei.

•Vaihdettiin uusi Splitbox, jossa epäilty tukosta tai toimintahäiriötä. Samalla kaikki kylmäaineputket tarkastettiin ruttujen/lommojen varalta. Tällä toimenpiteellä ei muutosta asiaan.

Edelleen porinat jatkuu.

Summa summaarum, ongelmat mitä tällä hetkellä päällä;

• Ajastetun (180min) sulatuksen aikana puhallin ei lakkaa pyörimistä, yleensä nopeus 1 koko prosessin ajan.

• Jäisestä kennosta johtuvan sulatuksen aloitus ei onnistu ajallaan - parhaillaan mennyt 45min/7 kertaa ennenkuin sulatus saatu suoritettua.

• Normaalin sulatuksen alussa puhallin pysyy päällä n. 30s ajan -> laskee sulatustehoa jo näillä ulkolämpötiloilla.

Ettäs semmosta, helppoa tämä ei ole ollut eikä valmistajakaan osaa sanoa missä vika. Mahdollista että jos splitboxissa oli jokin vika, se on voinut vaurioittaa ulkoyksikköä. Saas nähä laitetaanko ulkoyksikkö nro. 3 kohta paikalleen.

Alkaa kohta usko loppua tämän kuntoon saamiseksi. Ainakin ovat Nibeltä yrittäneet mutta minkäs teet. Onko ideoita?
 

Liitteet

  • IMG_1136.png
    IMG_1136.png
    86,9 KB · Katsottu: 80
  • IMG_1149.jpeg
    IMG_1149.jpeg
    67 KB · Katsottu: 82
  • IMG_1148.jpeg
    IMG_1148.jpeg
    64,3 KB · Katsottu: 80

janti

Moderaattori
Ylläpidon jäsen
Summa summaarum, ongelmat mitä tällä hetkellä päällä;

• Ajastetun (180min) sulatuksen aikana puhallin ei lakkaa pyörimistä, yleensä nopeus 1 koko prosessin ajan.
Muistelisin että joissakin laitteissa on ns. passiivinen sulatus kun ulkolämpötila on riittävästi plussan puolella. Eli sulatus tehdään ulkoyksikön puhaltimella, kompressori ei ole käynnissä tällöin.
• Normaalin sulatuksen alussa puhallin pysyy päällä n. 30s ajan -> laskee sulatustehoa jo näillä ulkolämpötiloilla.
Onko tällöin kompressori käynnissä ja 4-tie kääntynyt jo sulatukselle? En nyt muista onko MHI:n sulatusalgoritmia jossain saatavissa?

ILPeissä suatuksen lauettua ulkoyksikön puhallin puhaltelee vielä jonkin aikaan kompressorin lopetettua lämmitys ennen kuin 4-tie kääntyy jäähdytykselle ja kompressori käynnistyy sulatukselle. Tuossa Vanhan ME ILPin toimintaa sulatuksessa
1728992395108.png
 

TimoTei

Aktiivinen jäsen
Muistelisin että joissakin laitteissa on ns. passiivinen sulatus kun ulkolämpötila on riittävästi plussan puolella. Eli sulatus tehdään ulkoyksikön puhaltimella, kompressori ei ole käynnissä tällöin.

Onko tällöin kompressori käynnissä ja 4-tie kääntynyt jo sulatukselle? En nyt muista onko MHI:n sulatusalgoritmia jossain saatavissa?

ILPeissä suatuksen lauettua ulkoyksikön puhallin puhaltelee vielä jonkin aikaan kompressorin lopetettua lämmitys ennen kuin 4-tie kääntyy jäähdytykselle ja kompressori käynnistyy sulatukselle. Tuossa Vanhan ME ILPin toimintaa sulatuksessa
katso liitettä 100700
Tässä ei ole passiivista sulatusta, kuten joissakin Nibe konsernin tuotteissa ilmeisesti on.

Muistelen, että joku Nibeltä arpoi olisko tuo aikamääreeseen perustuva sulatus ollut jotenkin kytköksissä siihen, että saadaan kylmäaineen öljyt liikkeelle tjsp. Tuohon en osaa ottaa kantaa kun en kylmälaitteiden päälle juurikaan ymmärrä.

Myöskään tuon epäonnistuneen sulatustapahtuman aikana 4-tieventtiili ei vaihda asentoaan, koska se kuuluu ainakin omassa laitteessa erittäin selvästi näin tapahtuessa.
 

TimoTei

Aktiivinen jäsen
Mielenkiintoista.

Luulisi että pohjoismaiden laitteissa tuo olisi otettu huomioon jo tehtaalla?

Ensimmäinen ulkoyksikkö kuitenkin toimi 2 ensimmäistä talvea kuten kuuluukin, jonka jälkeen ongelmat alkoivat. Koko laitteeseen ei siis koskettu ennen ongelmia.

Pitää ottaa asentajan kanssa vielä tuo puheeksi. Luulisi äkkiseltään että Nibellä olisi tuo ollut ensimmäisenä to do - listalla sulatusongelmien ilmetessä jos olisi asentaessa helposti huomioitava juttu.

Tiedäppä näistä.
 

TimoTei

Aktiivinen jäsen
Noniin.

Uusi ulkoyksikkö vaihdettu toissapäivänä - jo kolmas siis menossa nyt. Käytöksessä ei mitään muutoksia.

•Kylmäaineputket porisee edelleen. Tämä ei minua henk.koht. haittaa mutta Niben mukaan kuulemma ei tulisi kuulua juurikaan porinaa.

•Kennon jäätymisestä johtuvan sulatuksien teko ei muuttunut myöskään mihinkään. Viimeyönä täällä päästiin lähes pakkaselle, ja puolenyön jälkeen yritettiin 4 krt kytkeä sulatusta päälle kunnes se lopulta onnistui.

Alkaa usko loppua tämän kanssa.

Onko kenelläkään kokemusta tuollaisen Vvms320 sisäyksikön käytöstä pelkästään sähkökattilana?
 
Viimeksi muokattu:

Hhartikainen

Aktiivinen jäsen
Pitäisiköhän seuraavaksi hakea vikaa muualta kuin ulkoyksiköstä? Luulisi jo kolmannen ulkoyksikön toimiessa samalla tavalla, kaikkien ymmärtävän sen ettei vika ole siellä.
 

TimoTei

Aktiivinen jäsen
Pitäisiköhän seuraavaksi hakea vikaa muualta kuin ulkoyksiköstä? Luulisi jo kolmannen ulkoyksikön toimiessa samalla tavalla, kaikkien ymmärtävän sen ettei vika ole siellä.
Jep. Niinhän sitä luulisi.

Tuntuu muutenkin olevan aivan täysin arpomista että mikä kyseisen ongelman aiheuttaa.

Itse alan pikkuhiljaa olla siinä uskossa että tuota ei enää saada toimimaan niinkuin kuuluisi. Hieman meinaa sylettää kun 2v toimii kunnolla tuollainen kohtuu kallis investointi. Omalla järjellä ongelma on jossakin joka nyt ohjaa tuota sulattelua.

Muutenkin tuntuu vähän sille, että itse pitää olla se joka seuraa ja diagnosoi mitä milloinkin tapahtuu ja sen jälkeen ollaan suu auki ja heitetään arpaa että mitä seuraavaksi keksitään.

Ps. Onko kenelläkään tietoa voiko esim viallinen virtausanturi tai jokin muu vastaava aiheuttaa tälläisessa kyseistä ongelmaa?
 
Viimeksi muokattu:

Börje

Jäsen
Tuntuu muutenkin olevan aivan täysin arpomista että mikä kyseisen ongelman aiheuttaa.
Onko patteriverkossa painetta ja vesi kiertää niin että sulatusta varten saa lämpöenergiaa? Tuskinpa aiheuttaisi sitä mitä olet kuvannut, mutta kun ei ole mainintaa mitä kaikkea on tarkastettu / testattu. Noin teorissa ongelma voisi johtua vaikka siitä että ei pysty nostamaan GP1 nopeutta syystä tai toisesta josta syystä heittää hanskat tiskiin samantein sulatusyrityksen kanssa. Ratkaisu voi hyvin lymyillä datassa. Uplinkillä aika huonosti näkee, mutta jos saat vaikka Home Assistantiin niin helpompi visualisoida monta asiaa kerralla.
 

TimoTei

Aktiivinen jäsen
Onko patteriverkossa painetta ja vesi kiertää niin että sulatusta varten saa lämpöenergiaa? Tuskinpa aiheuttaisi sitä mitä olet kuvannut, mutta kun ei ole mainintaa mitä kaikkea on tarkastettu / testattu. Noin teorissa ongelma voisi johtua vaikka siitä että ei pysty nostamaan GP1 nopeutta syystä tai toisesta josta syystä heittää hanskat tiskiin samantein sulatusyrityksen kanssa. Ratkaisu voi hyvin lymyillä datassa. Uplinkillä aika huonosti näkee, mutta jos saat vaikka Home Assistantiin niin helpompi visualisoida monta asiaa kerralla.

Juu kyseessä vesikiertoinen lattialämmitys. Painetta lämmitysverkossa n. 1.2bar.
Gp1 pumpun nopeus nousee sulatuksen onnistuessa 70%, mutta sillon kun sulatus epäonnistuu niin nousee vain 58% hetkeksi ja kun ”sulatus” täppä lähtee pumpun logeista pois, laskee minuutin kuluttua gp1 normaalille tasolleen (40% tällä hetkellä).

Kaikki piirit auki, termarit ruuvattu auki ja tarkastettu että toimilaitteet auki jakotukilta.
Kaikki lattiat lämpenee normaalisti ja sisällä noin 21-21,5 astetta lämmintä.

Niben valitsema valtuutettu asentaja tutkinut kytkennät sekä tarkastanut talon jakotukin jne että kaikki ok. Jokin tuota laitetta vaan riivaa.

Eilen yritti yli tunnin saada sulatusta tehtyä, vähän väliä sulatus täppä päälle, kompuran kierrokset laskivat hieman alemmas, gp1 nosti nopeuden 58% ja sen jälkeen taas palautui ennalleen kuin mitään ei olisi tapahtunut.

Sisällä melu jo niin kova että piti käydä laittamassa illalla manuaalitila päälle sisäyksiköstä ja nyt mennään sähkövastuksilla.

Nibe yrittänyt ratkaista ongelmaa kohta vuoden ajan. Aina sama vastaus - ei oikein osata sanoa missä vika, ruotsin tehdas katsoo dataa läpi ja selvittää missä vika.
No kertaakaan ei ole vastausta tullut että missä vika, vaan ollaan arvottu ja vaihdeltu osia toinen toisen perään.

Tässä alkaa olemaan itse aika finaalissa homman suhteen ja jos kohta ei ihmettä tapahdu tämän Thaimaan ihmeen kanssa, niin lähden viemään asiaa erikautta eteenpäin ja yritän vaikka purkaa kaupan tuosta laitteesta osittaisella hyvityksellä.

Mielestäni lämmitysjärjestelmän kuuluisi toimia pidempään kuin 2 vuotta. Kohtuullinen aika korjausta odotellessa on jo ylittynyt hyvä tovi sitten, kohta vuosi mennyt.

Kohta varmaan aletaan syyttämään paikkakuntaa missä laite on, kun eilen kysyttiin puhelimessa pääseekö ulkoyksikölle tuulemaan? ( sisällekkö ne pitäisikin asentaa?)

Enpä olisi uskonut että tähän tilanteeseen päätyy tämän kanssa.

Älytön soppa kaiken kaikkaan, ainakin saanut sen varmuuden ettei tule Nibeltä meille enää edes mustekynää tämän jälkeen.
 

Börje

Jäsen
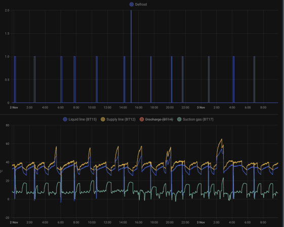
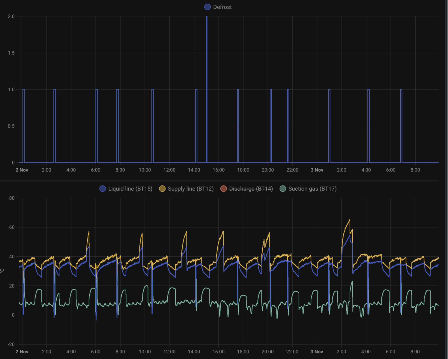
Gp1 pumpun nopeus nousee sulatuksen onnistuessa 70%, mutta sillon kun sulatus epäonnistuu niin nousee vain 58% hetkeksi ja kun ”sulatus” täppä lähtee pumpun logeista pois, laskee minuutin kuluttua gp1 normaalille tasolleen (40% tällä hetkellä).
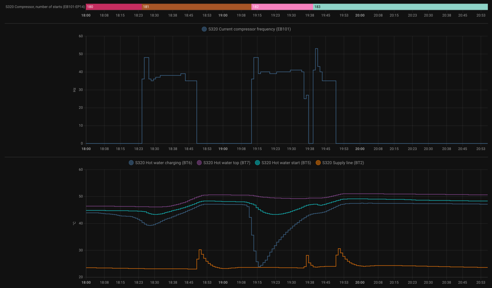
Alla hieman dataa jos haluat vertailla onko yhtää saman oloista vai hyppääkö heti jotain silmille. BT14 ei ole mukana koska se vaatii vähän virittelyä ja BT16 en ole näköjään lisännyt dataan, pitää kaivaa sekin kyytiin.
 

Liitteet

  • _ 2024-11-03 at 9.54.04.png
    _ 2024-11-03 at 9.54.04.png
    195,7 KB · Katsottu: 73

TimoTei

Aktiivinen jäsen
Alla hieman dataa jos haluat vertailla onko yhtää saman oloista vai hyppääkö heti jotain silmille. BT14 ei ole mukana koska se vaatii vähän virittelyä ja BT16 en ole näköjään lisännyt dataan, pitää kaivaa sekin kyytiin.
Iso kiitos, että joku jaksaa vaivautua ja jakaa oman laitteen toimintaa.
Imukaasu mulla järjestään tuolla -10 hujakoilla ja sahailee? Onko normaalia?
Klo 18 jälkeen siirryin vastuksille niin sitä älä ihmettele.

Uplinkin käyrää tuosta toiminnasta tässä, kun muuta ei ole näyttää:

Edit: ilmeisesti nuo syheröt ja imukaasun romahtaminen johtuu siitä, kun sulatus ei onnistu ja höyrystin myöskin aivan ummessa?
 

Liitteet

  • IMG_1223.png
    IMG_1223.png
    226,4 KB · Katsottu: 77
Viimeksi muokattu:

JuhoW

Jäsen
Olen seuraillut tätä keskustelua ja ihmetellyt tuota Niben toimintaa. Täytyy toivoa ettei joutuisi heidän kanssaan alkaa jotain vikoja selvittelemään.

Tässä mun käyrä eiliseltä. Imukaasu ei ainakaan käy noin alhaalla kun sulla.
 

Liitteet

  • Screenshot_2024-11-03-10-20-18-02_97d2da0217864af787b25dc6a3e2f222.jpg
    Screenshot_2024-11-03-10-20-18-02_97d2da0217864af787b25dc6a3e2f222.jpg
    161,5 KB · Katsottu: 72

TimoTei

Aktiivinen jäsen
Olen seuraillut tätä keskustelua ja ihmetellyt tuota Niben toimintaa. Täytyy toivoa ettei joutuisi heidän kanssaan alkaa jotain vikoja selvittelemään.

Tässä mun käyrä eiliseltä. Imukaasu ei ainakaan käy noin alhaalla kun sulla.

Sanoppas muuta, kalliiksi olisi käynyt jos olisi itse joutunut maksamaan kaiken tämän jos takuu ei olisi voimassa.

2 ulkoyksikköä, 1 ulkoyksikön piirikortti, 1 sisäyksikön mcb kortti, 1 kerran vaihdettu jotkin kelat solenoideille tjsp ulkoyksikköön, kylmäaineet puntaroitu, splitbox vaihdettu.

Joku tuota silti riivaa noissa sulatuksissa, tieto on että nyt täytyy sulattaa, mutta yhteistyö ei toimi.
Kun imukaasut romahtaa, pitäisi siis sulatus kytkeytyä kuten sulla.

Eikai sitä puskurivaraajaakaan tarvitse tämmöseen ~100m3 lattialämmitystaloon? Naapuristossa identtiset talot ja toimii kuin kello, ei puskurivaraajia heilläkään.

Hauskinta tässä on se, että se on kuluttaja jonka täytyy seurata muuttuuko toiminta x-komponentin vaihdon jälkeen vai ei. Ja sen perusteella tehtävä huomiot ja soitettava Nibelle että heitetääs noppaa taas kerran.
Ei tule kysymykseenkään että tänne tulis esim. Asentaja tarkkailemaan pakkaspäivänä mitä tapahtuu tuolloin kun ongelmat alkavat..
 

JuhoW

Jäsen
Meillä pikkusen enemmän lämmitettävää pinta-alaa ilman puskurivaraajaa.Tosin monoblock-malli.

Pystyisitkö vaatimaan heiltä jotain oikeaa asiantuntijaa paikalle nyt pakkasilla niin että olis piuhat kiinni? Vielä parempi jos ois tehtaan insinöörikin puhelimen päässä, jolle vois tarvittaessa soitella. Nojoo, aika harhakuvitelmaa, että noin tapahtus, mutta jos laitteet on katsottu ja setup ok (onko oikeasti putket oikein?) niin vika lienee softassa. Ja jos sitä ei kukaan osaa tulkita tuosta uplinkin datasta niin jottain muuta tarttis tehrä.
 

TimoTei

Aktiivinen jäsen
Meillä pikkusen enemmän lämmitettävää pinta-alaa ilman puskurivaraajaa.Tosin monoblock-malli.

Pystyisitkö vaatimaan heiltä jotain oikeaa asiantuntijaa paikalle nyt pakkasilla niin että olis piuhat kiinni? Vielä parempi jos ois tehtaan insinöörikin puhelimen päässä, jolle vois tarvittaessa soitella. Nojoo, aika harhakuvitelmaa, että noin tapahtus, mutta jos laitteet on katsottu ja setup ok (onko oikeasti putket oikein?) niin vika lienee softassa. Ja jos sitä ei kukaan osaa tulkita tuosta uplinkin datasta niin jottain muuta tarttis tehrä.

Kaksi eri huoltofirmaa tutkinut kytkennät. (Asennusfirma sekä niben valtuutettu huolto jonka he itse tähän caseen valtuuttivat)

Tuo, että joku paneutuisi asiaan taitaa olla täysin mahdotonta. Mielikuva on se, että tässä yritetään nyt odottaa että meikäläinen kyllästyy valittamiseen ja unohdan homman.

Kyllä vika nyt laitteessa on oltava, ja hekin myöntävät ettei sulatuksissa kuulu puhaltimen olla päällä. Aikamääreen perusteella tuleva sulatus onnistuu joka ikinen kerta laakista, mutta lämpötilaan perustuva ei.

Jännä jos softassa olisi tuo vika, eikö silloin ongelmaa tulisi olla muillakin käyttäjillä? Vai että nykyinen piirikortti tai missä ikinä tuo softa on, olisi viallinen?

Laitoin pumpun äsken päälle, ja 3h käynnin jälkeen aikamääre sulatus - kerrasta päälle ja taas puhallin päällä koko sulatuksen ajan. Että semmosta.
 

Liitteet

  • IMG_1225.png
    IMG_1225.png
    87,6 KB · Katsottu: 63

JuhoW

Jäsen
Luin vielä ketjua taaksepäin ja ilmeisesti ongelmat alkoivat sähkökatkon jälkeen? Tää menee nyt vaan maalaisjärkiarvialuksi, mutta voisiko se olla rikkonut antureita/piirikortteja? Eli käytännössä softa on ok mutta tulevaa dataa ei osata tulkita oikein tai se on virheellistä? Mulla sisäyksikkö VVM S320 R EM 3x400 ja versionumero 3.3.8 jos siitä on mitään apua.
 

TimoTei

Aktiivinen jäsen
Luin vielä ketjua taaksepäin ja ilmeisesti ongelmat alkoivat sähkökatkon jälkeen? Tää menee nyt vaan maalaisjärkiarvialuksi, mutta voisiko se olla rikkonut antureita/piirikortteja? Eli käytännössä softa on ok mutta tulevaa dataa ei osata tulkita oikein tai se on virheellistä? Mulla sisäyksikkö VVM S320 R EM 3x400 ja versionumero 3.3.8 jos siitä on mitään apua.

Epäillys aluksi oli että olisi ollut sähkökatkos, kun heinäkuussa 2023 oli laite mennyt varatilaan eikä suostunut käynnistymään ennen kun sulakkeet käytti alhaalla ja odotti tovin.

Sähkökatkosta ei kuitenkaan ole ollut.
Tämä varmistettu sähkönsiirtoyhtiöltä sekä fingridiltä vielä varmuuden vuoksi. -luonnollisesti jo ihan oman oikeusturvan takia, koska sillon keskustelisin vakuutusyhtiön, en Niben kanssa asiasta.

En tiedä onko tuolla varatilaan menemisellä ja viime marraskuussa alkaneilla asioilla syy yhteyttä. Kuitenkin tuon heinäkuisen episodin jälkeen laite toimi normaalisti pitkän aikaa.

Edit: mulla sama sisäyksikkö, mutta versiohistorian mukaan versio 3.3?
Tämä viimeisin päivitys ilmaantui ~ 2 viikkoa sitten.
 

JuhoW

Jäsen
Juu se sama, mutta ainakin mulla näkyy myös tuo .8 siellä perässä. Liitteenä tuo versiosaate.
 

Liitteet

  • nibe-n (5).pdf
    376,2 KB · Katsottu: 60

TimoTei

Aktiivinen jäsen
Juu se sama, mutta ainakin mulla näkyy myös tuo .8 siellä perässä. Liitteenä tuo versiosaate.

Jännä homma, taitaa kuitenkin sama päivitys olla kyseessä likimain.

Päivittelen tänne miten homma etenee jos on edetäkseen. Taas alkoi sulatuksen epäonnistuminen. Täytynee käydä laittaa taas sähkökattila päälle illalla mikäli meinaa nukkua talossa.
 

Börje

Jäsen
Laitoin pumpun äsken päälle, ja 3h käynnin jälkeen aikamääre sulatus - kerrasta päälle ja taas puhallin päällä koko sulatuksen ajan.
En tiedä tarpeeksi lämpöpumpuista, mutta silmään pistää että on kaksi höyrystintä ja toinen on +6 °C ja toinen on -0,1 °C. Minulla on F2120:ssa ymmärtääkseni vain yksi(?). Ei ole Niben maksullista tilausta / apia ja pdf:stä en löydä kuin yhden BT16:en.

Vasta sain BT16 laitettua itse tekemääni kikkareeseen joka hakee dataa modbus tcp:llä laitteesta eikä vielä ole sulattanut jotta näkisin mitä tapahtuu BT16:lle.

Kuriittani kysyin Peralta (Perplexity) kun en itse mitään ymmärrä (ei se aina mitään mistään tiedä sekään ja myötäilee liikaa, mutta monasti hyvä pallotella ajatuksia):

Kysymys:

Nibe lämpöpumpussa on kaksi höyrystintä BT16 joissa toisessa on lämpötila -0.1°C ja toisessa 6.0°C, mitä tämä tarkoittaa? Onko tämä normaalia toimintaa vai voiko kyseessä olla jokin ongelma?


Vastaus:

## Mahdolliset syyt lämpötilaerolle

**Normaali toiminta sulatusjakson aikana**
Lämpötilaero voi olla normaalia toimintaa, erityisesti jos lämpöpumppu on sulatusjakson aikana tai juuri sen jälkeen. Sulatuksen aikana toinen höyrystin voi olla lämpimämpi kuin toinen[1].

**Epätasainen jäänmuodostus**
Höyrystimiin voi muodostua jäätä epätasaisesti, mikä aiheuttaa lämpötilaeroja. Tämä voi johtua esimerkiksi epätasaisesta ilmavirrasta höyrystimien läpi[1].

**Mahdollinen toimintahäiriö**
Jos lämpötilaero on jatkuvaa ja huomattavaa, se voi viitata ongelmaan lämpöpumpun toiminnassa. Mahdollisia syitä voivat olla:

- Kylmäainevuoto toisessa piirissä
- Tukkeutunut paisuntaventtiili
- Viallinen lämpötila-anturi

## Suositellut toimenpiteet

1. Tarkkaile lämpötiloja pidemmän aikaa nähdäksesi, tasaantuvatko ne.
2. Varmista, että ilmankierto höyrystimien läpi on esteetöntä.
3. Tarkista, onko höyrystimissä näkyvää jäätä tai likaa.
4. Jos ongelma jatkuu, ota yhteyttä valtuutettuun Nibe-huoltoon tarkempaa diagnostiikkaa varten.

On tärkeää huomioida, että lämpöpumpun toiminta voi vaihdella olosuhteiden mukaan. Jos et ole varma tilanteen vakavuudesta, on suositeltavaa konsultoida ammattilaista mahdollisten ongelmien varalta[1][3].

Citations:
[1] https://www.nibe.fi/assets/documents/14951/231117-2.pdf
[2] https://www.dahl.fi/pimdata/media/7923502_8088_TT755.pdf
[3] https://www.lämpöpumppuhuolto.com/images/tuotteet/ilma-vesilampopumput/nibe/Ilmavesilampopumppu-Nibe-F2120-Asennusohje.pdf
[4] https://www.nibe.fi/assets/documents/14986/231145-1.pdf
[5] https://www.nibe.eu/fi/fi/tuki/vikakoodihaku
[6] https://lampopumput.info/foorumi/threads/f750-sam41.29177/
[7] https://lampopumput.info/foorumi/attachments/vika_sulatuselementissä_toiminta_ohje-pdf.64644/
[8] https://kesko-onninen-pim-resources...com/pimdocuments/5362911_asennusohje_uusi.pdf
 

TimoTei

Aktiivinen jäsen
En tiedä tarpeeksi lämpöpumpuista, mutta silmään pistää että on kaksi höyrystintä ja toinen on +6 °C ja toinen on -0,1 °C. Minulla on F2120:ssa ymmärtääkseni vain yksi(?). Ei ole Niben maksullista tilausta / apia ja pdf:stä en löydä kuin yhden BT16:en.

Vasta sain BT16 laitettua itse tekemääni kikkareeseen joka hakee dataa modbus tcp:llä laitteesta eikä vielä ole sulattanut jotta näkisin mitä tapahtuu BT16:lle.

Kuriittani kysyin Peralta (Perplexity) kun en itse mitään ymmärrä (ei se aina mitään mistään tiedä sekään ja myötäilee liikaa, mutta monasti hyvä pallotella ajatuksia):

Kysymys:

Nibe lämpöpumpussa on kaksi höyrystintä BT16 joissa toisessa on lämpötila -0.1°C ja toisessa 6.0°C, mitä tämä tarkoittaa? Onko tämä normaalia toimintaa vai voiko kyseessä olla jokin ongelma?


Vastaus:

## Mahdolliset syyt lämpötilaerolle

**Normaali toiminta sulatusjakson aikana**
Lämpötilaero voi olla normaalia toimintaa, erityisesti jos lämpöpumppu on sulatusjakson aikana tai juuri sen jälkeen. Sulatuksen aikana toinen höyrystin voi olla lämpimämpi kuin toinen[1].

**Epätasainen jäänmuodostus**
Höyrystimiin voi muodostua jäätä epätasaisesti, mikä aiheuttaa lämpötilaeroja. Tämä voi johtua esimerkiksi epätasaisesta ilmavirrasta höyrystimien läpi[1].

**Mahdollinen toimintahäiriö**
Jos lämpötilaero on jatkuvaa ja huomattavaa, se voi viitata ongelmaan lämpöpumpun toiminnassa. Mahdollisia syitä voivat olla:

- Kylmäainevuoto toisessa piirissä
- Tukkeutunut paisuntaventtiili
- Viallinen lämpötila-anturi

## Suositellut toimenpiteet

1. Tarkkaile lämpötiloja pidemmän aikaa nähdäksesi, tasaantuvatko ne.
2. Varmista, että ilmankierto höyrystimien läpi on esteetöntä.
3. Tarkista, onko höyrystimissä näkyvää jäätä tai likaa.
4. Jos ongelma jatkuu, ota yhteyttä valtuutettuun Nibe-huoltoon tarkempaa diagnostiikkaa varten.

On tärkeää huomioida, että lämpöpumpun toiminta voi vaihdella olosuhteiden mukaan. Jos et ole varma tilanteen vakavuudesta, on suositeltavaa konsultoida ammattilaista mahdollisten ongelmien varalta[1][3].

Citations:
[1] https://www.nibe.fi/assets/documents/14951/231117-2.pdf
[2] https://www.dahl.fi/pimdata/media/7923502_8088_TT755.pdf
[3] https://www.lämpöpumppuhuolto.com/images/tuotteet/ilma-vesilampopumput/nibe/Ilmavesilampopumppu-Nibe-F2120-Asennusohje.pdf
[4] https://www.nibe.fi/assets/documents/14986/231145-1.pdf
[5] https://www.nibe.eu/fi/fi/tuki/vikakoodihaku
[6] https://lampopumput.info/foorumi/threads/f750-sam41.29177/
[7] https://lampopumput.info/foorumi/attachments/vika_sulatuselementissä_toiminta_ohje-pdf.64644/
[8] https://kesko-onninen-pim-resources...com/pimdocuments/5362911_asennusohje_uusi.pdf
Kiitos taas,

Yksi höyrystin on, mutta höyrystimelle on 2 anturia. Lieneevät eripuolilla. Jostain joskus olin täällä lukevinani että kun tietty lämpötilaero tulee noiden kahden anturin välille, sulatus kytkeytyy päälle.

Kenno menee aivan kuuraan, varsinkin silloin kun sulatusta ei saada päälle ajoissa.
Ilmavirran kulku on esteetöntä.

Tässä esimerkki tällähetkellä:
 

Liitteet

  • IMG_1228.png
    IMG_1228.png
    109,2 KB · Katsottu: 69
Viimeksi muokattu:

harrastaja

Aktiivinen jäsen
Kaksi eri huoltofirmaa tutkinut kytkennät. (Asennusfirma sekä niben valtuutettu huolto jonka he itse tähän caseen valtuuttivat)

Tuo, että joku paneutuisi asiaan taitaa olla täysin
Kaksi eri huoltofirmaa tutkinut kytkennät. (Asennusfirma sekä niben valtuutettu huolto jonka he itse tähän caseen valtuuttivat)

Tuo, että joku paneutuisi asiaan taitaa olla täysin mahdotonta. Mielikuva on se, että tässä yritetään nyt odottaa että meikäläinen kyllästyy valittamiseen ja unohdan homman.

Kyllä vika nyt laitteessa on oltava, ja hekin myöntävät ettei sulatuksissa kuulu puhaltimen olla päällä. Aikamääreen perusteella tuleva sulatus onnistuu joka ikinen kerta laakista, mutta lämpötilaan perustuva ei.

Jännä jos softassa olisi tuo vika, eikö silloin ongelmaa tulisi olla muillakin käyttäjillä? Vai että nykyinen piirikortti tai missä ikinä tuo softa on, olisi viallinen?

Laitoin pumpun äsken päälle, ja 3h käynnin jälkeen aikamääre sulatus - kerrasta päälle ja taas puhallin päällä koko sulatuksen ajan. Että semmosta.
Mistäs kohtaa kuva kaapattu, ei vaikuta ainakaan et sulatus olisi päällä.
 

TimoTei

Aktiivinen jäsen
Jos tarkoitat tätä kuvaa jossa puhallin näkyy porras 1, niin sulatus on tuossa käynnissä aivan kuten lukeekin.

Kuva siis juuri sulatuksen alkuvaiheesta, siitä syystä kenno vielä kylmänä.
 

Liitteet

  • IMG_1225.png
    IMG_1225.png
    87,6 KB · Katsottu: 59

hko

Jäsen
Kyllä vika nyt laitteessa on oltava, ja hekin myöntävät ettei sulatuksissa kuulu puhaltimen olla päällä. Aikamääreen perusteella tuleva sulatus onnistuu joka ikinen kerta laakista, mutta lämpötilaan perustuva ei.

F2120+VVM S320 tukee "passiivista" sulatusta, jonka aikana puhallin on päällä. AMS 10 ei taida varsinaisesti tukea, mutta onko mahdollista että VVM jotenkin virheellisesti yrittäisi sellaista tehdä?

Mullahan on VVM S320:ssä sellainen vika, että kun sen uudelleenkäynnistää niin sulatukseen liittyvät asetukset on väärin, ts. se ei joko tallenna tai lataa niitä oikein. Pitää aina muistaa asettaa ne käynnistyksen jälkeen. En tiedä onko tuo korjattu, mulla ei ole kovin tuore softaversio (2.18.5) kun en ole uskaltanut enää toviin päivitellä kun tuo nyt muuten toimii kohtuu hyvin. AMS 10:n kanssa ei taida olla konffattavissa mitään sulatukseen liityviä asetuksia?

Jännä jos softassa olisi tuo vika, eikö silloin ongelmaa tulisi olla muillakin käyttäjillä? Vai että nykyinen piirikortti tai missä ikinä tuo softa on, olisi viallinen?
Kuinkahan yleinen tuo AMS on VVM S-version kanssa? Ja kuinka moni ko. yhdistelmän omistajista on päivitellyt softaa...

Itse saattaisin noin epätoivoisessa tilanteessa kokeilla softan palauttamista johonkin pari vuotta vanhaan versioon, jos laite downgraden sallii.
 

TimoTei

Aktiivinen jäsen
F2120+VVM S320 tukee "passiivista" sulatusta, jonka aikana puhallin on päällä. AMS 10 ei taida varsinaisesti tukea, mutta onko mahdollista että VVM jotenkin virheellisesti yrittäisi sellaista tehdä?

Mullahan on VVM S320:ssä sellainen vika, että kun sen uudelleenkäynnistää niin sulatukseen liittyvät asetukset on väärin, ts. se ei joko tallenna tai lataa niitä oikein. Pitää aina muistaa asettaa ne käynnistyksen jälkeen. En tiedä onko tuo korjattu, mulla ei ole kovin tuore softaversio (2.18.5) kun en ole uskaltanut enää toviin päivitellä kun tuo nyt muuten toimii kohtuu hyvin. AMS 10:n kanssa ei taida olla konffattavissa mitään sulatukseen liityviä asetuksia?


Kuinkahan yleinen tuo AMS on VVM S-version kanssa? Ja kuinka moni ko. yhdistelmän omistajista on päivitellyt softaa...

Itse saattaisin noin epätoivoisessa tilanteessa kokeilla softan palauttamista johonkin pari vuotta vanhaan versioon, jos laite downgraden sallii.
Kiitos vastauksesta.

Tosiaan ams pohjaiset eivät tue passiivista sulatusta. Ei ole mahdollista käyttäjän vaikuttaa sulatuksen asetuksiin. Olisipa mahdollista vaikka ajastaa ”pakkosulatus” tai edes kytkeä manuaalisesti se päälle tarvittaessa, mutta ei.

Kaikki ams pohjaiset tulleet tuon vvms320 lanseerauksen jälkeen tuolla kombolla.

Eli ams10- jotakin + vvms320 + splitbox, ellei sitten vedetä vanhaan varaajaan tai kattilaan ja käytetä erillistä ohjainta.

Tänään alkoi Nibeltä sitten syyttely, että talossa on vika kun laitteet eivät toimi. Erikoista kyllä kun 2 vuotta toimineet moitteettomasti.

Osaisiko joku kertoa, mikä talon komponentti voisi aiheuttaa seuraavia oireita;

•puhallin jää päälle aikamääreeseen perustuvassa sulatuksessa

•jäästä johtuva sulatus epäonnistuu todella usein, kv pumpun nopeus heittelee tällöin 58% ja sieltät takaisin laitteen asettamaan (tällä hetkellä 40%)

Soitin asiasta yritykseen joka tehnyt taloon lvi/sähkösuunnitelmat, sekä asentanut ne.
Kyseisen firman edustaja jopa huvittuneena sanoi että alkaa olla aika paksua juttua. Tarjoutuivat sen verran tukemaan miestä mäessä, että tarvittaessa tuleevat käymään ja tarkastaavat ja dokumentoivat kaiken tuohon liittyvän, vaikka niben edustaja ne on päällisin puolin jo tutkinut.

Herkempää saattaisi alkaa ketuttaa..
 

mimique

Tekninen taiteilija
Mullahan on VVM S320:ssä sellainen vika, että kun sen uudelleenkäynnistää niin sulatukseen liittyvät asetukset on väärin, ts. se ei joko tallenna tai lataa niitä oikein. Pitää aina muistaa asettaa ne käynnistyksen jälkeen. En tiedä onko tuo korjattu, mulla ei ole kovin tuore softaversio (2.18.5) kun en ole uskaltanut enää toviin päivitellä kun tuo nyt muuten toimii kohtuu hyvin. AMS 10:n kanssa ei taida olla konffattavissa mitään sulatukseen liityviä asetuksia?
SMO S40 (mikä taitaa olla sisällytettynä tuossa S320:ssa) versiossa 3.3.8 on edelleen tuo vika, uudelleenkäynnistyksessä kaikki F2120 sulatusasetukset palaavat tehdasasetuksiin.
 
Back
Ylös Bottom