Toshiba Premium+ 35 / 25 (plus) kokemukset

Elpakko

Aktiivinen jäsen
Kestääkö sulatukset oikeasti 11 minuuttia? Jotain outoa tuossa on pakko olla, itselläni ei ole sulatukset kestäneet koskaan yli 4 minuuttia.
 

Derae

Jäsen
Pitipä tästä kiinnostuneena mitata hiukan tuota omaa premium25+ pumppua ja vanhaa fd25:sta. Täälläkin näyttää siltä, että premiumin copit ovat huonommat kuin fdn...... lämpötehoa otetaan premiumista sellainen 1600w 700w otolla !? (pumppu on kellarissa) ja fdn lukemat taas 1300w / 370w. Näissä mittauksissa on varmasti heittoja, mutta karkean kuvan saa. Sää on 1 asteen plussalla täällä päin, joten kyllähän tuo premium surkealle näyttää....
 

puuhis

Vakionaama
Kiitos Derae vertailumittauksista. Omasta loggerista sen verran vielä mainitsen että käytössä on täsmälleen sama loggeri FD:n ja tämän premium plussan kanssa. Samat lämpöanturit, sama kwh mittari, sama softa (no, tuota ehtoa millä päätellään ollaanko sulatuksella on muutettu koodissa koska premium lämpeää sulatuksen jälkeen hitaasti).
 

vmakela

Vakionaama
Sulatuksen kesto on kyllä oudon pitkä. Täällä Etelä-Pohjanmaalla näillä keleillä menee muutama minuutti. Selvästi lyhyt nyt, joskus pidempiäkin kun on liruteltavaa oikeasti.
 

puuhis

Vakionaama
Sulatuksen kesto on kyllä oudon pitkä. Täällä Etelä-Pohjanmaalla näillä keleillä menee muutama minuutti. Selvästi lyhyt nyt, joskus pidempiäkin kun on liruteltavaa oikeasti.
Minkälaisilla asetuksilla laite on? Meinaan vaan että paljonko pyynti ja puhallus. Takkamoodi?
 

Elpakko

Aktiivinen jäsen
Mulla on pyynti +20c, puhallus 4/5 ja takkamoodi 1. Viime yönä ollut n. -5c ja sulatukset kestäneet vähän vajaa 4 minuuttia. Premium+ 35
 

jarkko_h

Vakionaama
Jotain tuossa Premium 25 +:ssa.on sössitty verrattuna vanhaan Premiumin 25;een tai sitten joukossa on viallisia laitteita. VTT - testissä myös premium25+ oli selvästi vanhaa premium 25:sta huonompi.

Olisi mukavaa jos saisi samanlaisen cop mittauksen vanhasta premium 25:sta.

Pitää kaivella arkistoista sulatusten pituuksia, muistista voi sanoa että ovat olleet todella nopeita.
 

puuhis

Vakionaama
Mulla on pyynti +20c, puhallus 4/5 ja takkamoodi 1. Viime yönä ollut n. -5c ja sulatukset kestäneet vähän vajaa 4 minuuttia. Premium+ 35
Muistan että mittailin ainakin kerran takkamoodilla. Siinä sulatukset tosiaan oli lyhyempiä. Pistän laitteen takkamoodiin ens yönä, katsotaan lyheneekö sulatukset.
 

vmakela

Vakionaama
Mulla siis 3v ikäinen plussaton Premium25. Pyynti 21, takkatila 1 ja puhallus 3/5. Sen verran kuivahko ulkoilma että sulatus vai käy toteamassa, nostaa lämmityskierrokset hetkeksi ja loppuu siihen. Pakkasta on kyllä ollut.
 

puuhis

Vakionaama
Olihan tuossa aiemmin yksi mittaus tehty takka 1 moodissa, pyynti +22, puhallus kolmosella. Lyhin sulatus 2min (!), pisin 6 min, normi 4min (useimmin tapahtunut). Koko datassa ulkolämpötilan keskiarvo -2.7 astetta (datan alussa lämpötila -1 ja pakkanen tuosta kiristyi ja oli lopussa -4.7).

Koko datan cop=1.8, sisältäen sulatukset. Ei tuo hyötysuhde tuosta parane edes takkamoodilla. Lämpötehokäppyrä on yhtä hullunmyllyä, vehe ei oikein osaa päättää millä teholla lämmittäisi.
 

Liitteet

  • tossu takka1 pyynti 22 puh 3.pdf
    91 KB · Katsottu: 120

Elpakko

Aktiivinen jäsen
Itsekin juuri mittasin lämpöjä. Antoteho 3394W, ottoteho 820W. Karkeesti siis cop n. 4 kun ulkona -1c ja tässä ei tietenkään sulatusta huomioitu, kun on vaan hetkellinen mittaus
 

puuhis

Vakionaama
Itsekin juuri mittasin lämpöjä. Antoteho 3394W, ottoteho 820W. Karkeesti siis cop n. 4 kun ulkona -1c ja tässä ei tietenkään sulatusta huomioitu, kun on vaan hetkellinen mittaus
Oho, ei ollenkaan paha :). Ihan toinen peli kuin pikkuveljensä. Millä puhalluksella mittasit?
 

MakeH

Jäsen
Täällä myös mittailtu epävirallisesti näillä -5 -10 pakkasilla vanhempaa Premiuimia ja COPit pyörii siinä 2.1-2.5 paikkeilla puhalluksen 2-3teholla. Sama huomio että osateholla COP ei merkittävästi parane. Toisaalta taas kovemmilla pakkasilla pysyy pitkään vähän yli 2. Isommalla puhalluksella hieman parempi.

Tällä hetkellä pöhisee 2 nopeudella, pyynti 22, ottoteho 705w, imulämpö 23c, puhalluslämpö 34,5c. Ulkona pakkkasta -9c.
 
Viimeksi muokattu:
Sulatukset eivät ole takkamoodissa yhtään lyhyempiä, ainoa ero on että takka1 moodilla ainakin sisäyksikkö läsähtää pyörimään välittömästi sulatuksen jälkeen, jolloin kenno on vielä kylmä. Siitä ero.

Jos ei ole isommin sulatettavaa, silloin sulatus on n. 2-3 minuuttia.
Oikein kunnolla huurtunut kenno saattaa sulatella sitten vaikka 8-10 min, maksimia en tiedä.
Kai sen maksimin saa päälle pakotetulla sulatuksella :cool:

Joku vika lienee laitteissa, joista mitattu olemattoman pieni coppeja. Tai sitten mittaustavoissa/asetuksissa on merkittäviä eroja esim vtt testeteihin/databookiin nähden. Niissä lienee puhallus aina täysillä.
 

Husky

Hyperaktiivi
Tuossa puhalluksen vaikutuksessa COP:iin piilee oikea paradoksi ainakin meidän talossamme (mahdollisesti tässä on jotakin erityisen poikkeavaa tai sitten joku tuntematon tekijä takana, kun on vielä taival ILP:n kanssa aivan alussa).

ILP:stä tulee pienellä puhalluksella eli 1/5 iso lämpövyöry pienellä lämpötilapyynnillä (esim 19.5 astetta) => kuitenkin tuo ajoittain tuntuu varsin viileältä, kun puhaltaa paikkaan missä paljon pyöritään => ei houkuta alentamaan lämpötilapyyntiä, mutta ei myöskään lisäämään puhallusta.

Ja tuo lämpövyöry tapahtuu, vaikka homma hoituu luultavasti palstan pahimmalla katkokäynnillä. Varsin sokkeloisen päädyn ja kahden 90 asteen käännöksen ja kahden oviaukon jälkeen takahuoneen lämpötila nousee 19 asteesta luokkaa tunnissa 0.5-1 astetta mikä on aikamoinen suoritus verrattuna esim siihen, että varaavaan takkaan lappaisi hikihatussa puuta viikon putkeen.
Eurosäästöjä verrattuna varaavaan lattialämitykseen odotellessa, mutta tuossa voi katkokäynti, liian pieni puhallus ja ILP:n väärä kuorma eli invalid user vaikuttaa.

Mielenkiintoista lukea tämä viesti kevväämmällä ja katsoa vieläkö allekirjoittaa.
 

jarkko_h

Vakionaama
Lämpötehokäppyrä on yhtä hullunmyllyä, vehe ei oikein osaa päättää millä teholla lämmittäisi.

Onko läpiviennissä ilmavuotoja vai nikä voisi selittää tämän? Jos kone vaeltaa tehoalueen ääripäissä on se vähemmän aikaa optimialueella. Oletko kokeillut tehotajaa 75%, vaikuttaako vaeltamiseen?
 

puuhis

Vakionaama
Onko läpiviennissä ilmavuotoja vai nikä voisi selittää tämän? Jos kone vaeltaa tehoalueen ääripäissä on se vähemmän aikaa optimialueella. Oletko kokeillut tehotajaa 75%, vaikuttaako vaeltamiseen?
Ei ilmavuoto tuota oikein selitä, normimoodissa (takkatila pois päältä) käyttäytyy loogisemmin ja stabiilimmin. Laitan tuon 75% tason testaukseen, vaikka jo tulevaksi yöksi :). Normimoodi, +22, puhallus 3/5.
 

puuhis

Vakionaama
Sulatukset eivät ole takkamoodissa yhtään lyhyempiä, ainoa ero on että takka1 moodilla ainakin sisäyksikkö läsähtää pyörimään välittömästi sulatuksen jälkeen, jolloin kenno on vielä kylmä. Siitä ero.

Jos ei ole isommin sulatettavaa, silloin sulatus on n. 2-3 minuuttia.
Oikein kunnolla huurtunut kenno saattaa sulatella sitten vaikka 8-10 min, maksimia en tiedä.
Kai sen maksimin saa päälle pakotetulla sulatuksella :cool:

Joku vika lienee laitteissa, joista mitattu olemattoman pieni coppeja. Tai sitten mittaustavoissa/asetuksissa on merkittäviä eroja esim vtt testeteihin/databookiin nähden. Niissä lienee puhallus aina täysillä.
Kyllä ne on takkamoodissa 1 selkeästi erilaisia vs normimoodi. Puhallusilman anturin lämpötila (anturi on keskellä ja noin 10cm päässä puhaltimesta) menee jopa pakkaselle normimoodissa sulatuksen aikana. Takkatila 1:ssä anturin lämpötila ei juurikaan tipahda. Normimoodissa ottotehokäyrässä on sulatukselle menossa selvä lasku, sitten nousu (varsinainen sulatus) ja uusi lasku, tämän jälkeen lähtee sitten lämmittämään. Takkamoodissa ei tällaista ole, ottoteho vain ensin laskee ja sitten nousee ja laite lähtee taas lämmittämään. Ihan selkeä ero.
 

repomies

Hyperaktiivi
Sähkötehon mittauksista ei tule löytymään mainittavaa virhettä.

Virhettä saattaa löytyä lämpötilamittauksista tai puhallusnopeuden tai tarkemmin sanottuna ilmavirran määrän arvioinnista.

ILP ei puhalla joka kohdasta kennoa samanlämpöistä. Ei ainakaan minun ILPit koskaan. Lämpötilan mittaukseen tarkasti tarvitsisi useita lämpömittareita sivusuunnassa pitkin puhallus- ja imuaukkoa. Ilmamäärä puolestaan on yleensä lähinnä arvaus, vasta puhtailla suodattimilla ja tarkalla puhaltimen nopeuden mittauksella voi luottaa siihen että sen mitä pumpulta pyytää, myös saa. Toki tiedetään ettei nämä yleensä ainakaan kovempaa puhalla, kuin mitä pyydetään. Mutta puhaltaako edes sen, no se vaihtelee.

Sekin on mahdollista, että kone on jotenkin viallinen. Ehkä kylmäaineen määrä ei ole oikea.
 

puuhis

Vakionaama
Sähkötehon mittauksista ei tule löytymään mainittavaa virhettä.

Virhettä saattaa löytyä lämpötilamittauksista tai puhallusnopeuden tai tarkemmin sanottuna ilmavirran määrän arvioinnista.

ILP ei puhalla joka kohdasta kennoa samanlämpöistä. Ei ainakaan minun ILPit koskaan. Lämpötilan mittaukseen tarkasti tarvitsisi useita lämpömittareita sivusuunnassa pitkin puhallus- ja imuaukkoa. Ilmamäärä puolestaan on yleensä lähinnä arvaus, vasta puhtailla suodattimilla ja tarkalla puhaltimen nopeuden mittauksella voi luottaa siihen että sen mitä pumpulta pyytää, myös saa. Toki tiedetään ettei nämä yleensä ainakaan kovempaa puhalla, kuin mitä pyydetään. Mutta puhaltaako edes sen, no se vaihtelee.

Sekin on mahdollista, että kone on jotenkin viallinen. Ehkä kylmäaineen määrä ei ole oikea.
Aivan totta puhut. Tuo lämpötilamittaus ei ole ongelma, anturit on halpoja kuin saippua ja helppo kalibroida (itse asiassa tuossa loggerisoftassa on ihan kalibrointikohta lämpötila-antureille). Ne olen kalibroinut PT 100 anturilla ja mittarilla, töistä lainattu. Eli tuon saa todella tarkaksi, lineaarisuudenkin voi verifioida. Eli tämä olisi helppo hoitaa kuntoon.

Mutta tuo puhallusmäärä, siihen ei ole kilukaluja. Jotain anemometrejä (oliko oikea termi) tietysti löytyy mutta mittaus on pistemäinen, virtaus ei takuulla ole vakio koko aukolla. Tässä pitää luottaa VTT:n mittauksiin ja matalemmilla puhallustehoilla pitää sitten luottaa service manuaaliin. Yllättäen puhallusmäärät ovat olleet VTT testeissä hyvin lähelle manuaalien ilmoittamia arvoja.
 

puuhis

Vakionaama
Kyllähän tässä oikeasti on niin paljon epävarmuuksia mittauksissa ettei voi todeta pumpun oikeaa suorituskykyä, todeta sitä huonoksi tai hyväksi. Toki sellaisia perusominaisuuksia voi mitata kuten hemmotestiä (max puhalluslämpötila yhdessä pisteessä), sulatusten kestoa yms. Tässä vaiheessa lopetan mittausten oma-aloitteisen postaamisen täällä, ilman mitään herneen nokkaanvetoa ja tilin poistamista. En vaan pidä oikein motivoivana mitata suureita pumpusta jossa epävarmuustekijöitä on ihan liikaa. Pitää mitata kaikki, kunnolla, tai sitten ei mitään. Mutta minkä kirjoitin sen kirjoitin, mitään en ala poistelemaan. Oikeasti tulokset on enimmillään vain suhteellisia, absoluuttinen luotettava mittaaminen on näistä ilpoista ihan liian vaikeaa. VTT tehköön sen.

Vähän oikeastaan hämmästyin kuinka paljon koodia tuli kirjoitettua tähän testeriin, tosin kääntäjä alkaa olla niin vanha ettei päivittäminen uuteen windowsiin ole työmäärän puolesta järkevää. Tämä nykyinen win XP testiläppäri kun päättää hajota niin se on siinä, mittaukset loppuu muutenkin.

Jos löydän jotain uutta tästä pumpusta niin laitan toki tiedoksi tännekin :), graafien kera. Keskustelussa olen mukana, jappastaan vaan lisää miten tämä plussa toimii.
 

Derae

Jäsen
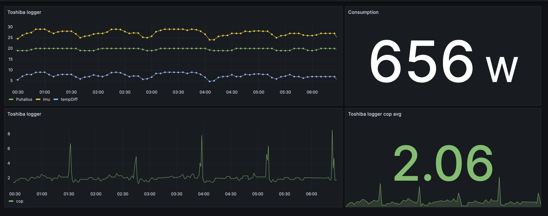
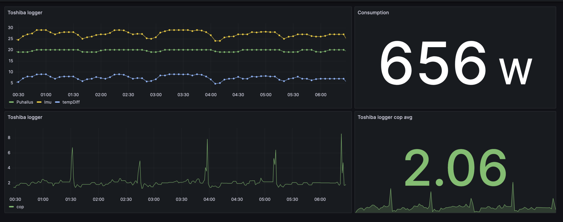
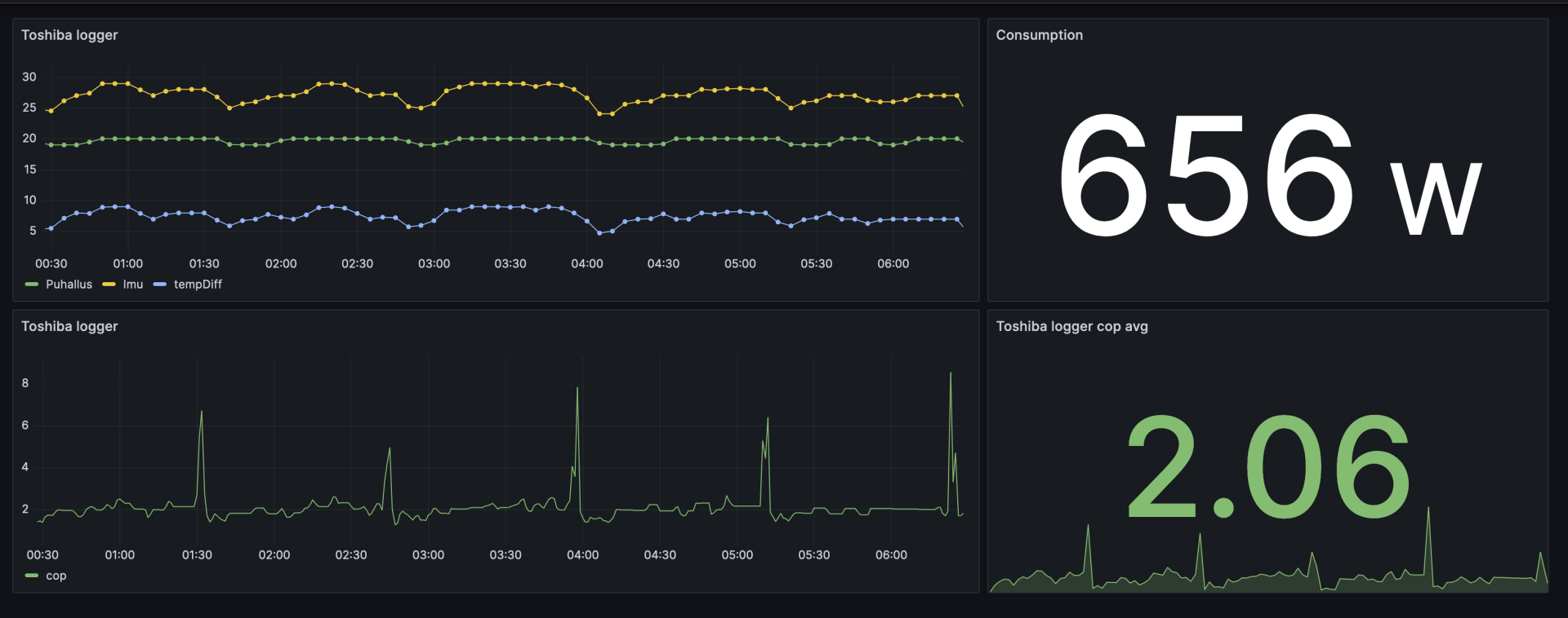
Eilen tuli kyhättyä pikapikaa pieni loggeri tuolle toshiballe kun rupesi niin kiinnostamaan tämä suorituskyky. Puhallus täysillä, takkatila 1 käytössä ja data näyttää tältä viimeisen 6h ajalta. Eihän tämä pääse edes samalle hehtaarille engineering databookin arvojen kanssa, jonka perusteella menin valinnan tekemään. Huomiona, että tuossa graafissa on puhallus ja imu nimetty väärinpäin.

EDIT: Unohtui mainita, että ulkolämpötila pyöri siinä -2 ja -1 välissä.

1698291022467.png
 
Viimeksi muokattu:
Kyllä ne on takkamoodissa 1 selkeästi erilaisia vs normimoodi. Puhallusilman anturin lämpötila (anturi on keskellä ja noin 10cm päässä puhaltimesta) menee jopa pakkaselle normimoodissa sulatuksen aikana. Takkatila 1:ssä anturin lämpötila ei juurikaan tipahda. Normimoodissa ottotehokäyrässä on sulatukselle menossa selvä lasku, sitten nousu (varsinainen sulatus) ja uusi lasku, tämän jälkeen lähtee sitten lämmittämään. Takkamoodissa ei tällaista ole, ottoteho vain ensin laskee ja sitten nousee ja laite lähtee taas lämmittämään. Ihan selkeä ero.

Ihan varmasti tipahtaa puhallusilman anturin lämpötila sulatuksen aikana, oli sitten käytössä takka1 tai ei.
Minullakin on näet puhallusilmaa mittaamassa anturi.

havaitsemasi lämpötilojen erot voivat johtua esim erilaisista sulatustapahtumista, sulatettavaa eri määrä, ulkolämpötila eri, kennon lämpötila eri ennen sulatusta, jne jne.

Pikaisella parin minuutin sulatuksella ei sisäkenno ennätä niin paljoa jäähtyä, ja toisaalta takka1 asetuksella sisäkenno alkaa sieltä "pakkaslukemista" välittömästi lämpenemään, kun sisäyksikön läpi kiertää pelkkää huonelämpöistä ilmaa.

Edit:

Ja vielä sellainenkin huomio, että monissa tilanteissa takkatila asetuksella puhallusnopeus on suurempi kuin ilman takkatilaa.
Tällöin kenno on valmiiksi kylmempi jo ennen sulatusta. Sulatuksen loppuvaiheessa ero pitäisi näkyä myös.
 
Viimeksi muokattu:

janti

Moderaattori
Ylläpidon jäsen
Virhettä saattaa löytyä lämpötilamittauksista tai puhallusnopeuden tai tarkemmin sanottuna ilmavirran määrän arvioinnista.
Tuskimpa ilmamäärä tässä on nyt virheellinen. Jos se olisi, niin laitteen pitäisi puhaltaa (huomattavasti) kovempaa kuin mitä Service Manualissa kerrotaan. Normaalisti ilmamäärävirhettä epäillään jos laitteen suorituskyky on parempi kuin mitä DataBookista/spekseissä on kerrottu, nyt tilanne on päinvastainen.

Täydellä puhalluksella Scannon testissä laite puhalsi maksimissaan noin 756 m3/h. SM ilmoittaa täydelle puhallukselle 731 m3/h.
=> Siis +3% speksiä kovempaa. Toisaalta kovempi puhallusnopeus laskee hieman lämpötilaeroa (puhallus-imu).
Tuo 3% ero tuossa tapauksessa vaikutti antotehoon vain noin 120 W. :cool:
 
Viimeksi muokattu:

vmakela

Vakionaama
Tämän aamun sulattelut -12 asteessa, takkatila1 päällä, pyynti 21, manuaali 3/5 puhallus, sijainti eteläpohjanmaalla:
- klo 8.17.15 Sisäyksikön puhallus päättyy
- klo 8.18.15 Ropinaa, "vedenkeitinsaundit"
- klo 8.19.15 Sisäyksikkö alkaa jälleen puhaltaa kylmää

Aikalailla sekunnilleen minuutin välein tapahtuvat toiminnot. Ei siis juuri ollut sulatustarvetta. Sitä en osaa sanoa millaisella algoritmilla tuo sulatuksen pituus päätellään, kun kyllähän toisinaan lorotellaan ulkoyksiköstä oikein huolella.
 

janti

Moderaattori
Ylläpidon jäsen
Eihän tämä pääse edes samalle hehtaarille engineering databookin arvojen kanssa, jonka perusteella menin valinnan tekemään.

EDIT: Unohtui mainita, että ulkolämpötila pyöri siinä -2 ja -1 välissä.
Databookin arvo on käsittääkseni hetkellinen arvo ilman pohjavastusta. Sulla on hetkellinen COP tuossa pohjavastuksella noin 3,6, ja ilman sitä 4,3. ;)

Dabookissa on tuossa kohden pikku hyppäys. 60% teholla COP on 3,6, mutta 48 % teholla 4,3.
1698298471774.png

1698298402553.png
 

Derae

Jäsen
Databookin arvo on käsittääkseni hetkellinen arvo ilman pohjavastusta. Sulla on hetkellinen COP tuossa pohjavastuksella noin 3,6, ja ilman sitä 4,3. ;)

Dabookissa on tuossa kohden pikku hyppäys. 60% teholla COP on 3,6, mutta 48 % teholla 4,3.
katso liitettä 89430
katso liitettä 89429
Tottahan tuo on, mutta ihmetyttää vain miten heikkoa tekemistä tältä premiumilta kun vertaa vanhaan FD25:hen, Odotin varsinkin osatehoilla parempaa coppia. Pitääpä tuplavarmistaa, että mittarit näyttää oikein ja rakennella FD:seen myös logitus.
 

Husky

Hyperaktiivi
Eilen tuli kyhättyä pikapikaa pieni loggeri tuolle toshiballe kun rupesi niin kiinnostamaan tämä suorituskyky. Puhallus täysillä, takkatila 1 käytössä ja data näyttää tältä viimeisen 6h ajalta. Eihän tämä pääse edes samalle hehtaarille engineering databookin arvojen kanssa, jonka perusteella menin valinnan tekemään. Huomiona, että tuossa graafissa on puhallus ja imu nimetty väärinpäin.

EDIT: Unohtui mainita, että ulkolämpötila pyöri siinä -2 ja -1 välissä.

katso liitettä 89428
Itseä kiinnostaisi tietää mikä osuus kotimittauksista on erinomaisen hyvällä COP:lla (noita on pari osunut palstalla silmiin) ja mikä ei niin hyvällä.

Olisi hyvä jos puuhiskin jatkaisi projektia.

Ilmamäärää ei teeseitsemies pysty mittaamaan, että se jää speksien varaan.
On tässä kuitenkin deltaT:tä jonkin verran, ettei ole mahdoton mitata tarpeeksi tarkasti. Voisihan tietysti olla vaikka 3kpl antureita eri kohdissa ja niitä voisi virtauksen poikittaissuunnassa siirrellä, jotta näkee ovatko järkevässä kohdassa.

Ehkä kaikki mittaukset, joissa on äärimmäisen hyvä COP, on useamman anturin keskiarvo ja kaikki mittaustekniikka kunnossa ja päivastoin muuta osoittavat ovat ne mitkä ovat pielessä.

Ja tietysti, jos samoilla mittareilla samalla tavalla mitataan toisesta ILP:stä huonoja tuloksia ja toisesta hyviä, niin pistää miettimään onko mittausvirhe vai ei.

Kiinnostaisi itsekin mittailla tuota, mutta saas nähdä koska olisi aikaa.
 

janti

Moderaattori
Ylläpidon jäsen
Ehkä kaikki mittaukset, joissa on äärimmäisen hyvä COP, on useamman anturin keskiarvo ja kaikki mittaustekniikka kunnossa ja päivastoin muuta osoittavat ovat ne mitkä ovat pielessä.

Ja tietysti, jos samoilla mittareilla samalla tavalla mitataan toisesta ILP:stä huonoja tuloksia ja toisesta hyviä, niin pistää miettimään onko mittausvirhe vai ei.
Aiemmin olemme yhdessä pohtineet noita kotimittauksien virhelähteitä tässä ketjussa.

"Hevi-loggaaja" tarkistaa lämpöanturit jäävedessä ja kiehuvassa vedessä.
 
Viimeksi muokattu:

puuhis

Vakionaama
Kokeilin tuossa laittaa vekottimen ensin täysille, +22, puhallus 5 ja puhalsin kämpän lämpimäksi. Sitten pyynti +20, edelleen puhallus 5/5 ja eikun metsästämään databookin osatehoja.

Oottelin stabiileja olosuhteita: Ulkolämpötila -2, puhallus 29, imu 23.2, ottoteho 576. Tästä lämmitysteho 1416W, cop = 2.5.

Databookista löytyy 1390W, otto 330 tuosta -2 asteen kohdalta, cop tuosta kun lisää 100W -> 3.2. No, eroa copissa sen 0.7. Ottotehoa laite ottaa siis 140W enemmän kuin pitäisi.

Mittailin myös stabiileissa olosuhteissa puhalluslämpöjä keskeltä ja molemmilta reunoilta - en kerta kaikkiaan pysty havaitsemaan puhalluslämpötiloissa mitään eroa noiden pisteiden välillä.

Ja kokeilin muuten sekä normimoodia että takka 1 moodia. Ei tässä täyspuhalluksessa sitten mitään eroa tulosten välillä.
 

Derae

Jäsen
Kokeilin tuossa laittaa vekottimen ensin täysille, +22, puhallus 5 ja puhalsin kämpän lämpimäksi. Sitten pyynti +20, edelleen puhallus 5/5 ja eikun metsästämään databookin osatehoja.

Oottelin stabiileja olosuhteita: Ulkolämpötila -2, puhallus 29, imu 23.2, ottoteho 576. Tästä lämmitysteho 1416W, cop = 2.5.

Databookista löytyy 1390W, otto 330 tuosta -2 asteen kohdalta, cop tuosta kun lisää 100W -> 3.2. No, eroa copissa sen 0.7. Ottotehoa laite ottaa siis 140W enemmän kuin pitäisi.

Mittailin myös stabiileissa olosuhteissa puhalluslämpöjä keskeltä ja molemmilta reunoilta - en kerta kaikkiaan pysty havaitsemaan puhalluslämpötiloissa mitään eroa noiden pisteiden välillä.

Ja kokeilin muuten sekä normimoodia että takka 1 moodia. Ei tässä täyspuhalluksessa sitten mitään eroa tulosten välillä.
Mulla näyttää aivan samalle, ei mitään eroa puhalluslämmöissä keskeltä vs reunat jne. Muutenhan tämä näyttää ihan hyvältä, mitä nyt ottotehoa on liikaa :confused:. Koitan tässä viritellä ja tarkistaa loggerit mahdollisimman pian, niin saan lisää ja tarkempaa dataa pihalle tuosta premiumista, otan vertailuksi myös FDstä käppyrää.
 

janti

Moderaattori
Ylläpidon jäsen
Tässä omia hajatelmia mahdollisiksi vioiksi; pientä ohivuotoa 4-tieventtiilissä tai jotain häikkää tulistuksen säädössä (=kennoanturi?).

Mikä oli @Derae Toshiban putkipituus?
 

repomies

Hyperaktiivi
Jos puhallusilman lämpötila on täysin tasainen, niin sisäyksikkö toimii optimaalisesti. Tarkoittaa, ettei kylmäainetta ainakaan olennaisesti liian vähän ole.
 

VesA

In Memoriam
Jos puhallusilman lämpötila on täysin tasainen, niin sisäyksikkö toimii optimaalisesti. Tarkoittaa, ettei kylmäainetta ainakaan olennaisesti liian vähän ole.
FD25 on pienillä osatehoilla jo aika surkea kapistus, voisiko tämän optimi olla vielä heikompi..
 

puuhis

Vakionaama
Ihan varmasti tipahtaa puhallusilman anturin lämpötila sulatuksen aikana, oli sitten käytössä takka1 tai ei.
Minullakin on näet puhallusilmaa mittaamassa anturi.

havaitsemasi lämpötilojen erot voivat johtua esim erilaisista sulatustapahtumista, sulatettavaa eri määrä, ulkolämpötila eri, kennon lämpötila eri ennen sulatusta, jne jne.

Pikaisella parin minuutin sulatuksella ei sisäkenno ennätä niin paljoa jäähtyä, ja toisaalta takka1 asetuksella sisäkenno alkaa sieltä "pakkaslukemista" välittömästi lämpenemään, kun sisäyksikön läpi kiertää pelkkää huonelämpöistä ilmaa.

Edit:

Ja vielä sellainenkin huomio, että monissa tilanteissa takkatila asetuksella puhallusnopeus on suurempi kuin ilman takkatilaa.
Tällöin kenno on valmiiksi kylmempi jo ennen sulatusta. Sulatuksen loppuvaiheessa ero pitäisi näkyä myös.
Otinpa ja kiinnitin tähän vielä enemmän huomiota kun tietokantaan laitetaan vain 30 sekunnin keskiarvoja. En tiedä miksi mutta tämä minun pumpun imuilma-anturi ei juuri hievahdakaan sulatusten aikana kun puhallin on seis, normimoodissa anturi kyllä menee pakkaselle :huh:. Ja tämä katsottuna livenä anturin arvoista. Sitten kun laite lähtee puhaltamaan sulatuksen jälkeen niin lämpötila tippuu ja kunnolla.
 

timbba

Vakionaama
Eikö se liika ottoteho selity pohjavastuksella joka on aina päällä pakkasella?

Tätä minäki epäilen, että databookin arvoissa ei oo pohjavastusta huomioitu ollenkaan.

Mut sitä mä ihmettelen, että kuka tölvänä näitä suunnittelee, ku mukamas brändituote ja sen premiumista kyse? Ei voi käsittää miten on mahdollista, että Toshiba tunkee tälläistä markkinoille :confused:
 
Back
Ylös Bottom