Daikin Perfera 30 ja 40

heebo1974

Aktiivinen jäsen
Näin tässä sitten kävi. Mittailin IR mittarilla ja kun oli mielestäni löytänyt kuumimman putken, laitoin anturin siihen. Laitoin foliota ympärille.
No sitten pumppu kasaan ja käyntiin. EI meinannut ottaa oikein tehoja. Tuli joku errori kylmäaineista. No virrat turvakytkimeltä taas pois ja uusi yritys. Sama homma. No perkele, anturi takas alkuperäiseen taskuun ja uusi yritys. Rupesi taas toimimaan. Jäi nyt kyllä hämärän peittoon olisiko vielä uusi buutti pelastanut, vai testaileeko se jotain tuossa käynnistelyssä tmjs, kun pumppailee pikkutehoilla.
Taitaa jäädä tähän nämä kokeilut. Tai ainakin pitäisi nyt sitten olla varma mihin putkeen anturi olisi parasta kiinnittää. Sellaista nysväämistä toi kyllä on, että lopputulos näyttää kyllä niin amatöörin puuhastelulta että.

Edit: Ja noiden virrat pois buuttien jälkeen annoin toki pumpun kerätä itseään ehkä vartin verran.
 
Viimeksi muokattu:

-T

Aktiivinen jäsen
Tänään Pohjois -pohjanmaalla ollut n.-20-23 pakkasta ja täytyy sanoa että pumppu on toiminut mainiosti. Lämpötilat näkyy normaalisti. Ja edeltävän viikon 15-24 pakkasessa sulattanut vain kun oikeasti on tarvinut. Pari kertaa vilkaissut ulkoyksikköön sulatuksen alettua niin sen verran kuurainen , että aiheesta tehnyt . Sitten on saattanut ajella taas useamman tunnin ja antanut hyvin lämmintä. Opetuksena itselleni tässä kohtaa : älä koske mihinkään säätöön.
Tälle päivälle näyttää kulutus 20 kWh ja lämpöteho 45 kWh.

Pari kertaa olen huomannut sulatuksen jälkeen vartin puhalluksen ja uudelleen sulatuksen tai sitten pitkän lämmityssiivun jälkeen normaalia pidemmän sulatuksen. Olettaisin että vekottimen anturit haistelee onko tullut puhdasta jälkeä vai tarviiko uutta sulatusta?
Olisi mielenkiintoista nähdä kovemmilla pakkasilla meneekö toimintalogiikka kyykkyyn vai mitä, mutta nyt tällä hetkellä toimii hyvin.
samoilla huudeilla. sen mitä itsekin katsonut toisinaan kennoa niin ihan hyvä kun sulatus on tullut!

tupla sulatuksia saattaa tulla noiden tosi pitkien vetojen jälkeen. mutta ei sinänsä haittaa jos kone on vetänyt tyyliin 6h työtä. ilmeisesti kennon lämpöjä haistaa ja jos ei nouse tarpeeksi ni tulee toinen.

uvuoden jälkeen oli ne kovat pakkaset 20 ylöspäin melkein 30 toisinaan. hyvin toimi pumppu takka yhdistelmä kokoajan. vanhalla pumpulla olis kämppä jo alkanut osin viilenee mutta nyt ei mitään ongelmaa!

appsin mukaan tammikuussa noin 450 kulutettu ja lämpöteho 1400. en ihan tarkkaan muista. cop oli kuitenkin 2,65 joka tosi kylmän kk ajalta on kyllä oikein hyvä. takkaa toki tullut lämmiteltyä oheen myös päälle 15 pakkasilla
 

Koelli

Aktiivinen jäsen
Paras paikka kennoanturille, mitä mittasin.

1000011523.jpg
 

Kaimo Ärräpää

Pumppauksen suomenmestari v. 2041
@Koelli tai @heebo1974 tai joku muu, jolla nyt oli pömpeli suolistettuna. Jos vain olisi vielä ollut auki, niin kovin iloinen olisin ollut kuvasta siitä huonelämpötila-anturista. Käsittääkseni se on sellainen pikkuinen oma korttinsa, joka on johdoilla "emokorttiin" yhdistetty.
 

nikiad 40

Jäsen
@Koelli tai @heebo1974 tai joku muu, jolla nyt oli pömpeli suolistettuna. Jos vain olisi vielä ollut auki, niin kovin iloinen olisin ollut kuvasta siitä huonelämpötila-anturista. Käsittääkseni se on sellainen pikkuinen oma korttinsa, joka on johdoilla "emokorttiin" yhdistetty.
Huoneilma anturi on johdon päässä ja helppo siirtää kotelon ulkopuolelle.
Aika pitkä se johto oli muistaakseni.
 

Kaimo Ärräpää

Pumppauksen suomenmestari v. 2041
@nikiad 40 , tämän foorumin perusteella ei ole johdon päässä, vaan kortille juotettu mikrokokoinen se anturi. Mutta se itse kortti lienee kuitenkin "emokortista" erillinen ja yhdistetty siis "emokorttiin" johdolla ja liittimillä. Vai tarkoititko juuri kyseistä "pikkukorttia", jolla anturi on?
 

Koelli

Aktiivinen jäsen
@Koelli tai @heebo1974 tai joku muu, jolla nyt oli pömpeli suolistettuna. Jos vain olisi vielä ollut auki, niin kovin iloinen olisin ollut kuvasta siitä huonelämpötila-anturista. Käsittääkseni se on sellainen pikkuinen oma korttinsa, joka on johdoilla "emokorttiin" yhdistetty.
Se roikkuu suolistettuna seinällä. Tämä oli kennoanturi, josta kuva.

Ja totta tosiaan! Daikinin Viisaat ovat juottaneet lämpötila-anturin kiinni piirilevyyn. Upea ratkaisu, mutta ehkä ei kannattaisi kolmen promillen humalassa piirtää piirtopöydällä ratkaisuja :hattu:
 

Kaimo Ärräpää

Pumppauksen suomenmestari v. 2041
@Koelli , tuota just naurettiin, kun se parin kymmenen sentin sähköjohto on jätetty pois niin on säästetty ehkä kymppi per pömpeli. Lisäksi saadaan aikaan epävarma lämpötilanmittaus. Olisi nyt se anturi johdotettu edes sinne imuilmaan kuten useissa muissa pumpuissa.

Järjettömästi kiinnostaa, minkälainen on se kohta, jossa se huonelämpötila-anturi on kiinni.
 

Koelli

Aktiivinen jäsen
@Koelli , tuota just naurettiin, kun se parin kymmenen sentin sähköjohto on jätetty pois niin on säästetty ehkä kymppi per pömpeli. Lisäksi saadaan aikaan epävarma lämpötilanmittaus. Olisi nyt se anturi johdotettu edes sinne imuilmaan kuten useissa muissa pumpuissa.

Järjettömästi kiinnostaa, minkälainen on se kohta, jossa se huonelämpötila-anturi on kiinni.
Tässähän se. Tosin se on piirilevyn takapuolella.
 

Liitteet

  • 20260202_205315.JPG
    20260202_205315.JPG
    130,1 KB · Katsottu: 66

Kaimo Ärräpää

Pumppauksen suomenmestari v. 2041
@Koelli , oho, eli on se sentään omalla kortilla. Saa tuon koko kortin irti pöydälle tutkittavaksi. Missähän tuossa on se NTC? Ilmeisesti tarkoititkin, että tuossa kuvassa seinän puolella olisi. Ilmeisesti jokin perusrasterin pintaliitos-NTC.

Periaatteessa voi olla niin, että NTC:lle on tuossa johtokimpussa omat johtonsa. Periaatteessa jos näin, voisi jopa onnistua anturin muutos säilyttäen takuu, koska mitään ei muutettaisi, jos tuosta riviliittimestä saisi ko. pinnit irti. Niihin voisi kytkeä sitten vastaavan, ulkoisen NTC:n, joka tulisi huoneeseen RIITTÄVÄN kauas pömpelistä. Eli monen metrin päähän.
 

nikiad 40

Jäsen
Kyllä nuiden neljän viivamaisen reiän takana ainakin mulla oli anturi.
Avaamalla kuvan näkyy paikka selkeästi
 

Liitteet

  • daikin_perfera_cool_20_3_1.jpg
    daikin_perfera_cool_20_3_1.jpg
    53,4 KB · Katsottu: 75

NorPump

Jäsen
@Koelli , that was just a joke, when the couple of ten centimeter electrical wire is omitted, maybe ten cents per pump are saved. In addition, an uncertain temperature measurement is achieved. If only the sensor had been wired to the intake air like in many other pumps.

I'm insanely curious about what the place where the room temperature sensor is attached is like.
Just an FYI, I had massive issues with my Panasonic HZ25 that had the temperature sensor on top of the inside coil. It was to a point where the pump was completely useless until the temperature sensor was removed from the pump (although it was nice to have the option.)
The Daikin isn’t perfect, but I’ve seen that aligning the vanes «correctly» for the airflow helps a lot.
 

Liitteet

  • IMG_2953.png
    IMG_2953.png
    121,5 KB · Katsottu: 14

-T

Aktiivinen jäsen
Etureunassa. Eli kyllä, aivan eri malli. Onkohan Daikin tosiaan oppinut jotain sitten :rolleyes:
itse olen suht tyytyväinen ollut kyllä. en nyt suoralta ole lähtemässä siirtämään anturia.

vanhassa mitsussa vedettiin pidemmän johdon kanssa anturi lähemmäs lattiaa. silloin siitä oli kyllä hyötyä pumpun toimintaan.
 

Luukku

Vakionaama
Nyt on sulatusvälit pitkiä. Stylish vetäny 27h yhtäsoittoa pikkuteholla (300-400W) yläkerran lämmitystä eikä kenno ollu juurikaan huurteessa. Perfera tekee kovempaa hommaa alakerrassa (800-900W), mutta silläkin 14h edellisestä sulatuksesta. Puillakin lämmitetty (jos saa mainita).
 

Pumppi

Jäsen
Mikähän tässä Perfera 40:ssa on taas vikana, kun tarveohjaus ei vaikuta tehoihin millään tavalla. Juuri sulatteli ja nyt 40% tarveohjauksella kone ottaa iloisesti 1.5kw… Econon päälle laitto rajoittaa toisaalta tehon 500w tienoille. Virtojen pois käyttö ei muuta tilannetta.
 

-T

Aktiivinen jäsen
Nyt on sulatusvälit pitkiä. Stylish vetäny 27h yhtäsoittoa pikkuteholla (300-400W) yläkerran lämmitystä eikä kenno ollu juurikaan huurteessa. Perfera tekee kovempaa hommaa alakerrassa (800-900W), mutta silläkin 14h edellisestä sulatuksesta. Puillakin lämmitetty (jos saa mainita).
lienee oleellinen tieto...etenkin kun puuta ohessa niin sulatus välit näyttää olevan hyvin pitkiä! eivät toki huonoja ole yksistäänkään.
 

Koelli

Aktiivinen jäsen
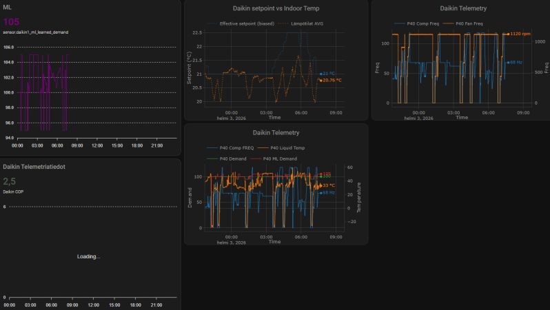
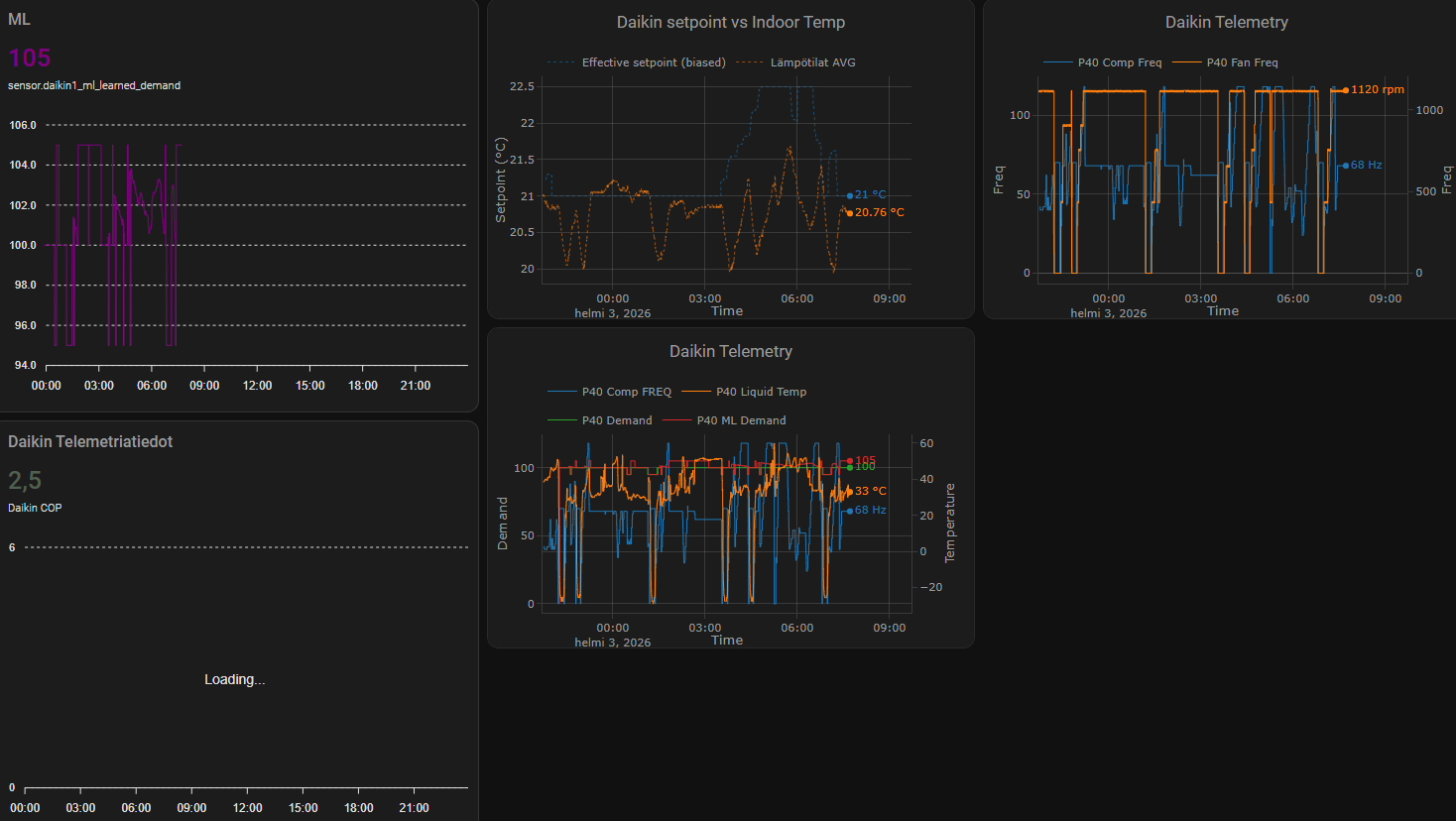
Kennoanturin siirto toimii De Facto. Tarveohjausta ajettu nyt ML-automaatiolla, ja tarveohjaus käynyt yöllä 95:ssä ilman, että puhallusteho olisi tippunut maksimista (5/5). Kyllä näistä Daikineista näköjään saa hyviä laitteita :rolleyes:
 

Liitteet

  • Näyttökuva 2026-02-03 074403.png
    Näyttökuva 2026-02-03 074403.png
    119,7 KB · Katsottu: 21

heebo1974

Aktiivinen jäsen
Kennoanturin siirto toimii De Facto. Tarveohjausta ajettu nyt ML-automaatiolla, ja tarveohjaus käynyt yöllä 95:ssä ilman, että puhallusteho olisi tippunut maksimista (5/5). Kyllä näistä Daikineista näköjään saa hyviä laitteita :rolleyes:
Meikäläisen anturin siirtely rumban tuloksena on toistaiseksi se, että mielestäni CDP ei ole aktivoitunut läheskään niin usein kuin ennen siirtelyä. Sinänsä hauskaa, että anturi on edelleen alkuperäisessä paikassa. :) Ehkä se istuu vaan poteroonsa nyt paremmin. Enemmän kyllä epäilen sitä, että olosuhteet vaan ovat toimineet paremmin. Aion todennäköisesti vielä hakea alumiiniteippiä ja kokeilla kerran siirtää anturi lämpimämpään putkeen. Tein myös sellaisen buusteri automaation, joka huomatessaan CDP:n, niin kokeilee herätellä sitä DC nostolla.
Toki tämä tehdään vain maksimissaan kerran tunnissa, ettei jää mihinkään boostilooppiin.
Toistaiseksi olen kerran huomannut sen aktivoituvan ja ko. tilanteessa jopa auttoi.
 

puuteknikko

Vakionaama
Kennoanturin siirto toimii De Facto. Tarveohjausta ajettu nyt ML-automaatiolla, ja tarveohjaus käynyt yöllä 95:ssä ilman, että puhallusteho olisi tippunut maksimista (5/5). Kyllä näistä Daikineista näköjään saa hyviä laitteita :rolleyes:
Onko tuolla ollut havaittavaa vaikutusta sulatuskäyttäytymiseen?
 

Kaimo Ärräpää

Pumppauksen suomenmestari v. 2041
Onko totta, ettei tuo Daikinin älysilmä toimi pystysuunnassa? Vain vaakasuunnassa?

Mistäs tällainen kysymys tuli? Siitä, kun tossa pari-kolme päivää sitten räpättiin tuo suuntaus niin, että se on alassuin. Tuloksena oli helkatinmoinen lisäys lämmitystehoihin tuntuen koko helkatin mökissä! Hyvä esimerkki oli, just silloin reippaampana pakkasena, kun talossa oli kylmää ja kone ei ollut sulatellut. Kun sulattelu oli ohi sormitempun myötä, mörskä lämpeni kaksi kolme astetta, tunnissa, ajattele, tunnissa!!! Eli älkää suunnatko sitä puhkumaan eteen vaan vähintään reippaasti alaviistoon.

Meillä nyt tosiaan se probleemina, kun kiikkustooli ja pikkusohva on kolmen metrin päässä, niin vähän vinkka tuntuu. Oikein ei tunnu toisaalta mahdolliselta muuttaa huonekalujen järjestystäkään. Ääh. Pisteenä iin päälle, metrin päässä, lähes sisäpömpelin alla on piano, joten on soittelut jääneet vähälle. Ja siitähän se ajatus sitten lähti. Onko totta, ettei älysilmä suuntaa pystysuuntaa? Olisi nimittäin jees, kun pelmanni istuu penkille, niin pömpeli komppaisi suuntaamalla ilmavirran suoraan eteen. 👌
 

heebo1974

Aktiivinen jäsen
@Kaimo Ärräpää puhalluksen suuntaus riippu varmaan aika paljon kohteesta. Joillain toimii ylöspäin ja joillain alaspäin. jne.. Sama koskee heilutusta. Itse älysilmää en ole koskaan edes kokeillut ja muutenkin sillä oli joku ihme vaikutus, josta en tykännyt edes ajatuksen tasolla.
Kannattaa toki kokeilla erilaisia puhalluksia. Itselläni alaspäin puhallus lämmittäisi olohuoneen paremmin, mutta aiheuttaa niin pahasti vedontunnetta sohvaperunoille. Ylöspäin puhallus ei haittaa ja levittää taas lämpöä paremmin koko torppaan. Pystyheilutus olisi hyvä kompromissi, mutta edelleen sohvaperunat kärsivät. Tällähetkellä olen aika tyytyväinen vaakaheilureihin.
 

Koelli

Aktiivinen jäsen
@Kaimo Ärräpää puhalluksen suuntaus riippu varmaan aika paljon kohteesta. Joillain toimii ylöspäin ja joillain alaspäin. jne.. Sama koskee heilutusta. Itse älysilmää en ole koskaan edes kokeillut ja muutenkin sillä oli joku ihme vaikutus, josta en tykännyt edes ajatuksen tasolla.
Kannattaa toki kokeilla erilaisia puhalluksia. Itselläni alaspäin puhallus lämmittäisi olohuoneen paremmin, mutta aiheuttaa niin pahasti vedontunnetta sohvaperunoille. Ylöspäin puhallus ei haittaa ja levittää taas lämpöä paremmin koko torppaan. Pystyheilutus olisi hyvä kompromissi, mutta edelleen sohvaperunat kärsivät. Tällähetkellä olen aika tyytyväinen vaakaheilureihin.
Tuon tähän vielä yhden jokerikortin, eli siivekkeet pois. Tämä toimii itsellä parhaiten, ja kasvattaa entisestään ilmavirtaa, ja lämmönluovutusta kennolta. Tämäkin tuli todistettua nesteen lämpötilan osalta, eli siivekkeiden pois ottamisen jälkeen mitattu lämpötila kennolta putosi hieman.
 
Viimeksi muokattu:

Luukku

Vakionaama
Jos tämä on varma tieto, niin voisi hyödyntää pörssisähkön kanssa. Pakkosulatus ennen kalliita tunteja.
Ainakin tällä kertaa näin kävi 9h jälkeen, kun kokeeksi laitoin econon päälle. Sehän tiedetään, että rajoittaa myös sulatuksen aikaista tehoa ja näin oli nytkin. 400W oli sulatuksen aikainen ottoteho.
Econo päälle ja sen jälkeen DC95% vähäksi aikaa. Tuo econosulatus saattaa näillä keleillä aiheuttaa useamman sulatuksen, jos ei lämmöt nouse. Jäi nyt alle 30 asteen econolla, mutta DC95 nosti 33:en.
Edit: tuplan teki
 

Smicke

Tulokas
Näillä pakkasilla perfera 30 tekee yli 12 tunnin vetoja ja triplasulatus lopuksi. Kenno onkin niin jäässä lopussa että ensimmäisen sulatuksen jlkeen ei vielä edes näe mitään kunnon aukkoa ilman kulkea, kyllä se siitä sitten lopulta suurimmaksi osaksi aukeaa. Hyvin riittänyt lämpöä takan kanssa. Tehokas pumppu.
 

-S.S.-

Jäsen
Perfera 40 heijaa kompressorin nopeutta hieman ylös ja alas, oudon tuntuista. Kun se värinä tulee hirsitalossa hiukan läpi. Sulatuksen jälkeen kuuluu suhinaa, muuten sisäyksikkö on äänetön. Pitää oikein mennä kokeilemaan, että sieltä tuulee. Olisiko hyötysuhde parempi kovemmalla puhalluksella ? Tällaisenaankin kääntelee tuvanpöydällä olevan sanomalehden sivuja.

Puhtaan ulkokennon sulatteluja tulee useamman kerran päivässä, mutta en ole kiinnittänyt huomiota enempää, kun lämmintä riittää.

Perfera 30 on unohdettu toiseen taloon lämmittämään ylläpitoa, kerran olen kahlannut sinne ulkoyksikölle, puhdas kenno, jääkukkula maassa, mutta tintti oli nokkinut putkieristettä kupariputken päältä.

Kohta kaksikymmenvuotias Daikin ponnistelee tosissaan tuolla rivarilla, ei vaan anna periksi.

-SS-
 
Back
Ylös Bottom