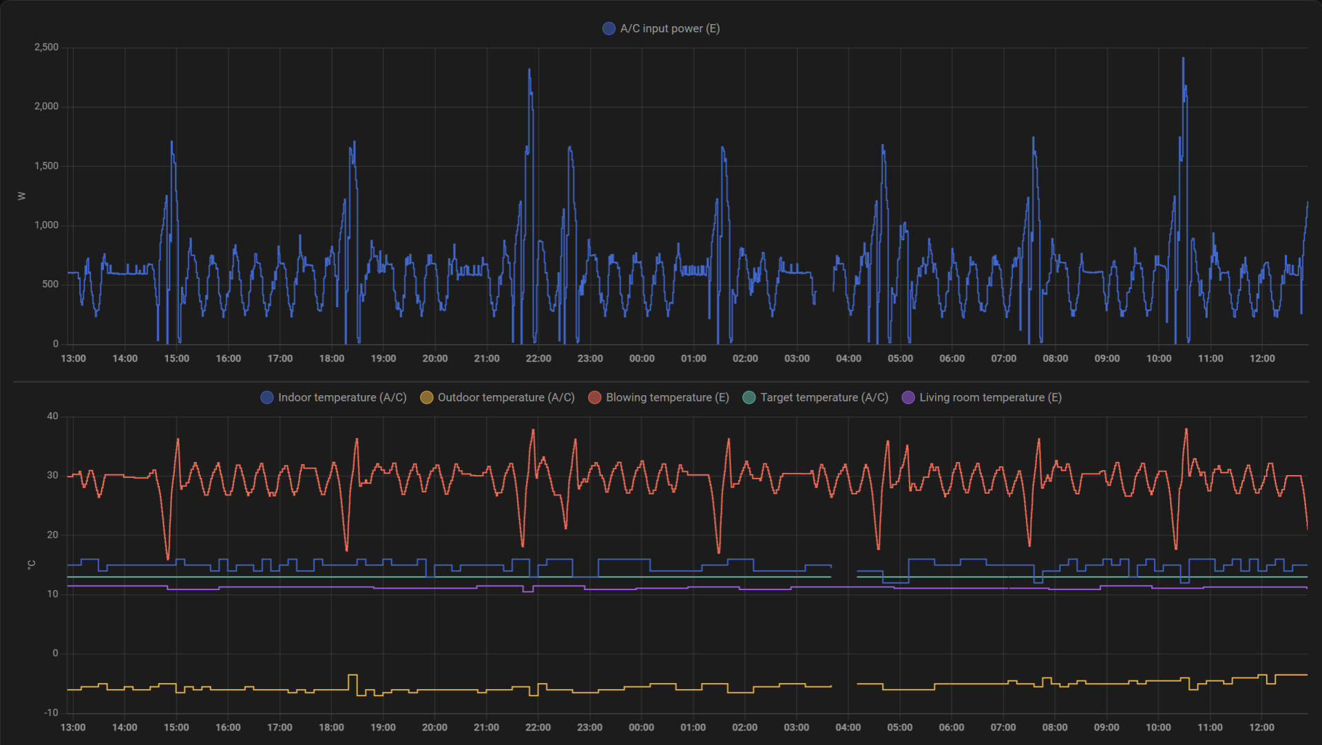
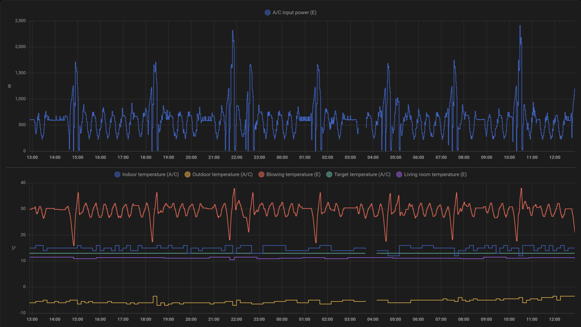
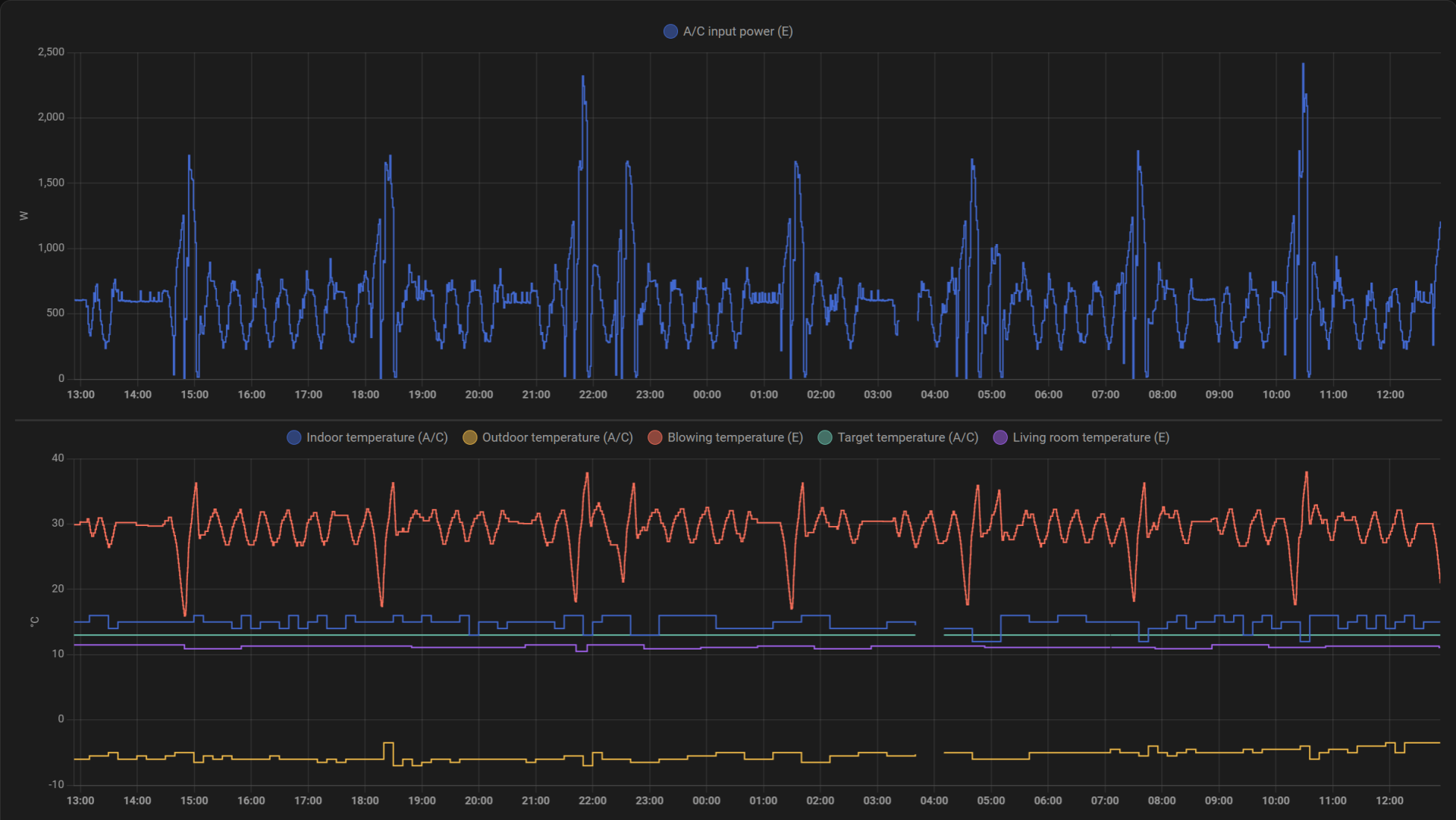
Ulkolämpötila-anturi taitaa törröttää takaa katsottuna vasemmassa ylälaidassa? Pitäisikö sitä yrittää kammeta lähemmäksi kennoa jotta lämpötilaero pienenisi..Miten muistelen, että Daikinissa ei muita arvoja otetakaan huomioon, kuin juuri kennon lämpötila vs ulkolämpötila.
Voin muistaa toki väärinkin.
