LDC - Daikin tarveohjaus Faikout avulla

Luukku

Vakionaama
En nyt ihan purematta niele. Tästä on varmaan repossa keskustelua? Olisiko linkkiä keskusteluun?
Kuvat. Tenttasin tuota revk:iä, kun epäilin, että DC100% ei salli max tehoa, mutta silloinhan DC on pois päältä ja sallii.
 

Liitteet

  • Revk 2.jpg
    Revk 2.jpg
    16,2 KB · Katsottu: 16
  • Revk.jpg
    Revk.jpg
    7,9 KB · Katsottu: 15

Kaimo Ärräpää

Pumppauksen suomenmestari v. 2041
@Luukku , eli onko kyseessä repon rajoitus, joka tekee 5 %-yks. portaat vai joku muu probleema, jos ei voida 1 % välein tehdä tuota DC-ohjausta? Tuohan olisi mullistava juttu ohjaukseen, jos 95-100 % välissä olisi neljä porrasta yhden yhden sijaan.
 

Koelli

Aktiivinen jäsen
No niin, tulihan tuota testattua. Ajoin MQTT:llä eri komentoja demandille ja läpihän ne tosiaan menee, riippumatta että mikä numero se on 0 ja 100 välillä. Huonompi juttu on se, että jos se on jotain muuta, kuin 60...75...100, eli esimerkiksi esimerkin mukainen 99, niin ei se muuta demandia, eikä data osoita, että sellaista komentoa huomioitaisiin.

Tuota failed-set:iä ei tarvitse noteerata, koska tajusin vasta hetken leikittyäni, että se pitää lähettää JSON-muodossa.

Edit: nyt tuli viiveellä virheilmoitus, joka alemmassa kuvakaappauksessa.

1769422379631.png


1769422492410.png
 

Luukku

Vakionaama
@Luukku , eli onko kyseessä repon rajoitus, joka tekee 5 %-yks. portaat vai joku muu probleema, jos ei voida 1 % välein tehdä tuota DC-ohjausta? Tuohan olisi mullistava juttu ohjaukseen, jos 95-100 % välissä olisi neljä porrasta yhden yhden sijaan.
Alussa mulla meni sensorin laskema DC sellaisenaan Faikoutille (kai), mutta sitten laitoin rajat, kun en tykännyt sen jatkuvasta vaihtumisesta. En tarkemmin tutkinut tuota, että meneekö ne tosiaan perille kaikki prosentit.
 

Kaimo Ärräpää

Pumppauksen suomenmestari v. 2041
No niin, tulihan tuota testattua. Ajoin MQTT:llä eri komentoja demandille ja läpihän ne tosiaan menee, riippumatta että mikä numero se on 0 ja 100 välillä. Huonompi juttu on se, että jos se on jotain muuta, kuin 60...75...100, eli esimerkiksi esimerkin mukainen 99, niin ei se muuta demandia, eikä data osoita, että sellaista komentoa huomioitaisiin.

Tuota failed-set:iä ei tarvitse noteerata, koska tajusin vasta hetken leikittyäni, että se pitää lähettää JSON-muodossa.

Edit: nyt tuli viiveellä virheilmoitus, joka alemmassa kuvakaappauksessa.

katso liitettä 112881

katso liitettä 112882

Eli suomeksi kiitos? :grandpa2:
 

heebo1974

Aktiivinen jäsen
Sanonpahan vain, että ei tuota draft preventionia vastaan pysty räpiköimään. Ainoa tapa on pitää korkea DC arvo ja se taas tuhoaa automaation muuten. Siis varsinkin kun oletettavasti sulatus lähestyy, niin toi nestelämpö vain romahtaa ja siihen ei oikein mikään tehoa. Ei auta hetkellinen DC nosto, koska samantien kun DC pudotetaan takaisin nestelämpö romahataa alas. Ihan siis minuutissa kahdessa pudotus 34->28. Kun draft prevention on aktiivinen, niin nestelämmöt kyllä pysyvät siinä 30 pinnassa ihan DC30:kin. Eipä siitä silti paljon iloa ole.

Täytyy kyllä sanoa, että on Daikini panostanut siihen todella paljon ettei vaan puhallettaisi ilmaa.
Normaalikäytössä (ei DC) on melkein mahdoton saada puhallusnopeuksia käyttöön ja sitten kun keksitään kiertotie DC ohjauksella, niin sekin osaa taistella vastaan. :tap:
 
Viimeksi muokattu:

Luukku

Vakionaama
Täytyy kyllä sanoa, että on Daikini panostanut siihen todella paljon ettei vaan puhallettaisi ilmaa.
Normaalikäytössä (ei DC) on melkein mahdoton saada puhallusnopeuksia käyttöön ja sitten kun keksitään kiertotie DC ohjauksella, niin sekin osaa taistella vastaan.
Harmillinen homma kyllä. Täytyy myöntää, että yläkerta käytössä missä Stylish hoitaa kokonaan lämmityksen ei tuosta DP:stä ole kyllä mitään ongelmaa. Toimii varsin mallikkaasti ja äänettömästi.
 

Liitteet

  • IMG_7010.jpeg
    IMG_7010.jpeg
    115,8 KB · Katsottu: 12

heebo1974

Aktiivinen jäsen
Harmillinen homma kyllä. Täytyy myöntää, että yläkerta käytössä missä Stylish hoitaa kokonaan lämmityksen ei tuosta DP:stä ole kyllä mitään ongelmaa. Toimii varsin mallikkaasti ja äänettömästi.
Jep ei yläkerrassa täälläkään mitään ongelmaa Comforan kanssa. Silloin tällöin sekin menee draft preventioniin, mutta aika nopeasti herää siitä. Ei todellakaan ongelmaksi asti.
 

Luukku

Vakionaama
Uskoisin, että niissä salaisissa "huoltovalikoissa" on varmasti myös tuolle DP:lle joku säätö, mutta ei niitä varmaan mistään löydä. Niitä valikoita on aika paljon siellä kapulassa.
 

Luukku

Vakionaama
Testipenkissä tämä @Kaimo Ärräpää :lle tehty sensori niin nyt, kun puuhellaa käytetty ja uunit lämpimänä niin ilpille pyytäis 16 asteen pyyntiä. Näin sen ilmeisesti haluaisit toimivan?
 

Liitteet

  • IMG_7011.png
    IMG_7011.png
    89,8 KB · Katsottu: 10

Luukku

Vakionaama
Täytyy kyllä sanoa, että on Daikini panostanut siihen todella paljon ettei vaan puhallettaisi ilmaa.
Perferalla liquid 32, ottoteho 300W ja automaatio asettanut puhalluksen 3/5 850rmp. Kokeilin, että mitä tapahtuu, kun laitan puhalluksen automaatille, alkoi puhaltaa 5/5. Tuo puhaltaisi 4/5 asetuksella kokoajan, mutta kohisee välillä liikaa niin automaatio antaa luvan vasta sitten, kun liquid yli 40. Onneksi asennettiin Perfera alas ja Stylish ylös, jos Stylish rajoittaa noin paljon puulämmityksen kanssa.
Edit: Stylish mallia voi kyllä suositella lähelle makuuhuoneita (voi olla jopa makuuhuoneessa) ja yläkertaan ainoaksi lämmönlähteeksi.
 
Viimeksi muokattu:

Koelli

Aktiivinen jäsen
Perferalla liquid 32, ottoteho 300W ja automaatio asettanut puhalluksen 3/5 850rmp. Kokeilin, että mitä tapahtuu, kun laitan puhalluksen automaatille, alkoi puhaltaa 5/5. Tuo puhaltaisi 4/5 asetuksella kokoajan, mutta kohisee välillä liikaa niin automaatio antaa luvan vasta sitten, kun liquid yli 40. Onneksi asennettiin Perfera alas ja Stylish ylös, jos Stylish rajoittaa noin paljon puulämmityksen kanssa.
Edit: Stylish mallia voi kyllä suositella lähelle makuuhuoneita (voi olla jopa makuuhuoneessa) ja yläkertaan ainoaksi lämmönlähteeksi.
Täällä Perfera (ei muita Daikineita olekaan) rajoittaa puhallintehoa huomattavasti enemmän. 660rpm on vakio puhallustaso. Sen saa nousemaan vain nostamalla reilusti Demandia.
 

Kaimo Ärräpää

Pumppauksen suomenmestari v. 2041
Ei toimi. Faikin ei tue yhden prosenttiyksikön tarkkuudella Demandin asettamista, vaan 5%:n portaissa, kuten virallisestikin.
No voi höhlä. Onko rajoite repossa vai pumpussa?

Jos pumpussa, niin siinä olisikin osaavalle vielä reverse-engineerinkiä . Kun tuo API on jo osin puukotettu auki, luulisi vähän edes auttavan sitä huomaa.
 

Luukku

Vakionaama
Olen miettinyt tuon Perferan varsin hyvää toimivuutta ja nyt näyttää HA:n ohjauksella toimivan erinomaisesti, että kuinka paljon mahtaa vaikuttaa se, että sijoituspaikka on tuolla isossa (20m2) "perähuoneessa" kaukana uuneista ja sisäyksikön päälle jouduttiin jättämään 15cm tilaa terassin kattorakenteiden takia (läpivienti). Ilma ainakin kiertää pumpun ympärillä. Puhalluksen suunta suoraan isosta oviaukosta kohti "uunihuoneita".
Tiedossahan se on, että sijoituspaikka ratkaisee paljon.
 

heebo1974

Aktiivinen jäsen
Hetken aikaa tuo oma draft prevention vastaisku jaksaa taistella, mutta jossain vaiheessa sekin antautuu. 😁

Yöllä scripti oli vähän paska ja se hakkasi päätä seinään. Tämä uusi osaa luovuttaa, kun selkaranka katkeaa.
1769510198497.png


Tarkkailee liquid temppiä ja fan speediä. Kun fan speedi antaa tiedot, että nyt ollaan draft preventionissa, niin lopetetaan DC50 nosto..
Kerrallaan mennään aina 5min DC50, jonka jälkeen "kokeillaan" voidaanko mennä normaalilla. Ehkä huono tuokin ja pitäis vaan laittaa että on niin kauan DC50, kunnes kyykkää draft preventioniin. Ei tulisi pumppausta. Toisaalta haluan olla optimisti ja toivon että joskus se normaalilla jatko onnistuu. Tuo siis ei rajoita DC:tä nousemasta ylemmäs, jos sellaiseen on tarvetta. Ainoastaan asettaa hetkittäisen alarajan.
 
Viimeksi muokattu:

Luukku

Vakionaama
Tuossahan ollaan vahvasti tavoitteen yläpuolella pörssihinnan nousun takia. Laita anturi viileämpään paikkaan mihin uunin lämpö ei niin herkästi vaikuta. Noin vahvassa ylilämmössä mulla aktivoituu onlyfans.
 

heebo1974

Aktiivinen jäsen
Tuossahan ollaan vahvasti tavoitteen yläpuolella pörssihinnan nousun takia. Laita anturi viileämpään paikkaan mihin uunin lämpö ei niin herkästi vaikuta. Noin vahvassa ylilämmössä mulla aktivoituu onlyfans.
Jep tuo on lähinnä testiä. Saatan hylätä tuo toiminnon. Only fans ei tule kuuloon minun Styliksen kanssa. Se menee aina jumiin jos vaihtaa fan modesta heat modeen. En ole jaksanut testata, auttaako mikään. Epäilys kohdistuu quiet outdoor asetukseen. Jos deaktivoisi sen ensin ja sitten vasta fan modeen ja kun palataan heat modeen, niin sitten vasta quiet mode päälle. Voi olla, ettei sekään auta. En ole myöskään kokeillut tuleeko jumi myös jos tilaa vaihdetaan kaukosäätimellä. Faikoutilla se ainakin tulee. Kun tuohon jumitilaan joudutaan, ainoa korjaus on IVO boot.
 

Luukku

Vakionaama
Jep tuo on lähinnä testiä. Saatan hylätä tuo toiminnon. Only fans ei tule kuuloon minun Styliksen kanssa. Se menee aina jumiin jos vaihtaa fan modesta heat modeen. En ole jaksanut testata, auttaako mikään. Epäilys kohdistuu quiet outdoor asetukseen. Jos deaktivoisi sen ensin ja sitten vasta fan modeen ja kun palataan heat modeen, niin sitten vasta quiet mode päälle. Voi olla, ettei sekään auta. En ole myöskään kokeillut tuleeko jumi myös jos tilaa vaihdetaan kaukosäätimellä. Faikoutilla se ainakin tulee. Kun tuohon jumitilaan joudutaan, ainoa korjaus on IVO boot.
Silloin, kun yläkerran Stylish oli tämän LDC ohjauksen alla niin en huomannut mitään ongelmaa fan/heat moden vaihdossa, mutta mulla olikin QO aina päällä kapulasta laitettuna. On edelleen QO molemmissa pumpuissa päällä. Ne lähtee pois vasta tuolla < -15.
 

heebo1974

Aktiivinen jäsen
Ensimmäinen testi fan modeen siirtymisjupakassa. Sammutin QO:n ja vaihdoin fan only tilaan. Annoin olla jonkin aikaa. Vaihdoin heat modeen. Annoin "lämmetä". Aktivoin QO:n. Näytti toimivan. Kaikki aikaisemmat yritykset QO tila päällä ovat päätyneet jumiin.
 

heebo1974

Aktiivinen jäsen
Nyt on luovuttu draft preventionin taklaamisen yrittämisestä. Nyt on siirrytty taas only fans aikaan. :)
Alkaa olla enää rippeitä jäljellä alkuperäisestä LDC sensorista. 😁
No perusteet ovat siellä taustalla. 😍🥰
 

Luukku

Vakionaama
Onhan tämä Faikout/HA ohjaus siitä mukava, että voi muokata pumpun toimintaa mieleisekseen. Sain paljon mukavamman puhallustoiminnan nyt Perferalle, kun sen 4/5 1020rmp kohisee korviin liikaa niin ajelee pääsääntöisesti 3/5 850rmp, mutta vain tarvittaessa kovempaa.
Automaattipuhallus riehuisi miten sattuu ja man 3/5 rajoittaa sen siihen vaikka kenno olis kuinka lämmin.
Koodi:
{% set coil = states('sensor.faikout_liquid') | float(0) %}

{% if 30 <= coil < 40 %}
  {% set fanlevel = 850 %}
{% elif 40 <= coil < 55 %}
  {% set fanlevel = 1020 %}
{% elif coil >= 55 %}
  {% set fanlevel = 1250 %}
{% else %}
  {% set fanlevel = 0 %}
{% endif %}

{{ fanlevel }}
 

Luukku

Vakionaama
Tässä on hyvä esimerkki miten typerä tuo Daikinin DC säätö on. Klo 5 ohjaus pyytää 85% ottoteho nousee sinne 400W paikkeille. Klo 6 pyydetään 95% ja teho nousee hikiset 100W. Klo 6.30 pitää pyytää 100% jolloin DC on off ja teho nousee maksimiin minkä QO sallii 1200W. Ja sitten tarvitaankin sulatus.
Eli, jos 85-95%:lla tehon sallittais nousta 700-1000 alueelle niin toiminta olis paljon pehmeämpää ja järkevämpää.
Mikä järki on makuuttaa matalilla tehoilla noin pitkään? Tähän kun sais Daikinilta selityksen.
Periaatteessa ei tarttis tässä omassa ohjauksessa kuin 40, 95 ja 100%.
 

Liitteet

  • IMG_7013.png
    IMG_7013.png
    113 KB · Katsottu: 8

heebo1974

Aktiivinen jäsen
Mikä järki on makuuttaa matalilla tehoilla noin pitkään? Tähän kun sain Daikinilta selityksen.
Periaatteessa ei tarttis tässä omassa ohjauksessa kuin 40, 95 ja 100%.
Daikinilta olisi kiva saada vastauksia moniin muihinkin ihmeellisyyksiin. Tai ei minua vastaukset oikeastaan edes kiinnosta, vaan korjaukset loogisempaan suuntaan ja enemmän vapauksia käyttäjälle. :)
 

heebo1974

Aktiivinen jäsen
Onko sulla kummassa pumpussa taitettu anturi lipan alle? Vai molemmissa? Vähentääkö tuplasulatuksia?

Mielestäni molemmissa auttoi hieman. Eli styliksessä vähensi tuplia ja comfora teki jopa 5 kertaisia sulatuksia ennen tuota. Ja nyt yleensä vain tuplat.
Komento takaisin. Heti kun painuttiin alle -10C:n, niin Comfora sekosi. Nyt aamulla jo 4 sulatusta putkeen. Jää nähtäväksi tuleeko lisää.
Sinänsä perseestä, että tuohon on jo nyt kulunut pari tuntia. Lämpötilat pumpun vaikutusalueella laskeneet huomattavasti.

EDIT: Viides sulatus menossa
EDIT2: Kuudes sulatus menossa
 
Viimeksi muokattu:

Jukka 95

Aktiivinen jäsen
Komento takaisin. Heti kun painuttiin alle -10C:n, niin Comfora sekosi. Nyt aamulla jo 4 sulatusta putkeen. Jää nähtäväksi tuleeko lisää.
Sinänsä perseestä, että tuohon on jo nyt kulunut pari tuntia. Lämpötilat pumpun vaikutusalueella laskeneet huomattavasti.

EDIT: Viides sulatus menossa
Tarveohjaus varmaankin käytössä?
 

heebo1974

Aktiivinen jäsen
Tarveohjaus varmaankin käytössä?
Jep.. Niin on jopa käynyt mielessä, että onko se kaiken pahan alku ? Pitäisikö kokeilla siirtyä normaalitoimintaan ja katsella millaiset sulatukset sillä tulee. Huomiseksi luvattu myös kylmää, joten voisi olla hyvä testi heittää kaikki DC ohjaukset romukoppaan.
 
Viimeksi muokattu:

Koelli

Aktiivinen jäsen
Jep.. Niin on jopa käynyt mielessä, että onko se kaiken pahan alku ? Pitäisikö kokeilla siirtyä normaalitoimintaan ja katsella millaiset sulatukset sillä tulee. Huomiseksi luvattu myös kylmää, joten voisi olla hyvä testi heittää kaikki DC ohjaukset romukoppaan.
Daikineihin on tuon sulatusloopin takia ohjelmistopäivitys olemassa, joka kosketti ainakin omaa 2020-vuosimallin Perferaa.
 

Koelli

Aktiivinen jäsen
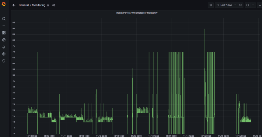
Luulisi, että korjaus olisi myös vuosimallin 2024 vehkeessä ? No ei ainakaan siltä tunnu.
Joskus taannoin otin yhteyttä Daikiniin suoraan, ja asentaja tuli asentamaan ulkoyksikköön uuden firmwaren. Tällaista se teki (kuvassa 70Hz = sulatus).
 

Liitteet

  • Daikin_Perfera_Comp_FREQ.PNG
    Daikin_Perfera_Comp_FREQ.PNG
    108,1 KB · Katsottu: 16

Luukku

Vakionaama
Perfera toimii, kyllä hienosti nyt puulämmityksen kaverina. Uunit lämpimiä ja lämpötilatavoitteessa 22,2 ollaan. Ulkona -9,5. Puhaltelee 3/5 teholla vaikka liquid karvan alle 30 DC 45%.
Edit: hauska yhteensattuma, että imu on täsmälleen sama kuin kauempaa huoneistosta mitattu lämpötila 22,2.
 

Liitteet

  • IMG_7015.jpeg
    IMG_7015.jpeg
    69,6 KB · Katsottu: 9
Back
Ylös Bottom