Toshiba Premium+ 35 / 25 (plus) kokemukset

Derae

Jäsen
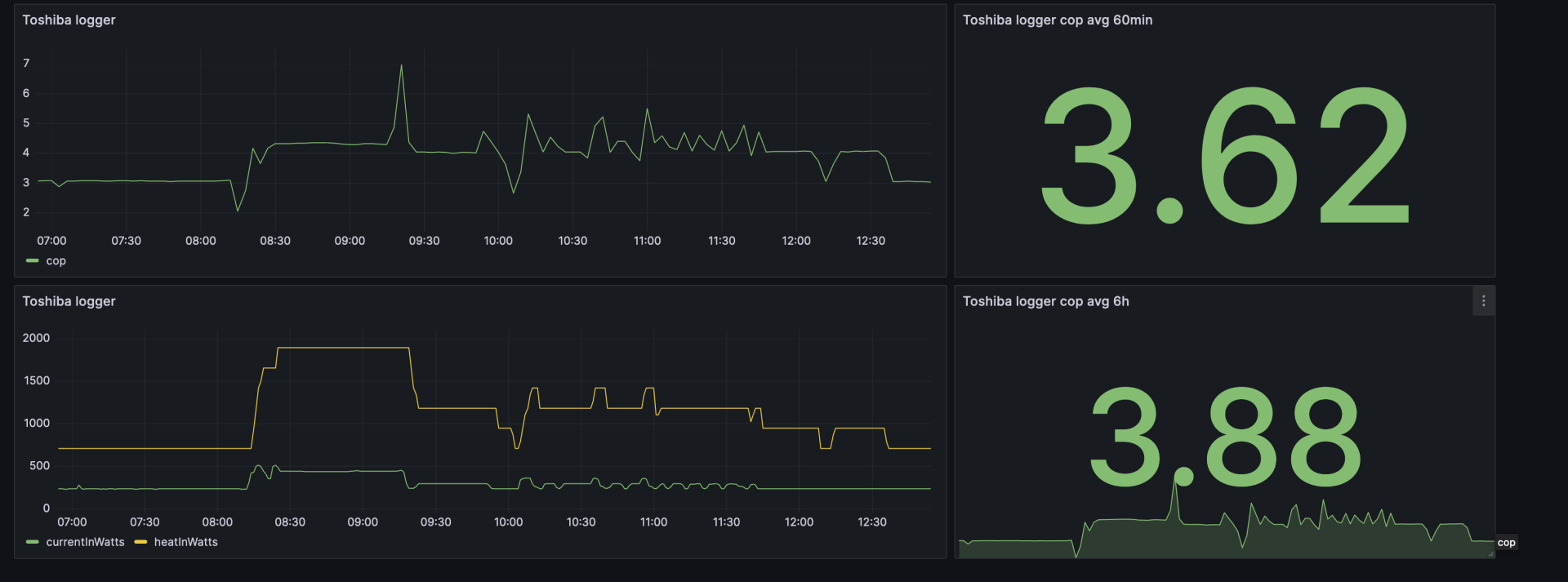
Mulla se 3.4 metriä mittaa putkilla ja eristeet kunnossa. Edelleen näyttää samalta copit kun puuhiksella, nyt +7 asteessa päästään jopa cop 4.2 täydellä puhalluksella, jos lisään pumpulle töitä. Muuten mennään tuolla 4 alla. Tuossa kuva käppyröistä, nyt sentään otteteho tippunut tuonne 230w kulmille.
 

Liitteet

  • Screenshot 2023-11-05 at 12.54.21.png
    Screenshot 2023-11-05 at 12.54.21.png
    152 KB · Katsottu: 103

puuhis

Vakionaama
Aika lailla samalla mennään täälläkin kuin Derae. Liitteessä puhallus 5/5, pyynti +21, takka 1 moodi. Ulkolämpötila +3.

Kohdassa 12:54 tiputin pyynnön +20:een.

Ei pääse databookin arvoihin tämäkään :(

Pohjan sulatusvastus ON pois päältä, sammutin koko höskän tuossa 13:04 ja ottoteho laski tuonne 5W tienoolle, myös pistorasiamittari näytti samaa.

EDIT: vaihdoin liitteen muotoa kun tuo libre calc ei oikein osaa tulostaa pdf tiedostoja oikein....
 

Liitteet

  • testi.PNG
    testi.PNG
    48,9 KB · Katsottu: 114
Viimeksi muokattu:

Husky

Hyperaktiivi
Mulla se 3.4 metriä mittaa putkilla ja eristeet kunnossa. Edelleen näyttää samalta copit kun puuhiksella, nyt +7 asteessa päästään jopa cop 4.2 täydellä puhalluksella, jos lisään pumpulle töitä. Muuten mennään tuolla 4 alla. Tuossa kuva käppyröistä, nyt sentään otteteho tippunut tuonne 230w kulmille.
Täytyy edelleen ihmetellä noita erinomaisen pieniä minimiottotehoja. 230W - onko Toshiba jotenkin erikoisen hyvä vai missä mennään?

Itse en ole Panasta moista huomannut. Ellei lasketa 5min keskiarvoa kun vetää 1kW teholla minuutin ja on sitten 4min stopanneena.
 

Derae

Jäsen
Eikös tuo ole jo aika hyvä tulos, jos lämmitystarve on luokkaa 1Kw.
Tämä on edes sinnepäin, pakkasella se laskeekin kuin lehmänhäntä tässä pumpussa, mittauksia on tuolla sivu tai 2 taaksepäin.
Täytyy edelleen ihmetellä noita erinomaisen pieniä minimiottotehoja. 230W - onko Toshiba jotenkin erikoisen hyvä vai missä mennään?

Itse en ole Panasta moista huomannut. Ellei lasketa 5min keskiarvoa kun vetää 1kW teholla minuutin ja on sitten 4min stopanneena.
Premium+ pitäisi taipua 150w minimiin speksien mukaan
 

puuhis

Vakionaama
Täytyy edelleen ihmetellä noita erinomaisen pieniä minimiottotehoja. 230W - onko Toshiba jotenkin erikoisen hyvä vai missä mennään?

Itse en ole Panasta moista huomannut. Ellei lasketa 5min keskiarvoa kun vetää 1kW teholla minuutin ja on sitten 4min stopanneena.
Kyllähän tuo toisaalta vastaa tuota VTT tasoa, +5 asteessa VTT testissä cop on 3.5-4.5. Mutta ei vastaa databookin tasoa.

Sulla käy katkokäyntiä tuo pumppu, ei se coppi ole silloin häävi....
 

puuhis

Vakionaama
Tämä on edes sinnepäin, pakkasella se laskeekin kuin lehmänhäntä tässä pumpussa, mittauksia on tuolla sivu tai 2 taaksepäin.

Premium+ pitäisi taipua 150w minimiin speksien mukaan

Juuri näin, laskee semmoselle tasolle että on vertailussa ihan pumppujen häntäpäässä.
 

Legis

Aktiivinen jäsen
Kävin lipastamassa pari kotikoppaajan mittarii, laitoin suurempaa lukua "kalibroinnissa" näyttäneen imupuolelle niin ei tuu liian hyviä lukuja. Mittapää kans vaan koneen filsun päällä, lauhduttimen lämpösäteily voi vähän vaikuttaa.

Koppi tänäänkin kompuran 50% tehorajotuksella 4-4,5 tuolla 15deg deltalla. Pakkasia ootellessa mitä tapahtuu.
IMG_8771.jpeg

IMG_8775.jpeg
 

puuhis

Vakionaama
Eikös tuo ole jo aika hyvä tulos, jos lämmitystarve on luokkaa 1Kw.
Siis ihan testiä tuossa ajettiin, tiputin lämpötilapyynnin +20:een, sitten tippui antotehokin. +21 pyynnillä lämmitysteho oli 2.2kW. Coppi tuossa pisteessä siis 3.5. Databookin mukaan pitäisi olla 4.4.
 

Legis

Aktiivinen jäsen
Siis ihan testiä tuossa ajettiin, tiputin lämpötilapyynnin +20:een, sitten tippui antotehokin. +21 pyynnillä lämmitysteho oli 2.2kW. Coppi tuossa pisteessä siis 3.5. Databookin mukaan pitäisi olla 4.4.

Tätäkö kuvaajaa tarkotat databookista vai sitä osakuormataulukkoo (vai onko ne samat lukemat jopa)? Mulla osuu 50% rajotuksen mittaus tuohon haarukkaan pauttiarallaa +5 asteessa mitä kuvaajassa nominal.

Mites toi COP max speed on tuolla noin allapäin. Tasanen 2,2-2,5 +5...-18 välillä. Täystehon koppiko kärsii noin paljon.

IMG_8777.jpeg
 

janti

Moderaattori
Ylläpidon jäsen
Mittaukset kannattaa tehdä samalta kohtaa laitteen päältä ja puhallusaukosta, näin saadaan lämpötilaero kennon yli/läpi.
 

puuhis

Vakionaama
Tätäkö kuvaajaa tarkotat databookista vai sitä osakuormataulukkoo (vai onko ne samat lukemat jopa)? Mulla osuu 50% rajotuksen mittaus tuohon haarukkaan pauttiarallaa +5 asteessa mitä kuvaajassa nominal.

Mites toi COP max speed on tuolla noin allapäin. Tasanen 2,2-2,5 +5...-18 välillä. Täystehon koppiko kärsii noin paljon.

katso liitettä 89815
Joo, just tuota. Taulukon numerot vastaa tuota käyrästöä. Ja oli ihan sattumaa että oma 2.2kW sattuu melko lähelle tuohon punaiseen keskimmäiseen käyrään (+3 asteen ulkolämpötilalla). Mittaus tehty siis täyspuhalluksella.

Mutta eipä tämä pysty tuohon, coppi jää kohtuu paljon databookin arvosta. Ottoteho on liian suuri, noin +150W verrattuna taulukkoon.
 
P

Poistunut käyttäjä 20253

Vieras
Mutta kylläpä Toshiba pystyy mataliin ottotehoihin, eli olkaa TYYTYVÄISIÄ!!!

Vaikka itsellä on mikä tilanne sisä/ulkolämpötilassa, niin Pana on helposti 400-500W ottoteholla ja usein, kun pitäisi mennä pienemmälle niin alkaa aivan mahdoton pompottelu kun vetää parin minuutin sykleissä offille ja sitten pari min päästä isolle yli 1500W teholle.
On aivan selvä, että tuo tuhoaa hyötysuhteen täysin ja siihen bonuksena vielä muutama hyötysuhdetta alentava tekijä .
varmasti lämmittää tehokkaasti, ainakin mieltä, kun ilppi ei katkokäy isolla ulkolämpötila-alueella. Silti COP jää parhaimmillaan 4 nurkille VTT:n mukaan.

Myös mitsu rw25 katkokäy juuri ja korostetusti Panan tavoin korvakuulolta ja VTT:n mukaan. Silti COP on +5 katkokäyntialueella.

...Joten on kaikkea muuta kuin aivan selvää, että tuo käytös tuhoaa hyötysuhteen täysin.
 

Legis

Aktiivinen jäsen
Joo, just tuota. Taulukon numerot vastaa tuota käyrästöä. Ja oli ihan sattumaa että oma 2.2kW sattuu melko lähelle tuohon punaiseen keskimmäiseen käyrään (+3 asteen ulkolämpötilalla). Mittaus tehty siis täyspuhalluksella.

Mutta eipä tämä pysty tuohon, coppi jää kohtuu paljon databookin arvosta. Ottoteho on liian suuri, noin +150W verrattuna taulukkoon.

Testaa laittaa kompura 50% tehorajotukselle jos et oo viel kokeillu, se pakottaa sen optimialueelle? Kovilla pakkasilla sit 75% jos meinaa hyytyy.
 
P

Poistunut käyttäjä 20253

Vieras
olohuoneessa, jota aloin lämmittämään n. 13 asteesta 17 asteeseen.

Ensimmäinen ongelma on ottoilman mittaus, joka heittää todella paljon riippuen mittauskohdasta.

Eli lukemat jota sain oli:

COP 3.6 (ottoilma 25, ei voi pitää paikkaansa heti alussa, joku lämpösäteilyn jäänne)
COP 5 (ottoilma 18 )
COP 4.2 (ottoilma 25)
COP 5,6 (ottoilma 21)
COP 5,8 (ottoilma 19)
COP 5,5 (ottoilma 21, kulutus suht vakiintunut n. 500W)
Kun 13-17°C asteisessa huoneessa mitataan 19-25° ottoilmalämpötiloja "delttateen" ollessa alle 10°C, niin en antaisi näille laskelmille mitään arvoa COP:n määrittelyssä.
 

janti

Moderaattori
Ylläpidon jäsen
Myös mitsu rw25 katkokäy juuri ja korostetusti Panan tavoin korvakuulolta ja VTT:n mukaan. Silti COP on +5 katkokäyntialueella.
...Joten on kaikkea muuta kuin aivan selvää, että tuo käytös tuhoaa hyötysuhteen täysin.
Panassa voisi kokeilla sitä jatkuvan puhalluksen modausta, niin ei katkot (puhallusnopeuden muutokset) häiritse niin paljoa. ;)

Katkokäynnillä se sisäyksikkö luovuttaa lämpöä, myös lepuutuspuhalluksella. Aika samoissa ollaan ON/OFF koneiden COP lukemia, nehän käyvät aina katkoja. Parhaimmillaan ON/OFF laitteiden COP +7C on olut noin 4,4, normaalisti noin 3,5 (täydellä puhalluksella)
 
Viimeksi muokattu:
P

Poistunut käyttäjä 20253

Vieras
Mittaukset kannattaa tehdä samalta kohtaa laitteen päältä ja puhallusaukosta, näin saadaan lämpötilaero kennon yli/läpi.
Tämä pitää sisällään sen, että ilmavirta olisi sama koko kennon leveydellä. Onko?
 

janti

Moderaattori
Ylläpidon jäsen
Tämä pitää sisällään sen, että ilmavirta olisi sama koko kennon leveydellä. Onko?
Laitteelle on annettu vain yksi ilmavirtamäärä, sitä käytetään. Keskellä kennoa todennäköisesti pienin ilmavirta.
=> teoriassa dT:n pitäisi olla tämän vuoksi isoin keskellä, toisaalta imuilma on keskellä yleensä hieman lämpimämpää kuin kennon päädyissä.

VTT taisi mitata puhallusilmaa kahdella anturilla ja imuilmaa yhdellä anturilla.
 
P

Poistunut käyttäjä 20253

Vieras
Parhaimmillaan ON/OFF laitteiden COP +7C on olut noin 4,4, normaalisti noin 3,5 (täydellä puhalluksella)
Onko nuo VTT:n käyrät sitten jotenkin väärin,vai tulkitsenko/ymmärränkö jotain väärin?

edit: tarkistin, niin virheellisesti käytin puhelimen näytön reunaa sarkaimena. EI siis osu katkokäynti +7°C alueelle, jossa COP +5.
Screenshot_20231105_192529_Adobe Acrobat.jpg
 

Husky

Hyperaktiivi
Testaa laittaa kompura 50% tehorajotukselle jos et oo viel kokeillu, se pakottaa sen optimialueelle? Kovilla pakkasilla sit 75% jos meinaa hyytyy.
VoiV! Vissiin siis Toshibassakin, kuten Daikinissa, on tehonrajoitus.
Tuota kaipaisin kyllä suuresti Panaan! Hittoako tarvii suurella teholla (jäi pyydykseen peräti 2.5kW ottoteho, luulin ettei tämä 25-malli edes noin paljoa voi hörpätä) joka katkon jälkeen rynnätä minuutiksi pariksi ja sitten heti stoppiin - ai että kun ketuttaa tuollainen Ö-luokan älyttömyys.

Kunhan ei kaikissa merkeissä ole tehorajoitusta paitsi Panassa!

Tuo on niin hiljainen ettei normihälinässä kiinnitä huomiota katkomiseen ellei kyttää tuota. On Elenia mukaan ison osan koko syksystä katkonut.
 

Husky

Hyperaktiivi
Panassa voisi kokeilla sitä jatkuvan puhalluksen modausta, niin ei katkot (puhallusnopeuden muutokset) häiritse niin paljoa. ;)

Olen Panaketjut aika hyvin kahlannut, mutten muista tuollaista modausta. Viitsitkö vielä laittaa viittauksen tai jonkin hakusanan tai ketjutiedon missä olisi tietoa tuosta?
 

janti

Moderaattori
Ylläpidon jäsen
!Hittoako tarvii suurella teholla (jäi pyydykseen peräti 2.5kW ottoteho, luulin ettei tämä 25-malli edes noin paljoa voi hörpätä) joka katkon jälkeen rynnätä minuutiksi pariksi ja sitten heti stoppiin - ai että kun ketuttaa tuollainen Ö-luokan älyttömyys.
Ei tuon NZ25YKE pitäisi tuollaisia tehoja ottaa. Eipä testissä eikä Panan omissa testeissä tuollaisia ollut.
Maksimit on jossain 1600-1500 W tietämillä. Eurofin testissä ajoi katkoja max. 500W tehoilla. ;)
 

Liitteet

  • CS-NZ25YKE,CU-NZ25YKE,ERFI-22018-1,Ecodesign-Information.pdf
    189,4 KB · Katsottu: 157
Viimeksi muokattu:

janti

Moderaattori
Ylläpidon jäsen
Olen Panaketjut aika hyvin kahlannut, mutten muista tuollaista modausta. Viitsitkö vielä laittaa viittauksen tai jonkin hakusanan tai ketjutiedon missä olisi tietoa tuosta?
16.3.6 Customization mode
56 Fixed fan speed selection during heat mode compressor OFF 01 – Enable
 

repomies

Hyperaktiivi
Loggaaminen on kyllä koukuttavaa. Laitoin itselleni Nediksen pistorasian loggaamaan Tuya-appiin naitettuna home assistanttiin etänä cloudin yli mökiltäni. Home assistant piirtää nyt reaaliaikaisesti Toshiban ottamaa tehoa ylläpitolämpötilassa +13C. Kikka perustuu siihen, että laitoin vanhan ylimääräisen android-kännykän pitämään Tuya-appia auki pistorasian statistiikka-näkymästä, siten että screen lock ei mene päälle ja app on pinnattu päälle ainoaksi sallituksi. Kun näin on, niin myös home assistant saa reaaliaikaisen datan tuya-servereiltä. Muuten ei saisi, jos joku kännykkä ei pitäisi appia auki oikean devicen statistiikoista.

Aika kludge, mutta käytännössä ilmainen.
 

_keijo_

Jäsen
Täytyy edelleen ihmetellä noita erinomaisen pieniä minimiottotehoja
Minimiottoteho oli yksi pääsyy miksi valitsin Toshiban pumpun, datavihkoa kun katsoo niin esim. +1 asteessa jos kuorma on 10% niin ottoteho on 132W.

Muut tekijät:

-Japanilainen
-Korkea COP (mikä osalla jää haaveeksi tuntemattomasta syystä)
-Kyky kovassa pakkasessa
-Hinta asennuksineen
-Luotettavuus&maine

Lähinnä 100W ei-älykäs pohjavastus on ollut ikävä ylläri, joka pakotti hankkimaan Shellyn jakorasiaan että saan virrat poikki kätevästi.
 

Husky

Hyperaktiivi
Minimiottoteho oli yksi pääsyy miksi valitsin Toshiban pumpun, datavihkoa kun katsoo niin esim. +1 asteessa jos kuorma on 10% niin ottoteho on 132W.

Muut tekijät:

-Japanilainen
-Korkea COP (mikä osalla jää haaveeksi tuntemattomasta syystä)
-Kyky kovassa pakkasessa
-Hinta asennuksineen
-Luotettavuus&maine

Lähinnä 100W ei-älykäs pohjavastus on ollut ikävä ylläri, joka pakotti hankkimaan Shellyn jakorasiaan että saan virrat poikki kätevästi.
Minulla oli ostoselvityksen Excelissä tuo pohjavastuksen älytön käyttö punaisena soluna ja taisi olla iso syy hylätä Toshiba.

Nyt tuo hemmetin pompottelu (nytkin rykii tuossa parin min katkosykliä vaikka isonsin jo puhalluksen niin että tukka lähtee eikä vaikuta mitään) tuntuu kyllä isommalta ongelmalta kuin pohjavastus päällä 6kk.

Muistan myös tajunneeni tuon minimitehon oleellisuuden ja se oli yhtenä kohtana, mutta muistaisin että melkein kaikissa merkeissä se oli ilmoitettu hyvin samoihin lukemiin. Harmi jos ne eivät pitäneet paikkaansa!

Katselin varsin monia merkkejä ja malleja, varmaan yhteensä 20 oli potentiaalisia.
 

Husky

Hyperaktiivi
Ei tuon NZ25YKE pitäisi tuollaisia tehoja ottaa. Eipä testissä eikä Panan omissa testeissä tuollaisia ollut.
Maksimit on jossain 1600-1500 W tietämillä. Eurofin testissä ajoi katkoja max. 500W tehoilla. ;)
Ok.
Mikähän ihme juttu tuo sitten oli. Olen aika paljon tuijotellut Elenian 5min vaihekohtaisia kulutuksia, eikä siinä ole ollut pienintäkään omituisuutta. Olen huvikseni siitä katsellut kahvinkeittimet ja kaikki on loogista ollut aina.

Tiedän varmaksi, että tuossa vaiheessa ei tuolloin ollut muuta kuin akvaarion valo ja pumppu. Lisäksi kun tuon testin jälkeen heti laitoin ILP:n offille, niin kulutus putosi teholle 24W tuossa vaiheessa. Sanoisin että ILP:n oli pakko ottaa 2500W.

16.3.6 Customization mode
56 Fixed fan speed selection during heat mode compressor OFF 01 – Enable
Ahaa, ei tuo auta katkoiluun kuten auttaisi tehorajoitus. Ei tuo sinänsä haittaa, että puhallus tippuu pois/vaihtelee, vaan pitäisi saada tuo tekemään työtä tasaisemmin.
 
Tämä pitää sisällään sen, että ilmavirta olisi sama koko kennon leveydellä. Onko?

Ei ainakaan ulos puhaltuva ilma tule tasaisesti ulos koko puhallusaukon leveydeltä, vaan painottuu aukon keskikohdalta selvästi oikealle.
Erityisen hyvin tämän havaitsee kun ilmaa puhalletaan v-suuntaisesti sivuviistoon. Oikea suunta on huomattavasti vahvempi.

Onkos kotikop mittailijoilla miten säädetty ylä/ala ohjauksen siivekkeet? Eikös vtt testissä ole ne säädetty asentoon
jossa ne rajoittavat ilman virtausta mahdollisimman vähän, näin olin lukevinaan joskus. Toshiban tapauksessa olettaisin,
että vähiten ilman virtausta rajoittava suuntaus olisi sama kuin "Hi-Power" asetuksella oletuksena.

Jotenkin arvaisin että jos siivekkeet on suunnatta kovin jyrkästi kohti lattiaa, ei koppi voi olla parhaasta päästä.
 

Liitteet

  • 3. widecenter.jpg
    3. widecenter.jpg
    17 KB · Katsottu: 80
  • 4. spotcenter.jpg
    4. spotcenter.jpg
    26,8 KB · Katsottu: 91
Viimeksi muokattu:

Legis

Aktiivinen jäsen
Minimiottoteho oli yksi pääsyy miksi valitsin Toshiban pumpun, datavihkoa kun katsoo niin esim. +1 asteessa jos kuorma on 10% niin ottoteho on 132W.

Muut tekijät:

-Japanilainen
-Korkea COP (mikä osalla jää haaveeksi tuntemattomasta syystä)
-Kyky kovassa pakkasessa
-Hinta asennuksineen
-Luotettavuus&maine

Lähinnä 100W ei-älykäs pohjavastus on ollut ikävä ylläri, joka pakotti hankkimaan Shellyn jakorasiaan että saan virrat poikki kätevästi.

Mäkin "päättelin" toshiban olevan huippu sanotuista jutuista, ilmotetusta scopista ja painavasta ulkoyksiköstä johtuen ja oon tykänny kun kennot ei huurru ikinä ja ulkoyksiköt ei pidä mitään ärsyttävää ääntä ja laatuvaikutelma ihan jees, mut kyl aika jännää että jo useampi mitannu huonoja koppeja pakkasella

Katotaanhan miten 50% tehorajotuksen koppi lörähtää kun pakastuu.

Laitoin maalämpöpumpun lämmityksen pois päältä kun koko viikko luvattu lauhaa ja kahdella ilpillä lämmittelen 2krs taloa. Pitää testata tätä konseptia pakkasille asti, veikkaisin että ilpit voi riittää -10 pakkasille asti ja sit tarviis takkoja lämmittää tukena. Ilppi on takan lämmön hyödyntämisessä 10x fiksumpi kuin huonetermostaatiton maalämpö.
 

Lassi

Jäsen
Voisiko tässä olla kyse kompressorimitoituksesta? Mitsussahan ollut kohtuullisen tehoiset kompurat, oliko esim. ln25:ssä 660 W, kun toshibat pyörii 900 W. Hyötysuhteen kannalta nämä isommilla kompuroilla varustetut siis jäisivät varsinkin osatehoilla pienemmille??

Kun Daikinin P30 oli vtt testissä minusta vielä pahempi floppi kuin plussa toshiba. Siinä ei ole edes pohjavastusta ja sulatukset järkevämmät, mutta hyötysuhteet aivan kuraa. Tehoa kyllä löytyy, kun 1300 w kompura. Toki siinä sisäyksikkö kovin pieni näihin kilpailijoihin nähden.
 
... ja oon tykänny kun kennot ei huurru ikinä...

Miten tämä on mahdollista? Onko plus mallisessa premiumissa keksitty jotakin mullistavaa?
"Ei plussalinen" kyllä huurtuu kun kuormaa on, ja/tai kun sääolosuhteet on sen mukaiset.
Toisinaan kellosulatuksen lähestyessä pihinä kuuluu vaan kun laite yrittää repiä ilmaa jostakin muualta, ritilän ollessa tukossa ;D

Ja jäätäkin kyllä kertyy talven aikana "metrikaupalla", jos ei takkaa isommin käytä apuna.
 

Liitteet

  • rhhrth.jpg
    rhhrth.jpg
    434,9 KB · Katsottu: 128
  • 122683.jpg
    122683.jpg
    26,3 KB · Katsottu: 123

Lassi

Jäsen
Täällä kanssa ei plussallinen premium 35 vetää sopivalla nollakelillä tunnissa kennon ihan tukkoon. Kuuraa kertyminen tietysti vähenee sitä mukaa kun pakkanen kiristyy, mutta täälläkin jo kaksi kunnon jääharkkoa tälle talvea pihan koristeeksi saatu.
 

Legis

Aktiivinen jäsen
En tiiä itekään miksei meinaa saada huurretta aikaseks tai sit vaan sattunu aina otollinen keli. Viime keväänä lämpöakutin paneeleiden ylijäämätuotantoo alakerran tossipalla täydellä pyynnillä, mut sillon oli pohjavastus vielä toiminnassa ja saatto olla vähän plussaa usein, mut en oo nähny huurretta. Ajelin kans rasitustestiä täydellä teholla viikko sit nollan tienoilla/pikkupakkasella kun kytkin kaikista pohjavastukset irti. En saanu yhtikäs mitään aikaseks. Pitää seurailla tilannetta nyt kun ilpit rokkailee päälämmitysmuotona ja koppimittarit on paikallaan ja tulee kuormitettuu konetta välillä

Mä oon jopa miettiny että kun pohjan sulatusvastus on jostain syystä niin ärhäkkä, ja speksi on -35 asti, että onko tossipa päätyny kenties johonkin tuunaukseen että pumppu ei käy parhaalla mahdollisella kopilla vaan kompurasähkö dominoi hieman enemmän, ja eikös se sillon vähentäis huurtumista? Toki myös 25 pelin kennosto on aika iso sen maksimitehoon nähen, tai näin oon päätelly sen ulkoyksikön painosta. Ehkä nää kaikki vaikuttaa siihen ettei 25+ meinaa kerätä huurretta juuri lainkaan.
 

Luukku

Vakionaama
Kuinkahan paljon vaikuttaa huurtumiseen se, että kuinka kovalla on sisäyksikön puhallus? Monethan ajaa maksimipuhalluksella parhaan hyötysuhteen takia jolloin kylmäaine kylmempää mennessään takaisin? Vai miten se menee?
 

Abe

Jäsen
Meillä on tälle talvea jo 3 isoa laastipaljullista jäämöykkyä tullut +25 mallilla. Takka1 pyynti 23-24 ja puhallus 3-4. Välillä ollaan takkaa lämmitelty.

Voiko tuolla nyt ajaa menemään ilman pohjavastusta? Tuleeko mahdollisesti ongelmia?
 

Legis

Aktiivinen jäsen
Meillä on tälle talvea jo 3 isoa laastipaljullista jäämöykkyä tullut +25 mallilla. Takka1 pyynti 23-24 ja puhallus 3-4. Välillä ollaan takkaa lämmitelty.

Voiko tuolla nyt ajaa menemään ilman pohjavastusta? Tuleeko mahdollisesti ongelmia?

Mä aattelin testata nyt marraskuussa ja ehkä joulukuussakin vielä tätä ilppilämmitystä ja tarkkailen jään kertymistä sinne pohjaan ja jos jaksais juosta sulatussykleillä välillä kattelemaan tapahtumaa. Täällä talolla pumput saa kyl hyvin kuormaa kun tulee pakkanen, en tiiä kuin pitkälle ne piisaa, mutta katotaan.:hmm:
 

Legis

Aktiivinen jäsen
Maksimitehon kopit täydellä puhallinasetuksella ja ulkona +4, piikkas melkein 7kwh lämmitystehossa. Nyt delta kaventunu reilulla asteella kun ottoilma lämmenny pari astetta mut lähtö vaan 0,6deg lämpimämpi.

Vähän huono kun ei nää ottotehoja, niin melkein laskettava vaan että hörppii maksimia eli jotain 1600-1800w kokoajan, mutta lähellä 4 koppia.

En nää mitään isompaa kopin laskua maksimitehoilla kuten datalehden käyrässä oli jo näilläkin ulkolämpötiloilla. Koppi laskee ehkä 10% tai karvan yli vs kompura 50% tehorajotuksella maksimipyynnillä.

Siirsin ottoilman mittarin aiemmasta poiketen siten että ne on aika lähelle päällekkäin kennon molemmin puolin mut ei se vaikuttanu ottoilman lämpötilaan kotitarkkuuksilla.

IMG_8794.jpeg
 
Back
Ylös Bottom