P
Poistunut käyttäjä 16081
Vieras
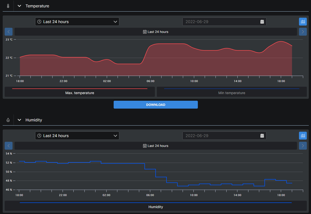
Kyllä vaikuttaa. Olen tuon aiemmin huomannut että nousee selvästi ja tänä aamuna päätin tehdä pienen kokeen:
Kosteusprosentti viilennyksellä:
44.3%
Pelkkä puhallus, teho 3/5:
5 min jälkeen
50.7%
10 min jälkeen
54.9%
15 min jälkeen:
57.5%
20 min jälkeen:
59.2%
24 min jälkeen:
60.0%
Tuossa kohtaa nousu hiipui ja 2-3 minuuttia myöhemmin kävi huipussaan eli 60.2%.
Nousee, koska sisäilman suhteellinen kosteus nousee ilmaa jäähdyttäessä.
Se riittääkö putkenpäästä tippuva vesi kompensoimaan tätä, riippuu monesta asiasta.
Itse en kyllä saa noin jyrkkää kosteuden nousua. Nousu (tai lasku) johtuu lähinnä sisäilman lämpötilan muutoksesta (se suhteellinen kosteus on eri riippuen lämpötilasta).
Klo 18 tuli kosteutta sekä lämpöä, kun avasin astianpesukoneen yms pesuhommia
Klo 6 on alkanut aurinko paistamaan keittiön ikkunasta sisään. Kummasti siinä suhteellinen kosteus laskee
Liitteet
Viimeksi muokannut ylläpidon jäsen:
Suurimmat äänet meidän koneesta tulee viemärihuudoista, mutta kyllä se muutenkin ääntä pitää.