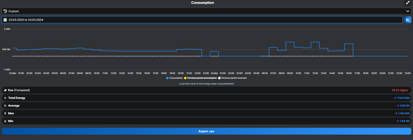
Jaahas. Täälläkin oli yöllä menty katkoileen, illalla lämmitin takan ja oli saunassakin valkea, taisi tulla vähän liikaa lämpöä. Oli koko yön tehnyt tuota 3min katkoa. Keskikulutus kuitenkin sama 360w kun aiemmin päivällä veti ilman katkoja. Aamulla nappasin töihin lähteissä pumpun sammuksiin. En kyllä ole aiemmin tätä "ominaisuutta" havainnut. Jos toistuu niin tarvii alkaa kyllä tutkimaan tarkemmin.
Muoks: nappasin sisäyksikön muovit pois, läpivienti on tiivis, ei tule kylmää sieltä. Katsotaan jos tippuu vielä katkoileen niin miten kennon lämmöt käyttäytyy.
Muoks: nappasin sisäyksikön muovit pois, läpivienti on tiivis, ei tule kylmää sieltä. Katsotaan jos tippuu vielä katkoileen niin miten kennon lämmöt käyttäytyy.
Liitteet
Viimeksi muokattu:
