Daikin Perfera 30 ja 40

Luukku

Vakionaama
Tästä näkee yläkerran pumpun sulatusvälejä, kun vrk-kulutus on siellä 6kWh paikkeilla. Aika harvoin sulattaa.
Ilman mukia, mutta silikoniputki on:)
 

Liitteet

  • IMG_5081.png
    IMG_5081.png
    81,8 KB · Katsottu: 81

repomies

Hyperaktiivi
Minun Daikinipa ei ole sulattanut moneen viikkoon.

Tosin eipä se ole kyllä lämmittänytkään.

Helmikuun viimeisellä viikolla testaan ehkä myös Daikinin sulatuksia.
 
Mulla kulutti yläkerran pumppu eilen 6kWh ja se pääsee aika helpolla, kun ajaa econolla kokoajan vaikka eilen oli pakkastakin, silti lämpö riittää. Yläkerrassa 20,5-21 lämpötila.
Alakerran Perfera otti eilen 11kWh ja pesällinen poltettiin lisäksi koivua uunissa.
Perfera puhalsi kohtuu reippaasti koko vuorokauden ja keskiteho 450W/h.
Alakerran lämpötila 21,5-22,5.
Eli aika pienellä teholla vetelee sinunkin pumppusi 250-375W keskiteho.
Onko se ala- vai yläkerrassa?
Yläkerrassa tuo pumppu puhaltamassa isoon tilaan olohuone, keittiö jne...

Joku tässä sanoi, että pitäisi muuta lämmitystä (vesikiertoinen lattialämmitys) ottaa tehoja pois ja pistää Daikin töihin mutta kun se lattia tuntuu nyt vielä "ei liian kylmältä" niin jotenkin vaikea tilanne kun ei tuolla pumpulla tietenkään lattiaa saa lämpimäksi.
 

grendy

Vakionaama
Yläkerrassa tuo pumppu puhaltamassa isoon tilaan olohuone, keittiö jne...

Joku tässä sanoi, että pitäisi muuta lämmitystä (vesikiertoinen lattialämmitys) ottaa tehoja pois ja pistää Daikin töihin mutta kun se lattia tuntuu nyt vielä "ei liian kylmältä" niin jotenkin vaikea tilanne kun ei tuolla pumpulla tietenkään lattiaa saa lämpimäksi.
Niin no ei tietenkänä pakko oo, mutta oletettavasti Daikin on energiatehokkaampi kun vesikiertoinen lattialämmityksesi, niin sillä saisi kokonaissähkönkulutusta pienemmäksi kun käyttäisi sitä kaikista tehokkainta lämmitintä :)
 

Sampo22

Aktiivinen jäsen
Pitkässä juoksussa vesi-ilmalämpöpumppu olisi tuossa kohteessa varteenotettava vaihtoehto. Itsekin olisin sellaisen laittanut mutta olisi pitänyt tehdä samalla putkiremontti.
 

Mixon

Jäsen
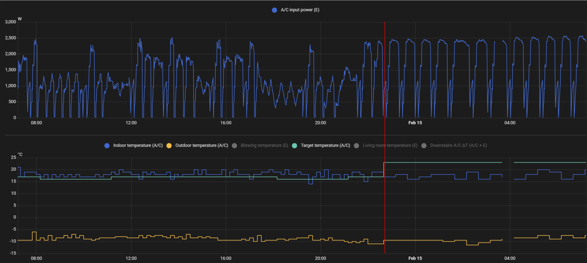
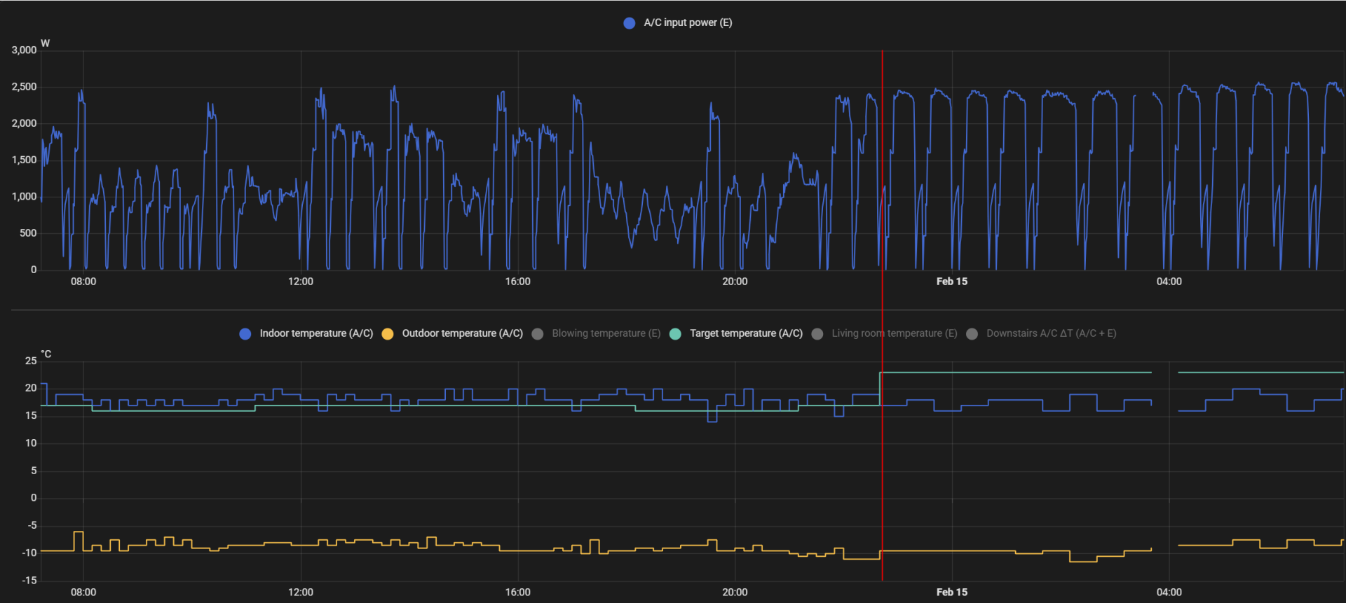
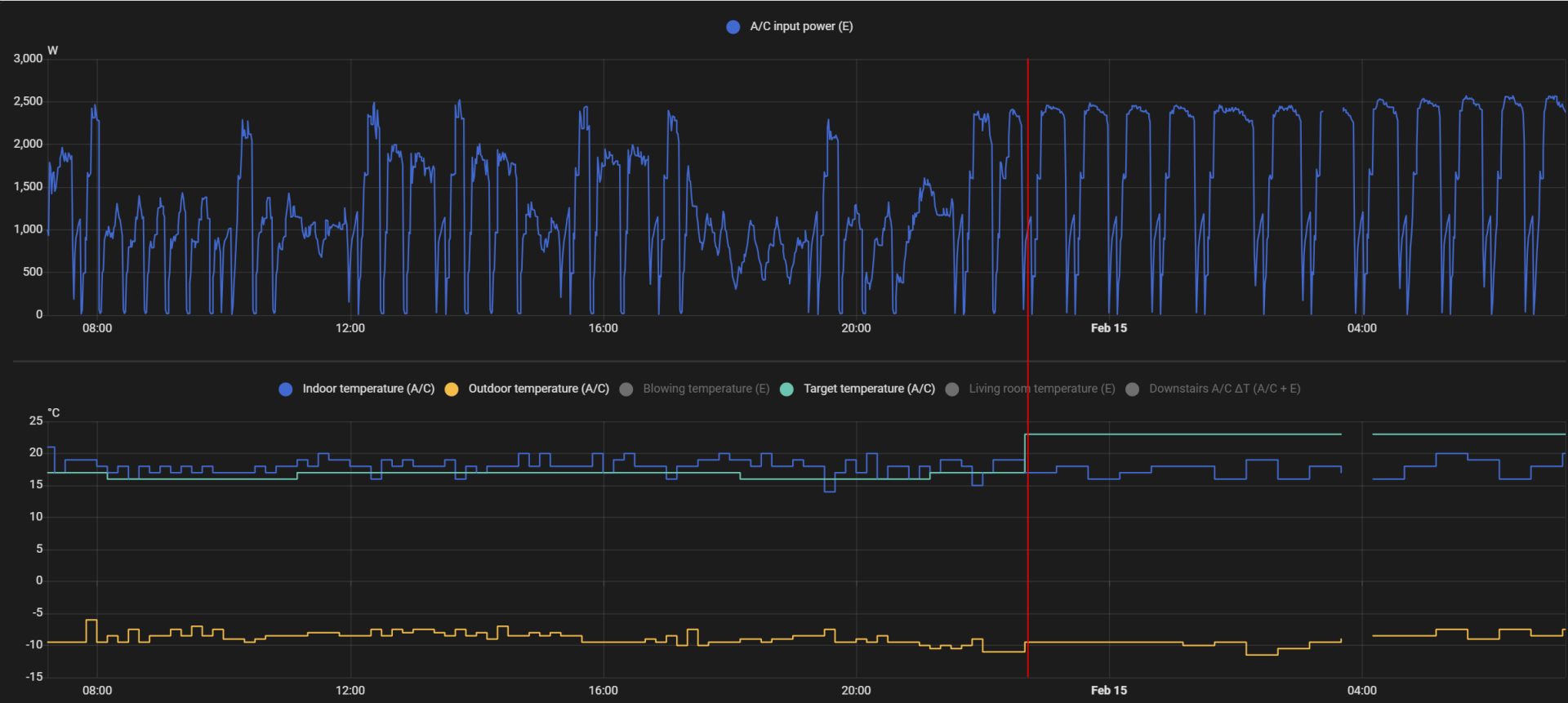
Lämpötilapyynti nostettu 15->23-asteeseen punaisen pystyviivan kohdalla + demand control pois. Hienosti laukkaa. Tykkää sulatella aktiivisesti ja ilmankosteus vieläpä lievästi laskussa, eikä kenno kyllä kovin kuurassa ole ollut ennen sulatuksia. Ulkolämpötila about 0. Kyseinen data toki kiinamittareilla jälleen hankittua, mutta kyllä kosteudet ja lämpötilat metrin tarkkuudella paikkansa pitää.

1738908361276.png
 
Yläkerrassa tuo pumppu puhaltamassa isoon tilaan olohuone, keittiö jne...

Joku tässä sanoi, että pitäisi muuta lämmitystä (vesikiertoinen lattialämmitys) ottaa tehoja pois ja pistää Daikin töihin mutta kun se lattia tuntuu nyt vielä "ei liian kylmältä" niin jotenkin vaikea tilanne kun ei tuolla pumpulla tietenkään lattiaa saa lämpimäksi.
Meillä toimi tämä kyllä, mutta lattialämmityksen lämpötiloja kun alensi, niin lisäsin virtausta huomattavasti. Näin sai tasaisesti lattiaan hieman lämpöä. Jos laskee vain lämpötilaa, niin käy mielestäni helposti niin, että jää lattiat kylmäksi. Taisi olla talvellakin ~25C kiertovesi, mutta jakotukilta esisäätöjä ruuvattu isommalle. Hieman vaatii pohjalle miettimistä ja on hyvä tietysti merkata lähtötilanne, että tilanne on palautettavissa. Näin lattiat oli kauttaaltaan oikein mukavat, mutta lattialämmityksen energian luovutus ei olisi mitenkään voinut riittää mukavan sisälämpötilan ylläpitoon -> pakotti Daikinin hommiin, ja jokapuolella oli sitten mukava peruslämpö ja lattia ei vaikuttanut tippaakaan viileältä.
 

vetelin_pumppaaja

Aktiivinen jäsen
Lämpötilapyynti nostettu 15->23-asteeseen punaisen pystyviivan kohdalla + demand control pois. Hienosti laukkaa. Tykkää sulatella aktiivisesti ja ilmankosteus vieläpä lievästi laskussa, eikä kenno kyllä kovin kuurassa ole ollut ennen sulatuksia. Ulkolämpötila about 0. Kyseinen data toki kiinamittareilla jälleen hankittua, mutta kyllä kosteudet ja lämpötilat metrin tarkkuudella paikkansa pitää.
Hienoa dataa, kuinkahan käyttäytyy jos laittaa magic-mukin paikoilleen ja mielellään pahvisena Huhtamäki-versiona? ;D
 

Sampo22

Aktiivinen jäsen
Lämpötilapyynti nostettu 15->23-asteeseen punaisen pystyviivan kohdalla + demand control pois. Hienosti laukkaa. Tykkää sulatella aktiivisesti ja ilmankosteus vieläpä lievästi laskussa, eikä kenno kyllä kovin kuurassa ole ollut ennen sulatuksia. Ulkolämpötila about 0. Kyseinen data toki kiinamittareilla jälleen hankittua, mutta kyllä kosteudet ja lämpötilat metrin tarkkuudella paikkansa pitää.

katso liitettä 104849
Aika räväkkä muutos mutta nouseeko sisälämpötila? Itsellä on näillä nollakeleillä DC 95% ja SY pukkaa 36-38 asteista ilmaa joka riittää sisälämpöön 21 astetta. Sulatukset 1,5-2,5 h välein.
 

Luukku

Vakionaama
Lämpötilapyynti nostettu 15->23-asteeseen punaisen pystyviivan kohdalla + demand control pois. Hienosti laukkaa. Tykkää sulatella aktiivisesti ja ilmankosteus vieläpä lievästi laskussa, eikä kenno kyllä kovin kuurassa ole ollut ennen sulatuksia. Ulkolämpötila about 0.
Noinhan se tekee tuolla pyynnin nostolla. Miten käyttäytyy, jos pyyntiä lisäis maltillisemmin? Niinkuin joku sanoikin (taisi olla @RauskiH ?), että ilppi on vähän huono lämpötilan nostoon suuressa lämpötilaerossa. Parhaimmillaan lämpötilan ylläpidossa. Nostoonkin kykenee maltillisilla säädöillä.
 

Luukku

Vakionaama
Aika räväkkä muutos mutta nouseeko sisälämpötila? Itsellä on näillä nollakeleillä DC 95% ja SY pukkaa 36-38 asteista ilmaa joka riittää sisälämpöön 21 astetta. Sulatukset 1,5-2,5 h välein.
Samoin toimii täälläkin.
 

Liitteet

  • IMG_5092.jpeg
    IMG_5092.jpeg
    54,4 KB · Katsottu: 59
  • IMG_5091.jpeg
    IMG_5091.jpeg
    78,9 KB · Katsottu: 61

grendy

Vakionaama
Noinhan se tekee tuolla pyynnin nostolla. Miten käyttäytyy, jos pyyntiä lisäis maltillisemmin? Niinkuin joku sanoikin (taisi olla @RauskiH ?), että ilppi on vähän huono lämpötilan nostoon suuressa lämpötilaerossa. Parhaimmillaan lämpötilan ylläpidossa. Nostoonkin kykenee maltillisilla säädöillä.
Kaikki ilma*pumput on huonoja tossa asiassa sen takia, kun ulkoyksikön ilmavirta kasvaa sitä myötä mitä tehontarve kasvaa. Ja jos on sitten tällainen ilmankosteus 100% keli niin umpeenhan se kenno menee kun propelli pyörii täysiä.
 

Husky

Hyperaktiivi
Noinhan se tekee tuolla pyynnin nostolla. Miten käyttäytyy, jos pyyntiä lisäis maltillisemmin? Niinkuin joku sanoikin (taisi olla @RauskiH ?), että ilppi on vähän huono lämpötilan nostoon suuressa lämpötilaerossa. Parhaimmillaan lämpötilan ylläpidossa. Nostoonkin kykenee maltillisilla säädöillä.
En allekirjoita. Usein kun tulen kalliina päivinä töistä, niin talossa 19. Kun laittaa mahd. pienelle Panan päälle vaikka 20 pyynti ja puhallus 1/6, niin lähin 70m2 on tunnin päästä 21 ja tunti myöhemmin 22. Peränurkat seuraa tunnin tai parin viiveellä. Ilpin lämmitysala 110m2.

Sen sijaan ylläpito on todellinen ongelma. Ei onnistu mitenkään päin: A pistät isolle puhallukselle ettei ilma pyöri ilpin ympärillä niin talo lämpenee liikaa ja kapine menee katkolle, B laitat pienelle ettei talo lämpenisi mutta kapine silti toteaa että eikun katkolle kun noin vähään lämpöön tyydyt

400W miniteho on liian iso teho. Myyntipaperissa lukee että pystyisi 170W tehoon
 

ari h

Tulokas
daikin perfera 40 onko tosissaan niin ettei 400w pienempää tehoa oo koko vehkeessä kun vanha mitsu kumminkin vei nollan kelissä 3kwh vuorokauteen että melko iso on ero
 

Mixon

Jäsen
Aika räväkkä muutos mutta nouseeko sisälämpötila? Itsellä on näillä nollakeleillä DC 95% ja SY pukkaa 36-38 asteista ilmaa joka riittää sisälämpöön 21 astetta. Sulatukset 1,5-2,5 h välein.
Nousee se hissukseen 0-kelissä. Kovalla pakkasella kaikki aika menee sulatteluun, eikä riitä lämmitysaika lämpötilan nostoon.

Noinhan se tekee tuolla pyynnin nostolla. Miten käyttäytyy, jos pyyntiä lisäis maltillisemmin? Niinkuin joku sanoikin (taisi olla @RauskiH ?), että ilppi on vähän huono lämpötilan nostoon suuressa lämpötilaerossa. Parhaimmillaan lämpötilan ylläpidossa. Nostoonkin kykenee maltillisilla säädöillä.
Ei ole merkitystä nostaako 5 vai 10 astetta. Jos ei ole rajoituksia päällä, ja pumppu joutuu tekemään kunnolla töitä, niin alkaa sama laukka. 1-2 asteen "trimmaukset" vielä menee.

Vika ei ole ILP tekniikassa vaan mun mielestä tässä kyseisessä mallissa. Mitä tekee "tehokkaalla" pumpulla jos siitä ei voi tehoja irrotella. Jos jäistä kennoa sulatellaan, se on OK, mutta aika usein se on puhdas sulatussyklin alussakin. Vanha nuhapumppu suoriutui paremmin.
 

tuna

Vakionaama
Vika ei ole ILP tekniikassa vaan mun mielestä tässä kyseisessä mallissa. Mitä tekee "tehokkaalla" pumpulla jos siitä ei voi tehoja irrotella. Jos jäistä kennoa sulatellaan, se on OK, mutta aika usein se on puhdas sulatussyklin alussakin.
Mutuna arvailen - onko asennuspaikka kenties vähemmän avaran puoloinen? Ainakin nelikymppinen on alkanut vaikuttaa kokemusten perusteella siltä, että hyvin toimiakseen vaatii sen että lämpö pääsee pakenemaan pois pumpun läheltä.
 

Sampo22

Aktiivinen jäsen
Sen verran on nyt kertynyt käyttökokemusta P40:stä että saa kohtalaiset asetukset laitettua. Puhallus koko ajan 4/5. Heti kun mahdollista (ulkona lämpimämpää kuin -3 astetta) tarveohjaus 95% ja asetus 25 astetta. Tällöin sisäyksikön puhallus ei souda ja sulatukset harvenevat ja talossa riittävä lämpö 21astetta. Kun ulkolämpö menee alle -3 asteen niin tarveohjaus 100%+hiljainen ulkoyksikkö ja asetus 21 astetta. Ylemmällä asetuksella ja ilman rajoituksia lähtee laukalle ja sulattaa usein. Nyt on vielä helpommat olosuhteet kun kosteus on alhaisempi kuin loka-joulukuussa.
 

Luukku

Vakionaama
Mitä tekee "tehokkaalla" pumpulla jos siitä ei voi tehoja irrotella.

Heti kun mahdollista (ulkona lämpimämpää kuin -3 astetta) tarveohjaus 95% ja asetus 25 astetta. Tällöin sisäyksikön puhallus ei souda ja sulatukset harvenevat ja talossa riittävä lämpö 21astetta. Kun ulkolämpö menee alle -3 asteen niin tarveohjaus 100%+hiljainen ulkoyksikkö ja asetus 21 astetta. Ylemmällä asetuksella ja ilman rajoituksia lähtee laukalle ja sulattaa usein.
Näyttää siltä, että Daikinin tehoja on leppeemmillä keleillä rajoitettava, menohaluja olis niinkuin hyvällä hevosella. Kireimpiä pakkasia ajatellen sitä tehoreservia on hyvä olla, näin oli 2024 tammikuussa, kun pakkanen huiteli -27 asteessa omalla tontilla ja Daikin lykkäsi vielä 43 asteista, ei sulatellu.
Omien pumppujen asetukset on nyt saanu olla koskematta viikkotolkulla, yläkerrassa riittää econo ja alakerrassa tarveohjaus 100%+UY hiljainen. Tosin HA vetelee suitsista sitten sulatuksen jälkeen muutaman kerran (20,5<21,5<22,5).
Pyynti on sama 22,5, kun ulkona 0- -10.
Tuskin täydellisen hyvää pumppua on vielä tehtykään, mutta hyvä aihio jo on.
 

root

Aktiivinen jäsen
Luulisi että DC 100 % olis sama kuin ei rajoitusta ollenkaan, mutta ilmeisesti vielä 100 % arvolla rajoittelee?
 

bungle

Vakionaama
Tais levitä toinen Perfera 30. Täytyy sanoa, että nyt pitemmällä käytöllä tullut negatiivista esiin. Suodattimien luukun muovisarana napsahti poikki. Ollut teipillä sen jälkeen. Huomasin myös, että yksi sivuttais suuntain on jotenkin vaurioitunut, eli ei liiku normaalisti. Sisäyksikössä jotain sivuääntä välillä, kuten myös ulkoyksikössä.

Nyt puskee F3 virheilmoitusta. Pari päivää sitten oli vetänyt jäihin. Ei oikein lähtenyt sulamaan. Liekö kylmäaineet vuotaneet. Vetämällä virrat pois lähti puoleksi tunniksi toimimaan.

Oisko tällä ikää noin 6-7 vuotta.
 
Viimeksi muokattu:

bungle

Vakionaama
Tais levitä toinen Perfera 30. Täytyy sanoa, että nyt pitemmällä käytöllä tullut negatiivista esiin. Suodattimien luukun muovisarana napsahti poikki. Ollut teipillä sen jälkeen. Huomasin muös, että yksi sivuttais suuntain on jotenkin vaurioitunut, eli ei liiku normaalisti. Sisäyksikössä jotain sivuääntä välillä, kuten myös ulkoyksikössä.

Nyt puskee F3 virheilmoitusta. Pari päivää sitten oli vetänyt jäihin. Ei oikein lähtenyt sulamaan. Liekö kylmäaineet vuotaneet. Vetämällä virrat pois lähti puoleksi tunniksi toimimaan.

Oisko tällä ikää noin 6-7 vuotta.
Vika paikannettu. Sisäyksikön kenno vuotaa.
 

JSR84

Tulokas
Iltaa,
Sen verran reilusti on viestiä täällä, että pidempään foorumilla olleet voinevat kertoa mielipiteensä huomattavasti nopeammin.

Eli onko Perfera N 30 laadullisesti missä suhteessa Toshiba premium+ 35 verrattuna? Olisi pumppu tulossa yhteen tasoon 119m2 taloon, jossa PILP ja vesikiertoinen lattialämpö.

E: ei ole tarkoitus aivan loppuun asti tehokkuutta hakea tällä, vaan lähinnä auttamaan kylmemmillä keleillä tasaisella lämmöntuotolla, kun pilpin kulutus käy järjettömäksi ja vastaa hitaasti sekä tietty viilentämään kesällä.
 
Viimeksi muokattu:

Mixon

Jäsen
Mutuna arvailen - onko asennuspaikka kenties vähemmän avaran puoloinen? Ainakin nelikymppinen on alkanut vaikuttaa kokemusten perusteella siltä, että hyvin toimiakseen vaatii sen että lämpö pääsee pakenemaan pois pumpun läheltä.
Jep, se on lyhyessä eteiskäytävässä oven yläpuolella. Puhaltaa toki suoraan käytävään ja siitä aukeaa tilava olohuone, mutta toki parempi olisi jos olisi suoraan jonkun ison tilan seinällä. Vanha pumppu oli samassa paikassa ja pelasi OK siinä, siksi tämä paikka valikoitui myös uuden asennukselle.
 

Luukku

Vakionaama
Jep, se on lyhyessä eteiskäytävässä oven yläpuolella. Puhaltaa toki suoraan käytävään ja siitä aukeaa tilava olohuone, mutta toki parempi olisi jos olisi suoraan jonkun ison tilan seinällä. Vanha pumppu oli samassa paikassa ja pelasi OK siinä, siksi tämä paikka valikoitui myös uuden asennukselle.
Puhallus niin ylös kuin saa.
 

tuna

Vakionaama
Oma Perfera 30 ei muuten suostu kääntämään ohjausläppää ihan yhtä vaakaan kuin FD25, tämäkin vaikuttaa varmasti osaltaan toimivuuseroon ahtaammassa paikassa. Itse olen käsin kääntänyt läppää vielä vähän ylemmäs siitä mihin kone itse sen saa laitettua...
 

Mixon

Jäsen
Alakerran Perfera H40 lämpötilapyynti nostettu 17->23 punaisen pystyviivan kohdalla. Laukkaa ollut ennen sitä ja vielä pahempaa laukkaa ja sulattelua sen jälkeen. Sisälämpötila ei ole noussut n.12h aikana lainkaan. Erillisellä olohuoneen mittarilla (ei kuvaajassa) lämpötila jopa laskenut. Perusasetuksilla ilman säästötiloja lämmitysmoodi päällä puhallus MAN 5/5.
1739599274962.png


Vertailukohta yläkerran Perfera H30, joka laitettu päälle (ollut OFFilla) punaisen pystyviivan kohdalla. Nosti lämmöt hienosti muutamassa tunnissa about pyyntiin ja Daikinin säätölogiikan mukaan +2 sen päälle. Kaikkia samoja datoja ei ole tuosta saatavilla, mutta lämpötila nousee -> toiminta normaalia. Eli kyllä ILPillä pitää pystyä lämpötilaa nostamaan vaikka ei se siihen paras laite välttämättä ole.
1739599352279.png

Huomio kuvasta miten erilailla näyttää sisä- ja ulkolämpötilan verrattuna ON/OFF tiloihin. Tällä ei käytön kannalta ainakaan tässä yksilössä ole merkitystä.

Ei auta mukit eikä selittelyt. Uutta takuuhuoltoa (tai koko ILPin vaihtoa) vaan tuolle alakerran H40:lle. Älkää ehdottako boottia, kaikkea on jo kokeiltu. Pakko sen on olla oikeasti rikki.
 

Koelli

Aktiivinen jäsen
Alakerran Perfera H40 lämpötilapyynti nostettu 17->23 punaisen pystyviivan kohdalla. Laukkaa ollut ennen sitä ja vielä pahempaa laukkaa ja sulattelua sen jälkeen. Sisälämpötila ei ole noussut n.12h aikana lainkaan. Erillisellä olohuoneen mittarilla (ei kuvaajassa) lämpötila jopa laskenut. Perusasetuksilla ilman säästötiloja lämmitysmoodi päällä puhallus MAN 5/5.
katso liitettä 105082

Vertailukohta yläkerran Perfera H30, joka laitettu päälle (ollut OFFilla) punaisen pystyviivan kohdalla. Nosti lämmöt hienosti muutamassa tunnissa about pyyntiin ja Daikinin säätölogiikan mukaan +2 sen päälle. Kaikkia samoja datoja ei ole tuosta saatavilla, mutta lämpötila nousee -> toiminta normaalia. Eli kyllä ILPillä pitää pystyä lämpötilaa nostamaan vaikka ei se siihen paras laite välttämättä ole.
katso liitettä 105083
Huomio kuvasta miten erilailla näyttää sisä- ja ulkolämpötilan verrattuna ON/OFF tiloihin. Tällä ei käytön kannalta ainakaan tässä yksilössä ole merkitystä.

Ei auta mukit eikä selittelyt. Uutta takuuhuoltoa (tai koko ILPin vaihtoa) vaan tuolle alakerran H40:lle. Älkää ehdottako boottia, kaikkea on jo kokeiltu. Pakko sen on olla oikeasti rikki.
Oma P40 menee samankaltaiseen tilaan aina silloin tällöin. En ole keksinyt syytä, mutta ulkoilmankosteus on ollut lähes aina korkea.
 

bungle

Vakionaama
Oma P40 menee samankaltaiseen tilaan aina silloin tällöin. En ole keksinyt syytä, mutta ulkoilmankosteus on ollut lähes aina korkea.
Näissä alkaa olemaan liikaa algoritmeja. On econoa, hiljaista ulkoyksikköä, tarve-ohjausta, tulevan tarpeen ennustusta jne. Kun voisi olla parempi ja yksinkertaisempi anturi/kamera (infrapuna tai tavallinen) ulkoyksikön kennon sulatuksen arviointiin. Softalla yritetään paikata raudan puutteita ja lopputulos on tämä.
 

Koelli

Aktiivinen jäsen
Näissä alkaa olemaan liikaa algoritmeja. On econoa, hiljaista ulkoyksikköä, tarve-ohjausta, tulevan tarpeen ennustusta jne. Kun voisi olla parempi ja yksinkertaisempi anturi/kamera (infrapuna tai tavallinen) ulkoyksikön kennon sulatuksen arviointiin. Softalla yritetään paikata raudan puutteita ja lopputulos on tämä.
Näistä luonnollisesti tehdään varsin konservatiivisia, koska jos softa sulattaisi liian harvoin, tulisi huomattavasti enemmän ja isompia ongelmia.

Tämä sanottuna, harmi, että pohjolaan ei edelleenkään tunnu olevan yhtäkään hyvää laitetta, vaan kaikki on huonoja, tai vähemmän huonoja kompromisseja.

Modaamalla näistä toki saa hyviä laitteita.
 

Sampo22

Aktiivinen jäsen
En tiedä onko muilla sama ilmiö mutta minun P40 sulattaa kennon 7-8 minuutissa mutta sen jälkeen kestää 10-11 minuuttia ennenkuin sisäyksikkö alkaa puhaltamaan. Mikä on tämä vatulointiaika jossa talo alkaa jo jäähtymään?
 

Mixon

Jäsen
En tiedä onko muilla sama ilmiö mutta minun P40 sulattaa kennon 7-8 minuutissa mutta sen jälkeen kestää 10-11 minuuttia ennenkuin sisäyksikkö alkaa puhaltamaan. Mikä on tämä vatulointiaika jossa talo alkaa jo jäähtymään?
Taitaa olla "ominaisuus". Sulatuksessa sisäkenno käy lähellä -30-astetta. ILP haluaa varmistella, että sisäkennolle saadaan taas lämmintä tavaraa, ettei pakkasta ala puhaltamaan.

Mutta totta, kämppä viilenee vatulointiaikana. Sama huomio.
 

Luukku

Vakionaama
En tiedä onko muilla sama ilmiö mutta minun P40 sulattaa kennon 7-8 minuutissa mutta sen jälkeen kestää 10-11 minuuttia ennenkuin sisäyksikkö alkaa puhaltamaan. Mikä on tämä vatulointiaika jossa talo alkaa jo jäähtymään?

Mutta totta, kämppä viilenee vatulointiaikana. Sama huomio.
Erikoisen äkkiä tuntuu teillä huonelämpötilassa. 20 minsaa puhalluksen sammumisesta siihen, kun puhalluslämpötila samalla tasolla.P30:llä.
(HA ohjaa pyyntiä sulatuksen jälkeen)
 

Liitteet

  • IMG_5120.jpeg
    IMG_5120.jpeg
    95,7 KB · Katsottu: 61
Back
Ylös Bottom