Nilan ec9, asetukset, ihmettelyä

Zoppeli

Jäsen
Voin kyllä vilpittömästi :hattu: suositella ilppiä Nilanin kaveriksi, jos ei Vilp-hommiin jaksa ruveta. Itsellä tulee nyt ensimmäinen täysi kalenterivuosi asumista talossa.

Viime joulukuussa meni ilman ilppiä ja sähköautoa 1434kWh ja nyt joulukuussa 2025 ilpin ja sähköauton kanssa näyttää menevän n. 1100kWh. Tästä sähköautoon mennyt 215kWh, eli n. 900kWh olisi vertailukelpoinen luku viime joulukuuhun. Kuukausien keskilämpötiloissa ei mitään huomattavaa eroa, sisälämpötila tosin nyt ~1,5-2 astetta korkeampi.

Hyvin toimivat keskenään ja tuntuu että Nilan pöhisee nyt paljon vaivattomammin. Nilanin sähkökattila hoitaa enää 2xkph ja varaston lattialämmitykset.
 

Liitteet

  • IMG_5633.png
    IMG_5633.png
    550,6 KB · Katsottu: 62
KV lisävastus on ainakin ihan järjetön, pudota johonkin 30-35C tms. Nyt lämmittelee vastuksilla hyvin helposti. Lattialämmityksen siirtymäkin 4C aika paljon.

Sitten tietysti kiinnostaa mitkä asetukset sulla on päänäytöllä pyyntinä jne.
Mitä tähän suositellaan laitettavaksi siirtymäksi? Tehdasasetushan on -5C. Onko 0C vai +1C hyvä?

Ja kiitokset huojentavasta tiedosta, että voi olettaa kulutusten laskevan kesällä. Edellinen asunto oli paritalo, jossa kaukolämpö. Sähkölaskut lähinnä kasvoivat keväällä ja kesällä, sillä taloudessa oli viilentävä ilmalampöpumppu, joka nosti kulutusta päällä ollessaan😁
 

grendy

Vakionaama
Mitä tähän suositellaan laitettavaksi siirtymäksi? Tehdasasetushan on -5C. Onko 0C vai +1C hyvä?

Ja kiitokset huojentavasta tiedosta, että voi olettaa kulutusten laskevan kesällä. Edellinen asunto oli paritalo, jossa kaukolämpö. Sähkölaskut lähinnä kasvoivat keväällä ja kesällä, sillä taloudessa oli viilentävä ilmalampöpumppu, joka nosti kulutusta päällä ollessaan😁
No kyllä lähtisin siirtymä 0C liikkeelle ja sitten sitä mukaa että onko kylmä/kuuma niin jyrkentään joko käyrää tai kasvattaan/pudottaan siirtymää. Kannattaa yrittää opetella että mitä se käyrän kasvatus tai siirtymän muuttaminen käytännössä tarkottaa että osaa vähän edes arvata että mihin suuntaan ja mitäkin muuttaa lämpötilatarpeen myötä.
 
  • Tykkää
Reactions: BUK

Zoppeli

Jäsen
Pitää vielä yhden kuvan verran havainnollistaa ILPn vaikutusta energiankulutukseen Nilan-taloudessa, kun vihdoinkin pakastaa kunnolla täällä etelässäkin.

klo 00-11 välisenä aikana pakkasta ollut -10-12 astetta. 11 tunnin aikana kulutus ollut 16,2kWh, eli n. 1,45kWh tunnissa. Tässä myös lapsiperheen aamupäivän elämistä mukana.

Ilman ILPiä vastaavissa yöpakkaslukemissa meni 2,8 - jopa 3,5kWh tunnissa.
 

Liitteet

  • IMG_5636.jpeg
    IMG_5636.jpeg
    66,3 KB · Katsottu: 24

Mikki

Hyperaktiivi
PILP ei tuo pakkasella käytännössä juuri yhtään uutta energiaa taloon, lukuunottamatta kompressorin ottotehoa ja vastuksia. Siksi ILP on kovin hyödyllinen etenkin silloin, kun pakastaa reilummin.

Lappalaiset toki katkeaa nauruun jos -10C joku kutsuu reilummaksi pakkaseksi 😂
 

Zoppeli

Jäsen
Lappalaiset toki katkeaa nauruun jos -10C joku kutsuu reilummaksi pakkaseksi 😂
Ymmärrän naurun Lapista päin maailmaa katsoessa :p jos en ihan väärässä ole, niin tästä päivästä taitaa tulla keskilämpötilaltaan vuoden 2025 kylmin täällä ”pohjoisessa Helsingissä”. Siihen nähden nämä lukemat on helsinkiläisittäin reiluja pakkaslukemia.

Lappiin en kyllä Nilania huolisi. Mutta tänne eteläiseen Suomeen ihan ok kampe.
 
Mitä tähän suositellaan laitettavaksi siirtymäksi? Tehdasasetushan on -5C. Onko 0C vai +1C hyvä?

Ja kiitokset huojentavasta tiedosta, että voi olettaa kulutusten laskevan kesällä. Edellinen asunto oli paritalo, jossa kaukolämpö. Sähkölaskut lähinnä kasvoivat keväällä ja kesällä, sillä taloudessa oli viilentävä ilmalampöpumppu, joka nosti kulutusta päällä ollessaan😁
Joo eihän noi Nilanit kesällä kuluta paljon mitään. Marras-helmikuu väli varmaan pahin ja sillon kulutus yli kaksinkertainen muihin kuukausiin nähden.

Ja EC9 ainakin viilentää erinomaisesti kesähelteillä ja se ei aiheuta mitään piikkiä, kun se lämpöenergia menee suoraa vedenlämmitykseen.

Tuolta ketjustahan niitä pystyy tarkistamaan mitä mennyt kenelläkin.
 
No kyllä lähtisin siirtymä 0C liikkeelle ja sitten sitä mukaa että onko kylmä/kuuma niin jyrkentään joko käyrää tai kasvattaan/pudottaan siirtymää. Kannattaa yrittää opetella että mitä se käyrän kasvatus tai siirtymän muuttaminen käytännössä tarkottaa että osaa vähän edes arvata että mihin suuntaan ja mitäkin muuttaa lämpötilatarpeen myötä.
Oliko niin, että jos liian kuuma --> lasketaan siirtymää

Jos liian kylmä --> nostetaan siirtymää?

Ymmärtääkseni kun laskin tuota käyrää tasolle 1, alkoi sähkönkulutuskin laskemaan.
 

Helu

Jäsen
Mikä teillä on talossa sisälämpötila kun lattiaa ei juurikaan lämmitetä? Hieman kuulostaa raikkaalta jos vetelee pelkällä kompressorilla, ellei sitten takassa pala jatkuva liekki.
Mä olen monesti sanonut, että riippuu paljon asunnosta, mutta meillä alkaa lämpö kiertää lattiassa, vasta kun menee ulkolämpötila pakkaselle.

Tuohon asti pärjää kompuralla ja lämpötilat pysyy makuuhuoneen 20c ja muiden huoneiden 22c välillä.

Pointti asiassa on, että nilanilla pitää lämmittää ilmalla mahdollisimman pitkään, sillä lattiakierto lämpeää suoralla sähköllä = kallista.
 

Janecky

Tulokas
Valittelin elokuussa tässä samassa viestiketjussa muutamasta Nilanin ärsyttävästä ominaisuudesta. Sainkin täältä jo hyvin apuja, ja löysin ihan kokeilemalla pari itselle toimivaa oivallusta. Varmaan ovat pääosin peruskauraa jo monelle, mutta kenties jollekin on avuksi.

1. Ensinnäkin - kävin mönkimässä ja tonkimassa tuolla yläpohjassa, ja kyllä niissä putkissa on joku eriste päällä. Asiantuntemukseni ei riitä analysoimaan, että minkä tyyppinen eriste se on. Mutta pitäydyn kuitenkin käyttämästä Nilanin viilennystoimintoa, kuten rakennuttaja oli ohjeistanut.

2. Toisena juttuna oli se kiusallinen vaiva, kun raakaa ja viileää ulkoilmaa pusketaan sisälle asuntoon. No eihän se Komp min -asetus yksinään mitään auta, jos varaajan lämmöt on tapissa --> kompura sammuu. Ensialkuun tein korjaavana toimenpiteenä viikko-ohjelman, jossa puhallin laskee aina 1 teholle keskiyöllä ja palaa aamulla takaisin 2 teholle. Avitti suuresti siihen, että viileää ilmaa tuli huomattavasti vähemmän öisin sisään. Eikä kuitenkaan ainakaan nyt raikkaana ja talvisena aikana ole tuntunut, että kämpässä olisi ilmanlaatu heikentynyt ollenkaan.

No sitten vähän myöhemmin varsinainen ratkaisu oli niinkin yksinkertainen kuin nostaa huolto-valikon takaa veden maksimilämpö 65 -> 75. Aiemmin 65 saavutettiin oikeastaan joka yö, ja sitten alkoikin kylmää ilmaa tuupata sisään. Mutta 75 tuntuu olevan saavuttamattomissa ja kompura pysyy päällä jatkuvasti paitsi satunnaisesti kennon sulatuksen ajan.

3. Ja viimetteeks huomasin, että varsinkin nyt kovemmilla (-15 c ja alle) pakkasilla ja kompuran ollessa päällä ei se PILP jaksa kovinkaan paljoa lämmittää tuloilmaa, kun puhallin on 2 teholla. T1 ulkoilman ollessa -15 on T2 tulopuh monesti vain joku 6 astetta. Itse ratkaisin tämän siten, että väänsin ilmanvaihdon asetuksista Talvi pien = teho 1, ja asterajaksi -10. Samantien, kun puhallinteho laskee 1 teholle, T2 tulopuh jaksaa nostaa siihen 15 asteen tuntumaan. Joo kyllähän tuo laskee ilmanvaihdon litramäärää siitä suositellusta, mutta toistaiseksi ei ole vielä tullut ongelmia, jotta sisäilmasta tulisi paksua/tunkkaista. Ja pysyypähän sisätiloissa asumiselle miellyttävät lämmöt kaiken aikaa.

Näiden konstien lisäksi on tosiaan ILP kokoajan käynnissä. Ja takkaakin on poltettu.
Huonelämpötilanpyynti on 28 astetta.

Vielä on ratkaisematta se kesäinen ongelma, kun sisään puhaltaa 35 astetta... Täytyypi silloin ainakin testata se mahdollisuus, että varaajan lämmitys menisi pelkillä vastuksilla eikä lainkaan kompuralla.

Mielipiteitä, mietteitä, vastaväitteitä?
Hyvää uutta vuotta nyt ainakin jos ei.
 
Viimeksi muokattu:

Helu

Jäsen
Valittelin elokuussa tässä samassa viestiketjussa muutamasta Nilanin ärsyttävästä ominaisuudesta. Sainkin täältä jo hyvin apuja, ja löysin ihan kokeilemalla pari itselle toimivaa oivallusta. Varmaan ovat pääosin peruskauraa jo monelle, mutta kenties jollekin on avuksi.

1. Ensinnäkin - kävin mönkimässä ja tonkimassa tuolla yläpohjassa, ja kyllä niissä putkissa on joku eriste päällä. Asiantuntemukseni ei riitä analysoimaan, että minkä tyyppinen eriste se on. Mutta pitäydyn kuitenkin käyttämästä Nilanin viilennystoimintoa, kuten rakennuttaja oli ohjeistanut.

2. Toisena juttuna oli se kiusallinen vaiva, kun raakaa ja viileää ulkoilmaa pusketaan sisälle asuntoon. No eihän se Komp min -asetus yksinään mitään auta, jos varaajan lämmöt on tapissa --> kompura sammuu. Ensialkuun tein korjaavana toimenpiteenä viikko-ohjelman, jossa puhallin laskee aina 1 teholle keskiyöllä ja palaa aamulla takaisin 2 teholle. Avitti suuresti siihen, että viileää ilmaa tuli huomattavasti vähemmän öisin sisään. Eikä kuitenkaan ainakaan nyt raikkaana ja talvisena aikana ole tuntunut, että kämpässä olisi ilmanlaatu heikentynyt ollenkaan.

No sitten vähän myöhemmin varsinainen ratkaisu oli niinkin yksinkertainen kuin nostaa huolto-valikon takaa veden maksimilämpö 65 -> 75. Aiemmin 65 saavutettiin oikeastaan joka yö, ja sitten alkoikin kylmää ilmaa tuupata sisään. Mutta 75 tuntuu olevan saavuttamattomissa ja kompura pysyy päällä jatkuvasti paitsi satunnaisesti kennon sulatuksen ajan.

3. Ja viimetteeks huomasin, että varsinkin nyt kovemmilla (-15 c ja alle) pakkasilla ja kompuran ollessa päällä ei se PILP jaksa kovinkaan paljoa lämmittää tuloilmaa, kun puhallin on 2 teholla. T1 ulkoilman ollessa -15 ja T2 tulopuh on monesti vain joku 6 astetta. Itse ratkaisin tämän siten, että väänsin ilmanvaihdon asetuksista Talvi pien = teho 1, ja asterajaksi -10. Samantien, kun puhallinteho laskee 1 teholle, T2 tulopuh jaksaa nostaa siihen 15 asteen tuntumaan. Joo kyllähän tuo laskee ilmanvaihdon litramäärää siitä suositellusta, mutta toistaiseksi ei ole vielä tullut ongelmia, jotta sisäilmasta tulisi paksua/tunkkaista. Ja pysyypähän sisätiloissa asumiselle miellyttävät lämmöt kaiken aikaa.

Näiden konstien lisäksi on tosiaan ILP kokoajan käynnissä. Ja takkaakin on poltettu.
Huonelämpötilanpyynti on 28 astetta.

Vielä on ratkaisematta se kesäinen ongelma, kun sisään puhaltaa 35 astetta... Täytyypi silloin ainakin testata se mahdollisuus, että varaajan lämmitys menisi pelkillä vastuksilla eikä lainkaan kompuralla.

Mielipiteitä, mietteitä, vastaväitteitä?
Hyvää uutta vuotta nyt ainakin jos ei.
Kesällä työntää kuumaa ilmaa sisään aina kun vettä lämmitetään ja ilmanvaihto pakotetusti päällä. Itsellä ilmanvaihto "JATKUVA 2" asetuksella ja huoltovalikosta puhaltimen miniminopeus laitettu 0 ja ei puhalla kuumaa sisään kun puhallin sammuu jos vettä pitää lämmittää, mikä on äärimmäisen harvinaista koska kone yleensä lämmittää tai viilentää ilmaa kompuralla ja samalla vettä lämmitetään, myös veden lämpötila pyynti on hyvin maltillinen 45c ja yleensä kun katson sitä syksyllä ja talvella, niin alalämpö on 50c ja ylälämpö 55c ja kesällä nousee vielä korkeammalle.

ÄLÄ lämmistä vettä vastuksilla, se on kallista!

Meillä veden maksimilämpö on 80c ja viime kesänä oli 79c ylin mitä näin kun nilan jauhoi kylmää ilmaa 4vko putkeen 30c helteessä.

Talvella kovalla pakkasella pidän "talvi" asetusta ja kone hoitaa itse automaattisesti puhallin nopeuden muutokset.
 

grendy

Vakionaama
ÄLÄ lämmistä vettä vastuksilla, se on kallista!

Meillä veden maksimilämpö on 80c ja viime kesänä oli 79c ylin mitä näin kun nilan jauhoi kylmää ilmaa 4vko putkeen 30c helteessä.

Talvella kovalla pakkasella pidän "talvi" asetusta ja kone hoitaa itse automaattisesti puhallin nopeuden muutokset.
Kallista se on jos kesällä sisällä on 35C ja ILPillä viilentää sitä Nilanin "vedenlämmityshellettä" ;).. Kesällä on tosi halpaa sähköä usein eli todellakin ihan toimiva idea käyttää vain vastuksia veden lämmitykseen, jos sillä säästää joko 35C sisälämpötilan tai ilpillä samaan aikaan viilennyksen.

Ja tosiaan voi nostaa sen maksimilämpötilan sinne 80C @Janecky samantien!
 

Turo

Tulokas
Onko normaalia, että tuloilma nyt 10astetta. Ulkona -15. Poisto1 ja tulo1. Ilp apuna lämmityksessä. Asetukset pitäisi olla täältä katsottu kohdilleen. Kone ec9 v.2016. Kuinka korkeaan tuloilmanlämpötilaan olette päässeet näissä -15 keleissä?
 
Viimeksi muokattu:

Helu

Jäsen
Onko normaalia, että tuloilma nyt 10astetta. Ulkona -15. Poisto1 ja tulo1. Ilp apuna lämmityksessä. Asetukset pitäisi olla täältä katsottu kohdilleen. Kone ec9 v.2016. Kuinka korkeaan tuloilmanlämpötilaan olette päässeet näissä -15 keleissä?
24c näyttää meillä tuloilma
 

Zoppeli

Jäsen
Tänään aamulla vastaavalla pakkasella meillä Nilanin mukaan 24 asteista puhalsi (talvi-asetus). Tämä reilu vuoden vanha vehje.

Voisiko tuolla sinun tulo 1 poisto 1 olla jotain vaikutusta? Ei saa tarpeeksi poistoilmaa jauhettavaksi kun puhallin ykkösellä?
 

Liitteet

  • IMG_5702.jpeg
    IMG_5702.jpeg
    125,3 KB · Katsottu: 40
Viimeksi muokattu:

Mikki

Hyperaktiivi
Koska Nilan on on-off kone, niin sen antoteho käynnissä ollessaan tiedetään. Se on luokkaa 2kW, voi olla karvan yli.

Jos tuloilman ilmavirta on 50 litraa sekunnissa, vaatii 10C lämpötilan nosto 600W tehon. Eli käytännössä lämpötilan nousu 2kW teholla on maksimissaan noin 35C. Tämä oletuksella, että varaajaan ei jää kuumakaasusta yhtään lämpöä (mikä ei pidä paikkaansa oikeasti).

Joten jos lämpötila nousee yhtään yli 35C, täytyy ilmavirran olla alle 50l/s. Jos taas lämpötilan nousu jää selvästi alle, tarkoittaa se joko että lämpöä jää varaajaan tai sitten ilmavirta on yli 50l/s.
 
Viimeksi muokattu:

BUK

Aktiivinen jäsen
ÄLÄ lämmistä vettä vastuksilla, se on kallista!
Oliko jotain parempia vaihtoehtoja tuottaa lämpöä Nilan EC9-kämppään muuten kuin Nilanin sähkövastuksilla? Ei minusta ole mitään muita vaihtoehtoja jolloin tuollaiset kategoriset varoittelut ohjaa lukijaa vähän väärään suuntaan.

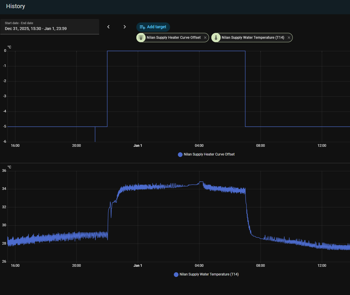
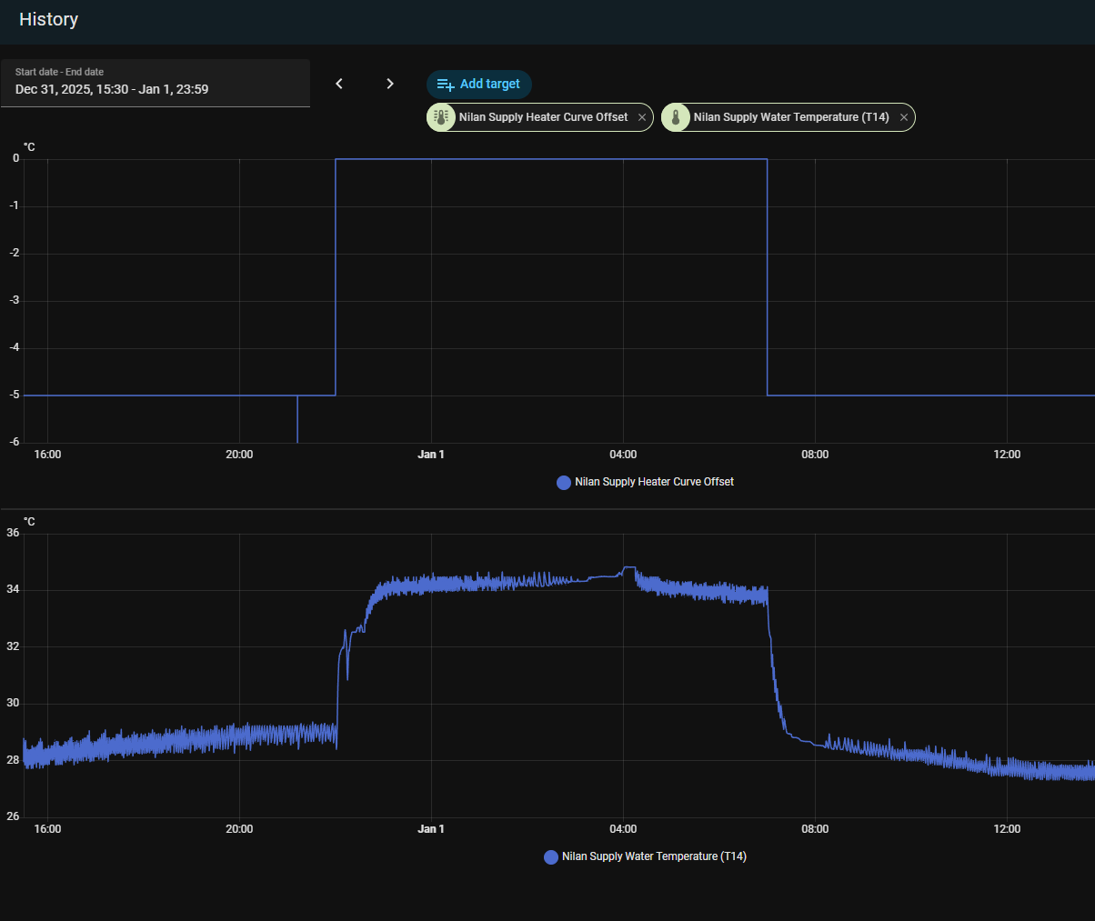
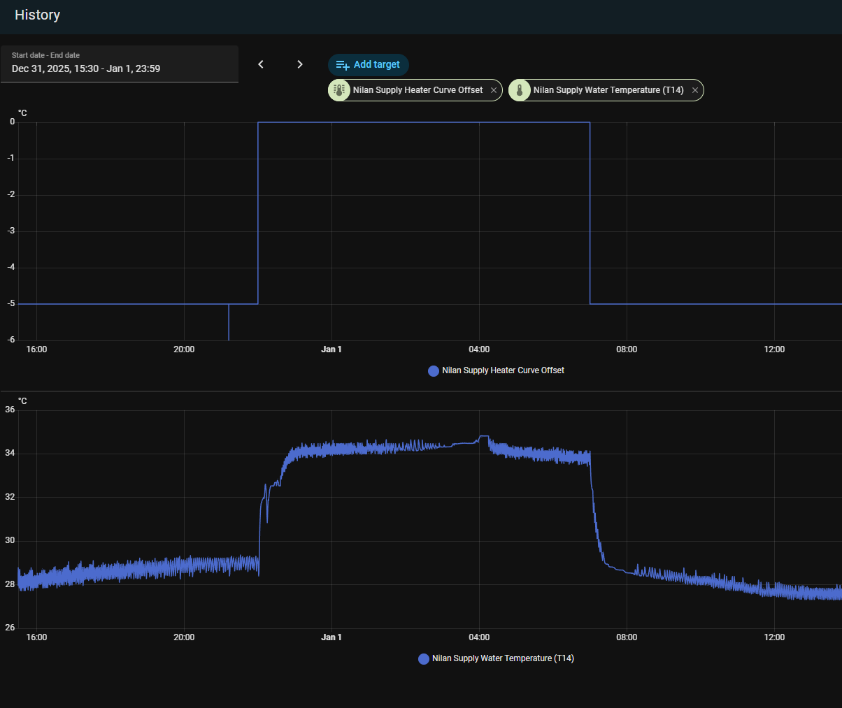
Tässä aikaisempaan pohdintaan käyristä ja vedenlämmöistä. 22:00 - 06:00 on käyrä 2 / siirtymä 0, kun päivisin on sitten käyrä 2 / siirtymä -5. Käytännössä vedenlämpö nousee 29->34 asteeseen. Ylemmässä graafissa on -6 arvokin, mutta se oli oma manuaalinen sekoilu.

1767283110547.png
 
Itellä tämmöset lukemat. Miksi tulo vain 11C?
Siksi että tekee lämmintä vettä varaajaan kuvan ottohetkellä.

Ite taas kysyisin, että miksi yhtäkkiä talviasetukseni toimii niinkuin jatkuva. Eli jos laitan ilmanvaihdon kakkoselle tai kolmoselle päänäytöstä, niin tuloilman teho seuraa perässä. Kokeilin käyttää jo pois päältä. Kosteus, viilennys yms. Asetukset offilla.
E: no näköjään kun tekee vähän hakua tältä foorumilta, niin vastaus löytyy. Eli prioriteettina piti olla vesi eikä tulo. Koko talven varaajaassa ollut runsaasti lämmintä vettä, niin ei olekaan tämmöistä tilannetta tullut vielä.
 
Viimeksi muokattu:

grendy

Vakionaama
Onko normaalia, että tuloilma nyt 10astetta. Ulkona -15. Poisto1 ja tulo1. Ilp apuna lämmityksessä. Asetukset pitäisi olla täältä katsottu kohdilleen. Kone ec9 v.2016. Kuinka korkeaan tuloilmanlämpötilaan olette päässeet näissä -15 keleissä?
Meillä ~+18C tuloilma kun ulkona -15C tehot 1/1 (40% / 35%)
 

kitaristi

Jäsen
Mistähän voisi johtua, että lattiakiertoon menevä veden lämpötila ei nouse yli 23,9C? Nyt pakkasta -11C ja talossa aika viileä (~18C). Oon kokeillut eri käyrä-asetuksia (1-0/2, 3-0 ja 5-2/0), mutta ei vaan nouse tuon ylemmäksi. Toimintatilana on Käyräohjaus, Min 20C, Max 35C ja Kiertovesipumppu Jatkuva.
 
Viimeksi muokattu:

huugo

Vakionaama
Onko normaalia, että tuloilma nyt 10astetta. Ulkona -15. Poisto1 ja tulo1. Ilp apuna lämmityksessä. Asetukset pitäisi olla täältä katsottu kohdilleen. Kone ec9 v.2016. Kuinka korkeaan tuloilmanlämpötilaan olette päässeet näissä -15 keleissä?
Mikä lämminvesivaraajan lämpötila? Eli paöjonko poistoilman lämmöstä menee veteen ja paljonko jää tuloilmalle?

Lämpenemä 25 astetta. Poistoilmasta saa sen max 20astetta. Kompurasta 600w lisää. Siinnä kaikki energia.
 

Helu

Jäsen
Oliko jotain parempia vaihtoehtoja tuottaa lämpöä Nilan EC9-kämppään muuten kuin Nilanin sähkövastuksilla? Ei minusta ole mitään muita vaihtoehtoja jolloin tuollaiset kategoriset varoittelut ohjaa lukijaa vähän väärään suuntaan.

Tässä aikaisempaan pohdintaan käyristä ja vedenlämmöistä. 22:00 - 06:00 on käyrä 2 / siirtymä 0, kun päivisin on sitten käyrä 2 / siirtymä -5. Käytännössä vedenlämpö nousee 29->34 asteeseen. Ylemmässä graafissa on -6 arvokin, mutta se oli oma manuaalinen sekoilu.

katso liitettä 111307
Katsoitko yhtään viestiä mihin vastasin, hän puhui kesäisestä ongelmasta kun veden lämmityksen aikana tulee kuumaa ilmaa sisään?!
 

Janecky

Tulokas
Onko normaalia, että tuloilma nyt 10astetta. Ulkona -15. Poisto1 ja tulo1. Ilp apuna lämmityksessä. Asetukset pitäisi olla täältä katsottu kohdilleen. Kone ec9 v.2016. Kuinka korkeaan tuloilmanlämpötilaan olette päässeet näissä -15 keleissä?
Itellä tämmöset lukemat. Miksi tulo vain 11C?

Minulla samanmoista juttua... Tuloilma on viileähköä jos pidän puhaltimia normaalilla 2-teholla.

Tämän aamun klo 6 jälkeen katsotut arvot, noin 15min eroa noiden välillä.

Puhallin 1 (25% tulo / 27% poisto)
Nykytila Ilmanlämmitys
T1 ulkoilma -8,3
T2 tulopuh 24,0
T5 Lauhdutin 25,8
T6 Höyrystin -6,9
T10 poistoilma 20,7
T11 vesi ylä 56,3
T12 vesi ala 47,7
T14 Menovesi 27,0

Puhallin 2 (50% tulo / 52% poisto)
Nykytila Ilmanlämmitys
T1 ulkoilma -8,2
T2 tulopuh 10,9
T5 Lauhdutin 15,6
T6 Höyrystin 6,3
T10 poistoilma 20,8
T11 vesi ylä 56,4
T12 vesi ala 47,8
T14 Menovesi 26,0

Mistähän voisi kiikastaa?
 

huugo

Vakionaama
Minulla samanmoista juttua... Tuloilma on viileähköä jos pidän puhaltimia normaalilla 2-teholla.

Tämän aamun klo 6 jälkeen katsotut arvot, noin 15min eroa noiden välillä.

Puhallin 1 (25% tulo / 27% poisto)
Nykytila Ilmanlämmitys
T1 ulkoilma -8,3
T2 tulopuh 24,0
T5 Lauhdutin 25,8
T6 Höyrystin -6,9
T10 poistoilma 20,7
T11 vesi ylä 56,3
T12 vesi ala 47,7
T14 Menovesi 27,0

Puhallin 2 (50% tulo / 52% poisto)
Nykytila Ilmanlämmitys
T1 ulkoilma -8,2
T2 tulopuh 10,9
T5 Lauhdutin 15,6
T6 Höyrystin 6,3
T10 poistoilma 20,8
T11 vesi ylä 56,4
T12 vesi ala 47,8
T14 Menovesi 26,0

Mistähän voisi kiikastaa?

Minusta normaalia Nilania. Ensimmäinen on kovin kuristettu ja sulattelua voi olla paljon. Lukemat hyvästä hetkestä.

Kompura on 500w ja kaikki teho käytetään tuloilman (ja käyttöveden, mutta oletetaan että tässä pienimäärä) lämmitykseen. Tupla ilmamäärä lämmitettävänä niin lämpötila tippuu kun lämmitysenergian määrä pysyy samana.
 
Minulla samanmoista juttua... Tuloilma on viileähköä jos pidän puhaltimia normaalilla 2-teholla.

Tämän aamun klo 6 jälkeen katsotut arvot, noin 15min eroa noiden välillä.
Itellä tämä lukema lähti nousuun. Laitoin illalla takan päälle, niin tuloilma nousi jo 16C ja nyt aamusella oli jo 23C, sekä veden lämmöt myös noussut yön aikana 49C --> 58C

Sellainen tuli mieleen kysyä, että olkkarista löytyy tälläinen roth termari ohjauspaneeli. Tätä en ole käytännössä käyttänyt muuhun, kuin sisälämpötilan ihmettelyyn. Tulisiko tästä säätää myös näitä lämpöjä? Tämä asetettu 22C, tulisiko tämä olla nilanin kanssa linjassa ja laittaa tuo 28C joka on huoneenlämpöpyyntinä?

Makuuhuoneissa on yksinkertaisempi pyöräsäädin, jonka saa asetettua välille 1-6.

Edit: pyörittelin tätä chat gpt:n kanssa ja hän oli huolissaan, kun Nilanin ohjauspaneelissa on vastus päällä yötä päivää. AI neuvoi säätämään Rothin 24 asteeseen ja huoneet pykälälle 4, työhuone joka ei jatkuvalla käytöllä tasolle 3. Tekoälyn mukaan jos nämä on liian pienellä, pakottaa tämä vastuksen käytön.

Käyttö ollut noissa huonekohtaisissa säädöissä varmasti ihan pielessä, sillä kun huone ollut kylmä --> nosto tasolle 5, kun huone lämmennyt, tiputus taso 2-3. Työhuone ollut tasolla 1 ja siellä ollut kyllä todella viileää.
 

Liitteet

  • 20260102_083110.jpg
    20260102_083110.jpg
    98,2 KB · Katsottu: 28
Viimeksi muokattu:

grendy

Vakionaama
Itellä tämä lukema lähti nousuun. Laitoin illalla takan päälle, niin tuloilma nousi jo 16C ja nyt aamusella oli jo 23C, sekä veden lämmöt myös noussut yön aikana 49C --> 58C

Sellainen tuli mieleen kysyä, että olkkarista löytyy tälläinen roth termari ohjauspaneeli. Tätä en ole käytännössä käyttänyt muuhun, kuin sisälämpötilan ihmettelyyn. Tulisiko tästä säätää myös näitä lämpöjä? Tämä asetettu 22C, tulisiko tämä olla nilanin kanssa linjassa ja laittaa tuo 28C joka on huoneenlämpöpyyntinä?

Makuuhuoneissa on yksinkertaisempi pyöräsäädin, jonka saa asetettua välille 1-6.

Edit: pyörittelin tätä chat gpt:n kanssa ja hän oli huolissaan, kun Nilanin ohjauspaneelissa on vastus päällä yötä päivää. AI neuvoi säätämään Rothin 24 asteeseen ja huoneet pykälälle 4, työhuone joka ei jatkuvalla käytöllä tasolle 3. Tekoälyn mukaan jos nämä on liian pienellä, pakottaa tämä vastuksen käytön.

Käyttö ollut noissa huonekohtaisissa säädöissä varmasti ihan pielessä, sillä kun huone ollut kylmä --> nosto tasolle 5, kun huone lämmennyt, tiputus taso 2-3. Työhuone ollut tasolla 1 ja siellä ollut kyllä todella viileää.
Eiköhän huonetermostaatit ohjaa patteri/lattialämmitystä eikä liity mitenkään Nilanin tuloilmaan. Ja tuo chatgtp:n "huolissaan vastuksien käytöstä" kuulostaa pikemminkin koomiselta :D.. ei varmaan kannata jutella sen kanssa näistä asioista sen enempää. Jos haluaa että Nilan lämmittää lattioita/pattereita niin sitten pitää olla vastukset päällä. Termarit estää tai sallii vain sen Nilanin lämmittämän veden kierron.
 

grendy

Vakionaama
Mistähän voisi johtua, että lattiakiertoon menevä veden lämpötila ei nouse yli 23,9C? Nyt pakkasta -11C ja talossa aika viileä (~18C). Oon kokeillut eri käyrä-asetuksia (1-0/2, 3-0 ja 5-2/0), mutta ei vaan nouse tuon ylemmäksi. Toimintatilana on Käyräohjaus, Min 20C, Max 35C ja Kiertovesipumppu Jatkuva.
Sulakkeet kaikki 3kpl ok? Jos on niin sitten Nilanin päässä varmaan ongelma. Kyllä se kaikkia kolmea vaihetta käyttää veden lämmitykseen jos sellaiset sille tarjotaan.
 

Helu

Jäsen
Itellä tämä lukema lähti nousuun. Laitoin illalla takan päälle, niin tuloilma nousi jo 16C ja nyt aamusella oli jo 23C, sekä veden lämmöt myös noussut yön aikana 49C --> 58C

Sellainen tuli mieleen kysyä, että olkkarista löytyy tälläinen roth termari ohjauspaneeli. Tätä en ole käytännössä käyttänyt muuhun, kuin sisälämpötilan ihmettelyyn. Tulisiko tästä säätää myös näitä lämpöjä? Tämä asetettu 22C, tulisiko tämä olla nilanin kanssa linjassa ja laittaa tuo 28C joka on huoneenlämpöpyyntinä?

Makuuhuoneissa on yksinkertaisempi pyöräsäädin, jonka saa asetettua välille 1-6.

Edit: pyörittelin tätä chat gpt:n kanssa ja hän oli huolissaan, kun Nilanin ohjauspaneelissa on vastus päällä yötä päivää. AI neuvoi säätämään Rothin 24 asteeseen ja huoneet pykälälle 4, työhuone joka ei jatkuvalla käytöllä tasolle 3. Tekoälyn mukaan jos nämä on liian pienellä, pakottaa tämä vastuksen käytön.

Käyttö ollut noissa huonekohtaisissa säädöissä varmasti ihan pielessä, sillä kun huone ollut kylmä --> nosto tasolle 5, kun huone lämmennyt, tiputus taso 2-3. Työhuone ollut tasolla 1 ja siellä ollut kyllä todella viileää.
Juu, lopeta se tekoälyn kanssa keskustelu, menee jyvät ja akanat nyt sekaisin.
 
Joo, tajusin itsekin että tsätti botti ei ole tilanteen tasalla, kun vastuksen ei kuuluisi olla päällä jatkuvasti -15C pakkasella 😃

Osaatteko vastata tuohon Roth kysymykseen, onko se jotenkin yhteydessä Nilaniin, vai toimiiko nämä huonekohtaiset lämmitykset pelkällä sähkövastuksella? Vai miten nämä on fiksuin pitää? Ainakin paneelista meni toinenkin sähkövastus päälle kun säädin nuo rothin lämmöt.

E: paneelissa vastus seilailee tasolla 1-2. Nyt taas tasolla 1.
 
Viimeksi muokattu:

Jule

Vakionaama
Siksi että tekee lämmintä vettä varaajaan kuvan ottohetkellä.

Nilan tekee ai8na lämmintä vettä kun kompura käy. Jos varaaja on kylmä lämpöenergiasta suurempi osa jää varaajaan, mutta sitä veden lämmitystä ei saa mitenkään pois päältä jos kompura käy.


Mistähän voisi johtua, että lattiakiertoon menevä veden lämpötila ei nouse yli 23,9C? Nyt pakkasta -11C ja talossa aika viileä (~18C). Oon kokeillut eri käyrä-asetuksia (1-0/2, 3-0 ja 5-2/0), mutta ei vaan nouse tuon ylemmäksi. Toimintatilana on Käyräohjaus, Min 20C, Max 35C ja Kiertovesipumppu Jatkuva.

Mikä käyrä siellä on? Lämmitysveden lämpötilaa ei ohjaa sisälämpötila, ainoastaan ulkolämpöanturi. Eli jos käyrä on liian loiva, tai ulkoanturi ei ole soveliaassa paikassa sisälämpö laskee pakkasen kiristyessä.

Osaatteko vastata tuohon Roth kysymykseen, onko se jotenkin yhteydessä Nilaniin, vai toimiiko nämä huonekohtaiset lämmitykset pelkällä sähkövastuksella? Vai miten nämä on fiksuin pitää? Ainakin paneelista meni toinenkin sähkövastus päälle kun säädin nuo rothin lämmöt.

E: paneelissa vastus seilailee tasolla 1-2. Nyt taas tasolla 1.

Varmasti tuosta rothista ei voi sanoa, talokirjassa pitäisi olla selitys sille miksi se on siellä.

Yksinkertainen selitys voisi olla että se roth on vaan laitettu yhden normaalin huonetermarin tilalle, eikä sillä ole mitään muuta tehtävää kuin rajoittaa huoneen lämpötilaa, ja kertoa vallitseva lämpö. Nilan EC9 vakioasennuksessa ei tuollaista "hienompaa" laitetta ole, eikä siten sen käyttötarkoituksesta kukaan ulkopuolinen voi mitään varmaa sanoa.
 

grendy

Vakionaama
Joo, tajusin itsekin että tsätti botti ei ole tilanteen tasalla, kun vastuksen ei kuuluisi olla päällä jatkuvasti -15C pakkasella 😃

Osaatteko vastata tuohon Roth kysymykseen, onko se jotenkin yhteydessä Nilaniin, vai toimiiko nämä huonekohtaiset lämmitykset pelkällä sähkövastuksella? Vai miten nämä on fiksuin pitää? Ainakin paneelista meni toinenkin sähkövastus päälle kun säädin nuo rothin lämmöt.

E: paneelissa vastus seilailee tasolla 1-2. Nyt taas tasolla 1.
Jos tarkoitat huonekohtaisella lämmityksellä siis lattialämmitystä niin Nilan lämmittää lattialämmitysvettä ainoastaan vastuksilla. Ja termarit ainoostaan avaa/sulkee niitä lattioissa kiertäviä piirejä huonekohtaisesti. Ja tietty kun piiri on auki niin sitten Nilanin pitää lämmittääkin sitä siellä kiertävää vettä.

Mulla ei oo "Rothista" siis mitään hajua onko se ihan normaali termostaatti vai mikä mutta oletan että se on normaali huoneen termostaatti.
 

Mikki

Hyperaktiivi
Tuo Roth on ihan pelkkä termostaatti, mikä ohjaa veden virtausta piirissä. Ei se oikein muuta voi käytännössä tehdä.

Meillä on ihan sama värkki huoneissa ja ne ohjaa jakotukin säätöventiilejä kiinni tai auki.

Käytännössä jos haluaa pitää märkätilojen lattiat lämpiminä, niun sitten menovesi pitäisi minimissään olla 28-30C. Ja silloin nämä termarit kuivissa tiloissa pätkii kiertoa.

Jos "optimaalisesti" tekee niin sitten termarit pitäisi avata kokonaan... Ja sitten säätää lämmityskäyrä sopivaksi että huoneissa on tasalämpö. Käytännössä tämä on haastava säätää ja toisaalta sitten suuren osan vuodesta märkätilojen lattiat on viileät.
 
Viimeksi muokattu:

kitaristi

Jäsen
Sulakkeet kaikki 3kpl ok? Jos on niin sitten Nilanin päässä varmaan ongelma. Kyllä se kaikkia kolmea vaihetta käyttää veden lämmitykseen jos sellaiset sille tarjotaan.
Juu kyllä sulakkeet oli päällisin puolin tarkastettuna OK.

Laitoin Nilanin huoltoonkin viestiä ja katsotaan, mihin päädytään. Meillähän nyt sellaistakin ongelmaa, että käyttövesi ei tunnu lämpenevän yli 48C, vaan jämähtänyt siihen. En tiedä, voiko tuo korreloida siihen, että lattiakiertoon ei riitä tarpeeksi lämmintä vettä?
 

grendy

Vakionaama
Juu kyllä sulakkeet oli päällisin puolin tarkastettuna OK.

Laitoin Nilanin huoltoonkin viestiä ja katsotaan, mihin päädytään. Meillähän nyt sellaistakin ongelmaa, että käyttövesi ei tunnu lämpenevän yli 48C, vaan jämähtänyt siihen. En tiedä, voiko tuo korreloida siihen, että lattiakiertoon ei riitä tarpeeksi lämmintä vettä?
Jos lämmitätte käyttövettä kompressorilla ettekä suorasähköllä (kuten yleensä Nilanilla tarkoitus on tehdä) niin ei liity käyttövesi ja lattialämmitysvesi mitenkään toisiinsa. Eikä kyllä itseasiassa vaikka lämmittäisitte käyttövettäkin vastuksilla niin siihenkin on eri vastukset, eli kaksi täysin irrallista asiaa. Mutta jotenkin tehon puute vaivaa kyllä molempia asioita :D
 
Tuo Roth on ihan pelkkä termostaatti, mikä ohjaa veden virtausta piirissä. Ei se oikein muuta voi käytännössä tehdä.

Meillä on ihan sama värkki huoneissa ja ne ohjaa jakotukin säätöventiilejä kiinni tai auki.

Käytännössä jos haluaa pitää märkätilojen lattiat lämpiminä, niun sitten menovesi pitäisi minimissään olla 28-30C. Ja silloin nämä termarit kuivissa tiloissa pätkii kiertoa.
Käytätkö noita "master paneelin" muita ominaisuuksia, esim. Tuossa näyttää olevan esimerkiksi tuo matkustus mode, jos on reissussa, niin säätää lämpöjä jotenkin... Vai muutatko asetuksia Nilanin ohjauspaneelista, vai muutatko ylipäätänsä sieltä jotain jos olette esim viikon pari reissun päällä?

Itsellä meno min asetettu 22C ja kodari/ suihkutilan lattia on sopiva, ei liian lämmin mutta ei liian kylmäkään.
 
Käytätkö noita "master paneelin" muita ominaisuuksia, esim. Tuossa näyttää olevan esimerkiksi tuo matkustus mode, jos on reissussa, niin säätää lämpöjä jotenkin... Vai muutatko asetuksia Nilanin ohjauspaneelista, vai muutatko ylipäätänsä sieltä jotain jos olette esim viikon pari reissun päällä?

Itsellä meno min asetettu 22C ja kodari/ suihkutilan lattia on sopiva, ei liian lämmin mutta ei liian kylmäkään.
Ne ikonit on käytännössä vain tallennuspaikkoja, johon voit itse säätää lämpötilan mitä mikäkin tarkoittaa.

Tuolla on käyttöohje:
 

Suokuokka

Aktiivinen jäsen
Joo, tajusin itsekin että tsätti botti ei ole tilanteen tasalla, kun vastuksen ei kuuluisi olla päällä jatkuvasti -15C pakkasella 😃

Osaatteko vastata tuohon Roth kysymykseen, onko se jotenkin yhteydessä Nilaniin, vai toimiiko nämä huonekohtaiset lämmitykset pelkällä sähkövastuksella? Vai miten nämä on fiksuin pitää? Ainakin paneelista meni toinenkin sähkövastus päälle kun säädin nuo rothin lämmöt.

E: paneelissa vastus seilailee tasolla 1-2. Nyt taas tasolla 1.
Meillä on Rothin termarit joka huoneessa ja ne on ihan normaalit lattiakiertoveden lämpötilaa mittaavat termarit, ihan sama olisiko siinä sellainen perinteisempi pyöritettävä termari, toimivat ihan samalla tavalla. Mutta se ei keskustele Nilanin kanssa siis sen enempää kuin että jos huoneen lämpötila alittaa asettamasi pyynnin, antaa termari luvan tuoda lattiakiertoon lämmintä vettä joka tulee siis Nilanin vastusten lämmittämänä.

Tuo näytössä koko ajan oleva lukema kertoo sen huonekierron (eli olkkarin teillä?) lämpötilan _tällä hetkellä_. Termariin saa asetettua haluamansa "pyynnin" kyseiselle huoneelle/tilalle. Katso ohjekirjasta miten, meillä tuo valikko/nuolet näyttää vähän erilaisilta(niiden takaa asetetaan haluttu huonekohtainen pyynti, tällä ei ole mitään tekemistä Nilanin kanssa muuta kuin että se lämminvesikierto lattiaan tulee Nilanilta). Mutta siis tuo koko ajan näkyvä asteluku 22,4c (kuvassasi taisi olla noin) on huoneen _nykyinen lämpötila_, ei "pyynti". Ja nykyinen lämpötila onkin kiva jos se on korkeampi kuin se pyynti, esim. takan lämmön avulla, niin näin ollen Nilanin lattivastuksilla ei ole niin kovasti töitä. Mä pidän yleensä olkkarissa pyyntinä 21c, makkareissa 19c. Takkaa pidetään päivittäin päällä näillä alle -10c pakkasilla. Mutta tämä on talokohtaista, mihin termarit kannattaa asettaa pakkasen kiristyessä vaan tarvii välillä vähän enemmän lämpöä joko lattiakierrosta tai esim. takasta.

Huomasin tuolla sun aiemmasta kuvasta myös, että välillä oli kämpän lämpötila Nilanin näytöstä katsoen tippunut jonnekin 18-19c tuntumaan ja oli suihkuteltu lämpimät vedet aika alas, tällöin se tuloilman lämpötila tosiaan tippuu aika alas pakkasella välillä. Mä olen huomannut, että jos saan Nilanin näyttämän nykyisen talon lämpötilan (poistoilmasta taloon tuleva "nuoli päänäytössä")pysymään ainakin 20 asteessa tai yli, niin laite toimii "paremmin"(tai miten tämän nyt ilmaisisi), silloin poistoilmasta on saatavilla paremmin energiaa sekä veden että tuloilman lämmitykseen. (Sen oppii pikkuhiljaa kuinka paljon esim takkalämpöä tarvii lisää).

Mutta tuloilman lämpötila tosiaan tippuu joksikin aikaa, mitä enemmän ulkona pakkasta ja jos lämmintä käyttövettä on käytetty paljon. Se on ihan normaalia Nilanin toimintaa. Ihan hyvin sulla oli kuitenkin yön aikana veden lämmöt ja tuloilmakin noussut eli toimii ok. Siinä voi sitten itse miettiä, että jos haluaa tai tarvii joskus vaikka enemmän lämmintä vettä, niin laittaa sitä käyttöveden vastuksen t11 pyyntiä vaikka ylemmäs, tämä on tosi talouskohtaista mikä on optimaalista.

Mutta älä kysele tekoälyltä enää 😂
 
Viimeksi muokattu:

Suokuokka

Aktiivinen jäsen
Juu kyllä sulakkeet oli päällisin puolin tarkastettuna OK.

Laitoin Nilanin huoltoonkin viestiä ja katsotaan, mihin päädytään. Meillähän nyt sellaistakin ongelmaa, että käyttövesi ei tunnu lämpenevän yli 48C, vaan jämähtänyt siihen. En tiedä, voiko tuo korreloida siihen, että lattiakiertoon ei riitä tarpeeksi lämmintä vettä?
Tietenkin, jos kunnon pakkasella et saa sinne kämppään nyt tarpeeksi lämpöä ylipäätään, niin poistoilman kautta tehtävä lämmin käyttövesi ei lämpiä kovin optimaalisesti jos ei ole tarpeeksi lämmintä poistoilmaa, tällainen ajatus?

Onko se lattiakattilan varolämpöjärjestelmä voinut jostakin syystä ylittyä ja laueta? Ohjekirjasta kun katsoo niin siellä on sellainen kytkin mitä painetaan kovaa, toki siitä kait pitäisi tulla joku hälytystietokin mutta sekin on monesti voinut selittää tuollaisen 🤔 Itse koittaisin vielä laittaa meno min vaikka 28 astetta ja katsoa lähteekö kuumenemaan lattiavesi, siinähän ei mitään häviä huoltoa odotellessa. Ja toki aina tsekkaisin, että myös jakotukkien virtaus on kunnossa.
 
Back
Ylös Bottom